Перейти до публікації
Пошук в
  • Додатково...
Шукати результати, які містять...
Шукати результати в...

Как выполнить блокировку АВ?

Aleks_Gomel

Рекомендовані повідомлення

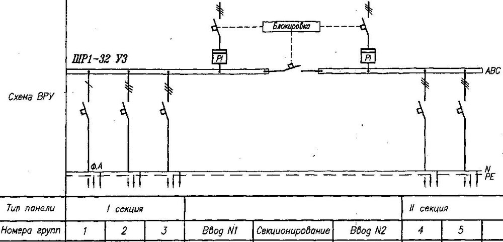
Коллеги! Подскажите, пожалуйста:

- какими средствами/аппаратами можно реализовать блокировку АВ (и каких марок?) в подобных схемах ВРУ?

Спасибо!

102342820_0.thumb.JPG.eef2d41fbe022f1d08deb0449105c6ed.JPG

Посилання на коментар
Поділитися на інших сайтах

Створіть акаунт або увійдіть у нього для коментування

Ви маєте бути користувачем, щоб залишити коментар

Створити акаунт

Зареєструйтеся для отримання акаунта. Це просто!

Зареєструвати акаунт

Увійти

Вже зареєстровані? Увійдіть тут.

Увійти зараз
×
×
  • Створити...