mib Опубліковано: 22 жовтня 2023 Поділитись Опубліковано: 22 жовтня 2023 1 минуту назад, NBB сказал: а батареї є і на першому поверсі Эти 99% времени вы включать не будите и когда переедите 2 минуты назад, NBB сказал: тобто налаштування кривих опалення поки не чіпати? Да вам бы пока понять сколько вашему дому нужно, можете и кривую минимальную поставить 3 минуты назад, NBB сказал: цей тиждень ще тепло або вимкну або на ніч вмикатиму вчора в будинку було 16С сьогодні 22С при тому що на котлі 32-34С У вас куча энергии ушла на нагрев стяжки теперь она будет расходоваться на нагрев воздуха 4 минуты назад, NBB сказал: а на котлі показує подачу чи обкатку? напевно подачу, де тоді братку дивитись? Подачу, обратку вроде нигде, у меня отдельный свой датчик стоит и на подачу и на обратку, приматал к трубе внутри котла там где родной и аварийный 4 минуты назад, NBB сказал: в квартирі тримається 21-22Са будинок було 20С, потім 18С, але віентляція відчинена і поки там ен живемо, може тому і швидше остигає Да жизнидеятельность в доме добавляет киловат 20 ежедневно Посилання на коментар Поділитися на інших сайтах More sharing options...
NBB Опубліковано: 22 жовтня 2023 Автор Поділитись Опубліковано: 22 жовтня 2023 ні я про те, що в будинку без опалення стало 16С,а в квартирі 21-22С хоча в квартирі тепла підлога на балконі, плита, теплий душ, рушникосушарка, сушка пральній машинці і тп Посилання на коментар Поділитися на інших сайтах More sharing options...
mib Опубліковано: 22 жовтня 2023 Поділитись Опубліковано: 22 жовтня 2023 7 минут назад, NBB сказал: ні я про те, що в будинку без опалення стало 16С,а в квартирі 21-22С хоча в квартирі тепла підлога на балконі, плита, теплий душ, рушникосушарка, сушка пральній машинці і тп Ну так я же и говорю что жизнедеятельность добавляет тепла Посилання на коментар Поділитися на інших сайтах More sharing options...
NBB Опубліковано: 22 жовтня 2023 Автор Поділитись Опубліковано: 22 жовтня 2023 зрозумів-)) спершу подумав, що додає витрату електроенергії -))) Посилання на коментар Поділитися на інших сайтах More sharing options...
Dendnepr Опубліковано: 23 жовтня 2023 Поділитись Опубліковано: 23 жовтня 2023 (змінено) 16 часов назад, mib сказал: А так да он потом всю общую обратку будет стремиться нагреть до уставки Чтото недопонял. Как котел может греть обратку? В смысле -будет греть подачу до тех пор, пока обратка не будет какойто температуры? Насколько я понимаю принцип работы котла - такая ситуация может быть, если к котлу не подключили комнатный термостат. Котел "прикидывает" температуру воздуха в помещении по разнице между подачей и обраткой. Нужно просто комнатный термостат поставить и будет греть комнату, а не обратку. Змінено 23 жовтня 2023 користувачем Dendnepr Посилання на коментар Поділитися на інших сайтах More sharing options...
mib Опубліковано: 23 жовтня 2023 Поділитись Опубліковано: 23 жовтня 2023 1 час назад, Dendnepr сказал: Чтото недопонял. Как котел может греть обратку? В смысле -будет греть подачу до тех пор, пока обратка не будет какойто температуры? Насколько я понимаю принцип работы котла - такая ситуация может быть, если к котлу не подключили комнатный термостат. Котел "прикидывает" температуру воздуха в помещении по разнице между подачей и обраткой. Нужно просто комнатный термостат поставить и будет греть комнату, а не обратку. Котел нагревает до установленной подачи, но греет то он обратку грубо обратка пришла 25 мы поставили подачу 30 вот на 5 градусов он будет греть обратку что бы достигнуть заданой подачи В моем случае так просто получилось за счет протока разница в 1 градус это один кВт тоесть он включит 5 квт тэнов А так про температуру помещения он ничего не знает, 13я версия и с термостатом не знает, а в 14 вроде уже есть возможность термостатом управлять мощностью Посилання на коментар Поділитися на інших сайтах More sharing options...
NBB Опубліковано: 23 жовтня 2023 Автор Поділитись Опубліковано: 23 жовтня 2023 на стоковій кривій опалення з обмеженням потужності до 5 кВт, за 2-3 день від запуску взяв 48 кВт батареї другого поверху перекриті вікна на зимовому провітрюванні, клапани всіх вентиляцій відкриті на першому поверсі 23С на другому трішки менше, скільки не знаю спробував поставити криву опалення 0,4 так він з годинку простояв не вмикався, обрав 0,6 то увімкнувсь Посилання на коментар Поділитися на інших сайтах More sharing options...
NBB Опубліковано: 23 жовтня 2023 Автор Поділитись Опубліковано: 23 жовтня 2023 а ніхто не в курсі d.018 параметри роботи насоса в заводських налаштуваннях 1 (економ. працює періодично) чи 3 (комфорт, працює завжди )? бо випадково поклацав не той пункт в налаштуваннях дякую Посилання на коментар Поділитися на інших сайтах More sharing options...
mib Опубліковано: 23 жовтня 2023 Поділитись Опубліковано: 23 жовтня 2023 17 минут назад, NBB сказал: на першому поверсі 23С на другому трішки менше, скільки не знаю спробував поставити криву опалення 0,4 так він з годинку простояв не вмикався, обрав 0,6 то увімкнувсь Ну вам по идее это много, понижайте 16 минут назад, NBB сказал: а ніхто не в курсі d.018 параметри роботи насоса в заводських налаштуваннях 1 (економ. працює періодично) чи 3 (комфорт, працює завжди )? бо випадково поклацав не той пункт в налаштуваннях дякую У вас похоже все же 14 версия, у меня 13 по дефолту было работать всегда когда есть запрос на отопление и выбег насоса 10 минут Посилання на коментар Поділитися на інших сайтах More sharing options...
NBB Опубліковано: 10 грудня 2023 Автор Поділитись Опубліковано: 10 грудня 2023 підкажіть таку штуку, було мінімальне налаштування 0,3 та 5 кВт приїхав переночувати увімкнув на 1,2. та 10 кВт, він поступово набирав 35, 45, 48С покористувалиьс духом і десь ввімкнувся бойлер на нагрів, помітив що батареї стали прохолдніші зайшов в котельню, бойлер вже нагрітий на встановлені 53С, а опалення на екрані показує, що вени вимкнені і 70С, і котел якимось чином їх дуже швидко скидає, буквально за хвилину стало 35С і він знову увімкнувся і почав нагрівати систему опалення це як так? може після переключення з бойлера на опалення клапан пропустив десь в систему дуже гарячу воду? скільки він там гріє? добре напевно бо як гріється бойлер трубки до нього прямо гарячі але як тоді батареї прохолодніші стали набрав до 48-52С і так тримав приблизно потім я знов повернув на налаштування на мінімальні з 5 кВт хто може пояснити як там вийшло 70С і різко прохолодніші батареї ( чи він просто прогнав насосом воду по колу без підігріву) дякую Посилання на коментар Поділитися на інших сайтах More sharing options...
mib Опубліковано: 10 грудня 2023 Поділитись Опубліковано: 10 грудня 2023 5 минут назад, NBB сказал: хто може пояснити як там вийшло 70С і різко прохолодніші батареї ( чи він просто прогнав насосом воду по колу без підігріву) Когда переключился трех ходовой с бойлера на отопление, то в колбе котла была температура для нагрева бойлера там литров 10 они вытекли в систему отопления и температура резко упала на табло, а батареи были холодные во время нагрева бойлера теплоноситель в них в это время не поступал Я не знаю как в вашей версии но в 13й нагрев бойлера включается на всю мощность тоесть на все ваши 14 квт но при переключении на отопление уже срабатывает то что вы выставили на табло Но вроде как в инженерном меню меняется ну или через настройку разгрузки она распространяется и на бойлер в том числе 2 Посилання на коментар Поділитися на інших сайтах More sharing options...
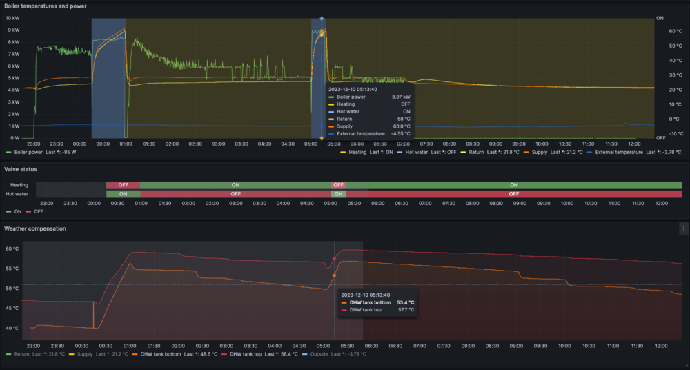
volomoto Опубліковано: 10 грудня 2023 Поділитись Опубліковано: 10 грудня 2023 3 хвилини тому, NBB сказав: хто може пояснити як там вийшло 70С і різко прохолодніші батареї ( чи він просто прогнав насосом воду по колу без підігріву) Замість тисячі слів: Чорна зона — це нагрів бойлера, а жовта — опалення. Фактично колір фону показує стан 3-ходового клапана і переключення відбувається якраз в той момент, де на графіку стоїть курсор. Як бачите після нагріву бойлера до потрібної температури на певний час відключаються тени і температури подачі та зворотки зрівнються, а потім йде переключення 3-ходового і гарячий теплоносій подається в систему опалення, але тени ще виключені. Тени включаються знову, коли температура теплоносія впаде нижче заданої. 2 Посилання на коментар Поділитися на інших сайтах More sharing options...
NBB Опубліковано: 10 грудня 2023 Автор Поділитись Опубліковано: 10 грудня 2023 тобто це нормальний варіант роботи системи? але тоді питання як так швидко батареї стали менш теплими? дякую Посилання на коментар Поділитися на інших сайтах More sharing options...
NBB Опубліковано: 10 грудня 2023 Автор Поділитись Опубліковано: 10 грудня 2023 звідки у Вас такий графік?-) дякую Посилання на коментар Поділитися на інших сайтах More sharing options...
volomoto Опубліковано: 10 грудня 2023 Поділитись Опубліковано: 10 грудня 2023 (змінено) 25 хвилин тому, NBB сказав: але тоді питання як так швидко батареї стали менш теплими? Поки котел гріє воду, то він не гріє батареї і за цей час вода в них остиває. Це ж не швидко, хвилин з 10 точно — цього достатньо для остивання батарей до 35 градусів. 25 хвилин тому, NBB сказав: звідки у Вас такий графік?-) Це саморобна система моніторингу та керування котлом Протерм Скат версії 13. Я через розумний будинок знаю все про котел, а також можу налаштовувати до якої температури і коли йому гріти воду в бойлері. Я ще такі графіки маю: Зокрема на нижньому показується температура внизу та у верхінй третині бойлера, тоді я відносно точно знаю скільки там є гарячої води. В мене бойлер нагрівається в 99.9% випадків по нічному тарифу, але якщо так станеться, що гаряча вода закінчується вдень, то нагрів також включиться і вдень, але контроль буде буде верхньому датчику температури, щоб не гріти денною електрикою весь бойлер, бо він в мене на 275 літрів. Змінено 10 грудня 2023 користувачем volomoto 3 Посилання на коментар Поділитися на інших сайтах More sharing options...
NBB Опубліковано: 18 грудня 2023 Автор Поділитись Опубліковано: 18 грудня 2023 к правилніше вимикати котел на день, на автоматі чи кнопкою mode? дякую Посилання на коментар Поділитися на інших сайтах More sharing options...
mib Опубліковано: 18 грудня 2023 Поділитись Опубліковано: 18 грудня 2023 36 минут назад, NBB сказал: к правилніше вимикати котел на день, на автоматі чи кнопкою mode? дякую Сухим контактом, можете на разъем термостата обычный выключатель поставить Был уверен что вы уже давно термостат купили Посилання на коментар Поділитися на інших сайтах More sharing options...
NBB Опубліковано: 18 грудня 2023 Автор Поділитись Опубліковано: 18 грудня 2023 ті, хто ставив котел сказали автоматом вимикати що значить сухий контакт? котел на гарантії і я не розбираючись в цьому навіть не думав туди нічого ставити Посилання на коментар Поділитися на інших сайтах More sharing options...
mib Опубліковано: 18 грудня 2023 Поділитись Опубліковано: 18 грудня 2023 22 минуты назад, NBB сказал: ті, хто ставив котел сказали автоматом вимикати що значить сухий контакт? котел на гарантії і я не розбираючись в цьому навіть не думав туди нічого ставити Мы на второй круг заходим Посилання на коментар Поділитися на інших сайтах More sharing options...
NBB Опубліковано: 18 грудня 2023 Автор Поділитись Опубліковано: 18 грудня 2023 можливо, не встигаю все вивчити Посилання на коментар Поділитися на інших сайтах More sharing options...
NBB Опубліковано: 18 грудня 2023 Автор Поділитись Опубліковано: 18 грудня 2023 поки просто скажіть як краще вимикати тими засобами, що доступні дякую Посилання на коментар Поділитися на інших сайтах More sharing options...
mib Опубліковано: 18 грудня 2023 Поділитись Опубліковано: 18 грудня 2023 2 минуты назад, NBB сказал: поки просто скажіть як краще вимикати тими засобами, що доступні дякую Зачем вам его выключать? На летний сезон или каждый день во время дневного тарифа? Посилання на коментар Поділитися на інших сайтах More sharing options...
NBB Опубліковано: 19 грудня 2023 Автор Поділитись Опубліковано: 19 грудня 2023 так на день вимикати, на ніч вмикати Посилання на коментар Поділитися на інших сайтах More sharing options...
volomoto Опубліковано: 19 грудня 2023 Поділитись Опубліковано: 19 грудня 2023 56 хвилин тому, NBB сказав: так на день вимикати, на ніч вмикати То вам треба казати котлу, коли можна гріти, а коли ні, і для цього в котла є вхід для термостата або таймера. Посилання на коментар Поділитися на інших сайтах More sharing options...
NBB Опубліковано: 19 грудня 2023 Автор Поділитись Опубліковано: 19 грудня 2023 2 часа назад, volomoto сказал: То вам треба казати котлу, коли можна гріти, а коли ні, і для цього в котла є вхід для термостата або таймера. вибачте, може не уважно читав де в інструкції про це написано ? І що потрібно купити? як з гарантією і тп наскільки я знаю підключений зовнішній датчик тільки дякую Посилання на коментар Поділитися на інших сайтах More sharing options...
Рекомендовані повідомлення
Створіть акаунт або увійдіть у нього для коментування
Ви маєте бути користувачем, щоб залишити коментар
Створити акаунт
Зареєструйтеся для отримання акаунта. Це просто!
Зареєструвати акаунтУвійти
Вже зареєстровані? Увійдіть тут.
Увійти зараз