shaposhnikoff Опубліковано: 6 грудня 2020 Поділитись Опубліковано: 6 грудня 2020 Всем привет! Наступила зима, и конечно наступило самое лучшее время заняться утеплением всевозможных инженерных коммуникаций. Есть ввод воды в дом, ( ну там же заходит и канализация, но она особо не беспокоит ) - ввод выполнен в виде квадратного колодца , выполненного из шлакоблока, размер - 100 на 100 на 100 см. Сверху квадратного приямка залита бетонная, назовем ее - крышка, толщиной сантиметров 10 с технологическим отверстием ( 50 на 50 см) . Ни крышка, ни приямок не утеплены. Крышка колодца находится на уровне земли, соответственно колодец окружен грунтом. Сверху лежит два листа ЭППС, просто лежат на крышке, сверху они прижаты различным тяжелым хламом, прилегают плотно, зазоров нет по всей плоскости. На уровне грунта в данный момент температура -3, в приямке +5 градусов. Температура мониторится в автоматическом режиме, все алармы приходят в телеграм. Вопрос - имеет ли смысл организовать отопление при понижении температуры ниже определенного предела или инфракрасной лампой или какой-то мощной лампой накаливания, подвесив ее в геометрическом центре колодца? Про греющий кабель, нагревательный кабель знаю, но не рассматриваю в данный момент. Поделитесь, пожалуйста опытом? Посилання на коментар Поділитися на інших сайтах More sharing options...
МаТраС Опубліковано: 6 грудня 2020 Поділитись Опубліковано: 6 грудня 2020 Всем привет! Наступила зима, и конечно наступило самое лучшее время заняться утеплением всевозможных инженерных коммуникаций. Есть ввод воды в дом, ( ну там же заходит и канализация, но она особо не беспокоит ) - ввод выполнен в виде квадратного колодца , выполненного из шлакоблока, размер - 100 на 100 на 100 см. Сверху квадратного приямка залита бетонная, назовем ее - крышка, толщиной сантиметров 10 с технологическим отверстием ( 50 на 50 см) . Ни крышка, ни приямок не утеплены. Крышка колодца находится на уровне земли, соответственно колодец окружен грунтом. Сверху лежит два листа ЭППС, просто лежат на крышке, сверху они прижаты различным тяжелым хламом, прилегают плотно, зазоров нет по всей плоскости. На уровне грунта в данный момент температура -3, в приямке +5 градусов. Температура мониторится в автоматическом режиме, все алармы приходят в телеграм. Вопрос - имеет ли смысл организовать отопление при понижении температуры ниже определенного предела или инфракрасной лампой или какой-то мощной лампой накаливания, подвесив ее в геометрическом центре колодца? Про греющий кабель, нагревательный кабель знаю, но не рассматриваю в данный момент. Поделитесь, пожалуйста опытом? да у вас там як на Байконурі, датчики з оповіщенням. обігрів приямка:lol: мабуть без радіатора або теплого пола не обійтися... сьогодні зрозумів, що ще трохи й замерзне .. укутав трубу старим пуховиком, потім ковдрою. по периметру на висоті 40 см зробив контур з пінопласту, зверху ЕППС два листка. шви пропінив. на самому верху целофан, мабуть, то лишнє і це я вважаю занадто я вже перестрахувався. вкладень 100 грн на 20 років. 1 Посилання на коментар Поділитися на інших сайтах More sharing options...
shaposhnikoff Опубліковано: 6 грудня 2020 Автор Поділитись Опубліковано: 6 грудня 2020 Ну, а что, можно сделать если - то почему нет. Я любитель все заавтоматизировать и если можно так сделать, чтобы приямок не замерз с наименьшими затратами - то чего бы нет. Ну я уже понял, что я перестраховался и драматизирую все, но ладно, может еще кто что посоветует. Посилання на коментар Поділитися на інших сайтах More sharing options...
МаТраС Опубліковано: 6 грудня 2020 Поділитись Опубліковано: 6 грудня 2020 Ну, а что, можно сделать если - то почему нет. Я любитель все заавтоматизировать и если можно так сделать, чтобы приямок не замерз с наименьшими затратами - то чего бы нет. Ну я уже понял, что я перестраховался и драматизирую все, но ладно, может еще кто что посоветует. ну а смисл автоматизувати те, що ніколи не замерзне:?) автоматизувати ще можна септик і ще безліч не потрібних датчиків наставити 1 Посилання на коментар Поділитися на інших сайтах More sharing options...
Ded_M03ay Опубліковано: 6 грудня 2020 Поділитись Опубліковано: 6 грудня 2020 З розмірів колодязя можна припустити що ввід води знаходиться на глибині +/- 90 см.? Якщо так - то нічого утеплювати не потрібно (звичайно якщо ви не проживаєте десь за полярним кругом - українці вони ж по всьому світу живуть) 1 Посилання на коментар Поділитися на інших сайтах More sharing options...
shaposhnikoff Опубліковано: 6 грудня 2020 Автор Поділитись Опубліковано: 6 грудня 2020 З розмірів колодязя можна припустити що ввід води знаходиться на глибині +/- 90 см.? Якщо так - то нічого утеплювати не потрібно (звичайно якщо ви не проживаєте десь за полярним кругом - українці вони ж по всьому світу живуть) да, ввод на глубине около 1 метра. Да черт его знает, север Бориспольского района, и первая зимовка Кстати сказать, на грунте уже -6 ( было -3 в начале темы ) , а в приямке температура понизилась на 0.2 градуса. Всего. Буду мониторить, спасибо, понял, что беспокоиться не стоит. Посилання на коментар Поділитися на інших сайтах More sharing options...
МаТраС Опубліковано: 7 грудня 2020 Поділитись Опубліковано: 7 грудня 2020 да, ввод на глубине около 1 метра. Да черт его знает, север Бориспольского района, и первая зимовка Кстати сказать, на грунте уже -6 ( было -3 в начале темы ) , а в приямке температура понизилась на 0.2 градуса. Всего. Буду мониторить, спасибо, понял, что беспокоиться не стоит. відпишитесь як буде -22 ,скільки там цікаво буде Посилання на коментар Поділитися на інших сайтах More sharing options...
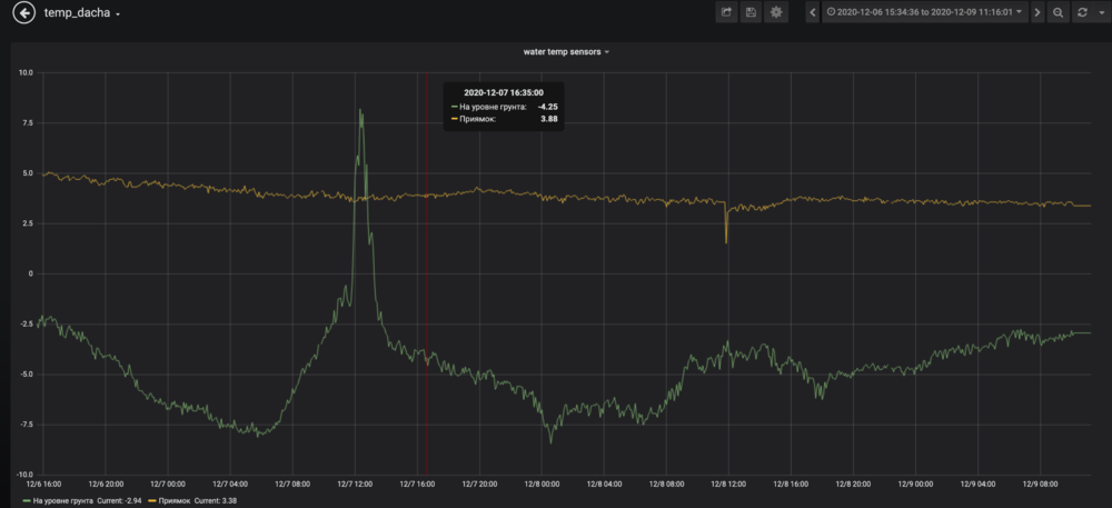
shaposhnikoff Опубліковано: 7 грудня 2020 Автор Поділитись Опубліковано: 7 грудня 2020 Да, я отпишусь. Вот наблюдение за последние 12 часов, картинка в аттаче. update: Я уже заказал диммеры, лампа накаливания на 100 ватт у меня есть, сделаю отражатель, незнаю, из металлической коробки и помещу все внутрь. Диммер будет управляться датчиком температуры управляемым каким нибудь Sonoff Basic - наверное я справлюсь. Посилання на коментар Поділитися на інших сайтах More sharing options...
maksym Опубліковано: 9 грудня 2020 Поділитись Опубліковано: 9 грудня 2020 тут пишут, что на 0.9м не замерзнет. В грунте - да. Но в неутепленном приямке на дне может быстрее сформироваться минус за счет свободной конвекции воздуха. Холод будет поступать от верхних поверхностей стенок. Это все, конечно, не быстро. Нужны длительные морозы, пока земля вокруг приямка не остынет. В свете глобального потепления этого может и не быть. Уж точно это не проблема декабря. Может позже, когда пару недель будет -20 по ночам. А приямок лучше утеплить на некоторую глубину. И верх тоже. 1 Посилання на коментар Поділитися на інших сайтах More sharing options...
МаТраС Опубліковано: 9 грудня 2020 Поділитись Опубліковано: 9 грудня 2020 (змінено) тут пишут, что на 0.9м не замерзнет. В грунте - да. Но в неутепленном приямке на дне может быстрее сформироваться минус за счет свободной конвекции воздуха. Холод будет поступать от верхних поверхностей стенок. Это все, конечно, не быстро. Нужны длительные морозы, пока земля вокруг приямка не остынет. В свете глобального потепления этого может и не быть. Уж точно это не проблема декабря. Может позже, когда пару недель будет -20 по ночам. А приямок лучше утеплить на некоторую глубину. И верх тоже. в тому році замерзла станція в товариша на 70 см. так що ці легенди, що не замерзне нижче 80 см . я в них перестав вірити. може в грунті й не замерзне. а приямкі як за нє фіг робити. тільки час потрібен Змінено 9 грудня 2020 користувачем МаТраС Посилання на коментар Поділитися на інших сайтах More sharing options...
shaposhnikoff Опубліковано: 9 грудня 2020 Автор Поділитись Опубліковано: 9 грудня 2020 Да, будем наблюдать, наблюдается некоторый тренд к остыванию, но это решаемо. Посилання на коментар Поділитися на інших сайтах More sharing options...
МаТраС Опубліковано: 9 грудня 2020 Поділитись Опубліковано: 9 грудня 2020 Да, будем наблюдать, наблюдается некоторый тренд к остыванию, но это решаемо. було вже 1,5?? ну якщо два листка пінопласту у вас немає, то любий варіант підійшов би. могли й землі пів метра накидати))) Посилання на коментар Поділитися на інших сайтах More sharing options...
shaposhnikoff Опубліковано: 9 грудня 2020 Автор Поділитись Опубліковано: 9 грудня 2020 нет, было +5, сейчас медленно приближается к + трем градусам Посилання на коментар Поділитися на інших сайтах More sharing options...
МаТраС Опубліковано: 9 грудня 2020 Поділитись Опубліковано: 9 грудня 2020 а можете скинути ссилку на датчик.? можливо,тещі купимо,бо задовбаласьїздити в село підтоплювати і як це все взаємодіє?? Добавлено через 54 секунды нет, было +5, сейчас медленно приближается к + трем градусам а що то за скачок тоді до 1,5?? Посилання на коментар Поділитися на інших сайтах More sharing options...
shaposhnikoff Опубліковано: 9 грудня 2020 Автор Поділитись Опубліковано: 9 грудня 2020 Я сам делал, это на базе ESP8266 + запрограммировал тоже сам, это полностью самодельный девайс. Я планирую сделать описание и если сделаю - отпишу. Добавлено через 30 секунд а можете скинути ссилку на датчик.? можливо,тещі купимо,бо задовбаласьїздити в село підтоплювати і як це все взаємодіє?? Добавлено через 54 секунды а що то за скачок тоді до 1,5?? А!!! Это я открывал крышку и заглядывал туда :-D Добавлено через 11 минут @МаТраС, Что касается готового решения - я бы вам мог посоветовать Терморегулятор W1209 с датчиком, поищите плз на prom.ua - это классная штука, коммутирует нагрузку до 1 киловата ( 220 вольт на 5 ампер ) , стоит 50 гривен, в интернете полно видео как его используют для обогрева инкубатора - это скорее всего вам и подойдет. вот мануал, посмотрите - скорее всего вам подойдет radiolux.com.ua/files/pdf/W1209.pdf 1 Посилання на коментар Поділитися на інших сайтах More sharing options...
МаТраС Опубліковано: 9 грудня 2020 Поділитись Опубліковано: 9 грудня 2020 Я сам делал, это на базе ESP8266 + запрограммировал тоже сам, это полностью самодельный девайс. Я планирую сделать описание и если сделаю - отпишу. Добавлено через 30 секунд А!!! Это я открывал крышку и заглядывал туда :-D Добавлено через 11 минут @МаТраС, Что касается готового решения - я бы вам мог посоветовать Терморегулятор W1209 с датчиком, поищите плз на prom.ua - это классная штука, коммутирует нагрузку до 1 киловата ( 220 вольт на 5 ампер ) , стоит 50 гривен, в интернете полно видео как его используют для обогрева инкубатора - это скорее всего вам и подойдет. вот мануал, посмотрите - скорее всего вам подойдет radiolux.com.ua/files/pdf/W1209.pdf ясно. но 3 при - 8 це вже стрьомно)) дякую, почитаю Добавлено через 1 час 16 минут Я А!!! Это я открывал крышку и заглядывал туда :-D Добавлено через 11 минут @МаТраС, Что ка вот мануал, посмотрите - скорее всего вам подойдет radiolux.com.ua/files/pdf/W1209.pdf Трохи не те. Там опалення не працює постійно. Вона іздить контролює,щоб вода не замерзла. Треба якийсь самий дешевий датчик.щоб через інтернет можна було дивитись яка температура в хаті Посилання на коментар Поділитися на інших сайтах More sharing options...
shaposhnikoff Опубліковано: 9 грудня 2020 Автор Поділитись Опубліковано: 9 грудня 2020 Трохи не те. Там опалення не працює постійно. Вона іздить контролює,щоб вода не замерзла. Треба якийсь самий дешевий датчик.щоб через інтернет можна було дивитись яка температура в хаті Я что-то попробую придумать вам, не обещаю что сегодня, но технически это может выглядеть так - некий микроконтроллер в корпусе, да тот-же Sonoff Basic , плюс водонепроницаемый датчик DS18B20 ( глянете на arduino.ua ) - запаиваем датчик внутрь Sonoff , заливаем прошивку Tasmota - после этого устройство подключается к сети и выглядит как на приложенном скриншоте, более того, в Sonoff остается его главный функционал - он будет работать как удаленно управляемое реле. Управляется через браузер. Другое дело как вы к нему получите доступ? UPDATE Стоп, вот же есть готовое решение exmart.com.ua/wi-fi-datchik-sonoff-th-temperatura-vlazhnost-2888.html ( ссылка первая которая попалась, это не мой магазин и вообще я этим не торгую ) 1 Посилання на коментар Поділитися на інших сайтах More sharing options...
МаТраС Опубліковано: 9 грудня 2020 Поділитись Опубліковано: 9 грудня 2020 Я что-то попробую придумать вам, не обещаю что сегодня, но технически это может выглядеть так - некий микроконтроллер в корпусе, да тот-же Sonoff Basic , плюс водонепроницаемый датчик DS18B20 ( глянете на arduino.ua ) - запаиваем датчик внутрь Sonoff , заливаем прошивку Tasmota - после этого устройство подключается к сети и выглядит как на приложенном скриншоте, более того, в Sonoff остается его главный функционал - он будет работать как удаленно управляемое реле. Управляется через браузер. Другое дело как вы к нему получите доступ? UPDATE Стоп, вот же есть готовое решение exmart.com.ua/wi-fi-datchik-sonoff-th-temperatura-vlazhnost-2888.html ( ссылка первая которая попалась, это не мой магазин и вообще я этим не торгую ) я так зрозумів, требя ця чудо штука ДАТЧИК SONOFF TH + інтернет з роутером.. але остання умова не може бути) в неї в селі немає інету,як не смішно це звучить в 2020:lol: Посилання на коментар Поділитися на інших сайтах More sharing options...
shaposhnikoff Опубліковано: 9 грудня 2020 Автор Поділитись Опубліковано: 9 грудня 2020 Ну вы сказали смотреть через интернет - я думал, что интернет есть. Да, интернет нужен, конечно. Подойдет даже соседский :-D 1 Посилання на коментар Поділитися на інших сайтах More sharing options...
:::NEPTUN::: Опубліковано: 17 грудня 2020 Поділитись Опубліковано: 17 грудня 2020 До боли интересно: А нахиба нужен приямок на вводе воды в дом? Что бы потом бороться с замерзание этой самой воды? Так рано, или поздно, она таки замёрзнет... Посилання на коментар Поділитися на інших сайтах More sharing options...
shaposhnikoff Опубліковано: 17 грудня 2020 Автор Поділитись Опубліковано: 17 грудня 2020 ну, туда заходит канализация и вода, ну а собственно говоря как заводить коммуникации? Посилання на коментар Поділитися на інших сайтах More sharing options...
:::NEPTUN::: Опубліковано: 17 грудня 2020 Поділитись Опубліковано: 17 грудня 2020 ну, туда заходит канализация и вода, ну а собственно говоря как заводить коммуникации? Да нормально, как у всех людей. Просто в земле, без всяких приямков. Честно сказать, так и не понял его функционального предназначения. Ну, кроме, как искать геморой на свою голову в конце января. Типа, что б скучно не было... 2 Посилання на коментар Поділитися на інших сайтах More sharing options...
shaposhnikoff Опубліковано: 18 грудня 2020 Автор Поділитись Опубліковано: 18 грудня 2020 там установлена запорная/регулирующая арматура и приборы учета - вполне допускаю, что так никто не делает, но у меня сделано именно так. Я понимаю, что дисскусия с цитированием СНИП-ов и прочего по поводу нужности приямка ( как тут принято ) была бы уместна, но это не мое. Посилання на коментар Поділитися на інших сайтах More sharing options...
Дядя_Вова Опубліковано: 19 грудня 2020 Поділитись Опубліковано: 19 грудня 2020 А нахиба нужен приямок на вводе воды в дом? Что бы потом бороться с замерзание этой самой воды? Так рано, или поздно, она таки замёрзнет... Почему? Зависит от глубины. 1 Посилання на коментар Поділитися на інших сайтах More sharing options...
shaposhnikoff Опубліковано: 19 грудня 2020 Автор Поділитись Опубліковано: 19 грудня 2020 Почему? Зависит от глубины. Разумеется! Посилання на коментар Поділитися на інших сайтах More sharing options...
Рекомендовані повідомлення
Створіть акаунт або увійдіть у нього для коментування
Ви маєте бути користувачем, щоб залишити коментар
Створити акаунт
Зареєструйтеся для отримання акаунта. Це просто!
Зареєструвати акаунтУвійти
Вже зареєстровані? Увійдіть тут.
Увійти зараз