RomanMP Опубліковано: 9 листопада 2023 Поділитись Опубліковано: 9 листопада 2023 Тим більше що в контролері реалізована робота за розкладом. 1 Посилання на коментар Поділитися на інших сайтах More sharing options...
yur43 Опубліковано: 10 листопада 2023 Автор Поділитись Опубліковано: 10 листопада 2023 (змінено) 19 годин тому, RomanMP сказав: Тим більше що в контролері реалізована робота за розкладом. Дякую за допомогу в налаштуванні ! Тільки тепер я починаю розуміти, що крутю. Зменшив час реакції, підбираю цільові температури. Бачу динаміку системи. По ходу підшліфується модель регулювання. Хто не зрозумів, в темі присутній один із розробників контролера. Геоконтур в мене слабенький, але 4,6 кВт вночі я отримав, при температурі в землю 0С. ЦН стоять на середньому положенні, якщо поставити максимум - буде ще трохи потужності. Змінено 10 листопада 2023 користувачем yur43 1 Посилання на коментар Поділитися на інших сайтах More sharing options...
yur43 Опубліковано: 13 листопада 2023 Автор Поділитись Опубліковано: 13 листопада 2023 (змінено) Підсумковий COP за останні чотири доби 4,61. В тепліші дні менший, в холодні - під 6. Легко рахувати по статистиці - генерацію тепла ділимо на споживання енергії. Бо миттєвий COP то орієнтир, а цей розрахунок точніший. ЦН зі змінними характеристиками підняли б COP на низькопродуктивних режимах. Бойлер спожив більше за опалення. Змінено 13 листопада 2023 користувачем yur43 2 Посилання на коментар Поділитися на інших сайтах More sharing options...
yur43 Опубліковано: 13 листопада 2023 Автор Поділитись Опубліковано: 13 листопада 2023 (змінено) Різке зниження температури за бортом. Процес розігріву 20м.куб бетонної плити на 0,5 градуса в графіках. Змінено 13 листопада 2023 користувачем yur43 1 Посилання на коментар Поділитися на інших сайтах More sharing options...
volomoto Опубліковано: 13 листопада 2023 Поділитись Опубліковано: 13 листопада 2023 15 хвилин тому, yur43 сказав: Різке зниження температури за бортом. Процес розігріву 20м.куб бетонної плити на 0,5 градуса в графіках. Трохи важко читати графіки з контроллера без прив'язки до реального часу. Я б прикрутив гарфану до ХА і там зробив полюдський дашборд, бо як конроллер воно добре працює, але візулізація там як віндовс початку 2000-х. 1 Посилання на коментар Поділитися на інших сайтах More sharing options...
RomanMP Опубліковано: 13 листопада 2023 Поділитись Опубліковано: 13 листопада 2023 В контролері ще є розділ Статистики, там є прив'язка до часу. Статистика/Детально та по днях. Все вже зроблено. Треба тільки трохи пошукати. 2 Посилання на коментар Поділитися на інших сайтах More sharing options...
blacktigra Опубліковано: 13 листопада 2023 Поділитись Опубліковано: 13 листопада 2023 2 часа назад, yur43 сказал: бетонної плити на 0,5 градуса Ви там тримайте себе в руках, енергосистему країни ще не повністю відновлено. 2 Посилання на коментар Поділитися на інших сайтах More sharing options...
yur43 Опубліковано: 14 листопада 2023 Автор Поділитись Опубліковано: 14 листопада 2023 8 годин тому, RomanMP сказав: В контролері ще є розділ Статистики, там є прив'язка до часу. Статистика/Детально та по днях. Все вже зроблено. Треба тільки трохи пошукати. туди не всі параметри попадають. COP чистий в мене обчислює HA. Урізав апетити ТН частотою 40Гц, бо оті інтенсивні прогріви більше 3 кВт потім вилазять в перегрів плити. Посилання на коментар Поділитися на інших сайтах More sharing options...
yur43 Опубліковано: 14 листопада 2023 Автор Поділитись Опубліковано: 14 листопада 2023 (змінено) 8 годин тому, blacktigra сказав: Ви там тримайте себе в руках, енергосистему країни ще не повністю відновлено. за вчора з енергосистеми взято на опалення 7,61 кВт.год, отримано тепла 42,76 кВт.год. Якби грів котлом, енергосистема постраждала б в 5,8 разів більше. Додатково ще остудив ядро землі на 0,00000000001 градуса локально, борюся з глобальним потеплінням посильно. Там конкурент опалення - бойлер, вони на рівних ідуть з ТН. Змінено 14 листопада 2023 користувачем yur43 2 Посилання на коментар Поділитися на інших сайтах More sharing options...
mib Опубліковано: 14 листопада 2023 Поділитись Опубліковано: 14 листопада 2023 9 минут назад, yur43 сказал: Урізав апетити ТН частотою 40Гц, бо оті інтенсивні прогріви більше 3 кВт потім вилазять в перегрів плити Поиграйтесь все же не с частотой, а со временем, частотой разве что есть смысл пока солнцем можете покрыть потребность ТН, но с другой стороны ТН может вдвое дешевле взять из сети ночью, а днем солнечную можно потратить там где она ночью не нужна Посилання на коментар Поділитися на інших сайтах More sharing options...
yur43 Опубліковано: 14 листопада 2023 Автор Поділитись Опубліковано: 14 листопада 2023 1 хвилину тому, mib сказав: Поиграйтесь все же не с частотой, а со временем, частотой разве что есть смысл пока солнцем можете покрыть потребность ТН, но с другой стороны ТН может вдвое дешевле взять из сети ночью, а днем солнечную можно потратить там где она ночью не нужна з сонцем складно, станція гібридна, вже за жовтень генерація менша за споживання, значить вона компенсує денне споживання і люди в РЕС пропорційно віднімуть її від нічного споживання. Я ще не рахував те все, але передбачаю виграш від переходу на нічний тариф для опалення мізерний. Рахунок за жовтень на 150 грн, шо там ще можна зекономити ? Посилання на коментар Поділитися на інших сайтах More sharing options...
mib Опубліковано: 14 листопада 2023 Поділитись Опубліковано: 14 листопада 2023 12 минут назад, yur43 сказал: з сонцем складно, станція гібридна, вже за жовтень генерація менша за споживання, значить вона компенсує денне споживання і люди в РЕС пропорційно віднімуть її від нічного споживання. Я ще не рахував те все, але передбачаю виграш від переходу на нічний тариф для опалення мізерний. Рахунок за жовтень на 150 грн, шо там ще можна зекономити ? Ну если не ради экономии то ради оптимального режима работы, я в этом никогда и не понимал сейчас еще и забыл но что то там было с возвратом масла на низкой частоте 1 Посилання на коментар Поділитися на інших сайтах More sharing options...
blacktigra Опубліковано: 14 листопада 2023 Поділитись Опубліковано: 14 листопада 2023 4 часа назад, yur43 сказал: Там конкурент опалення - бойлер, вони на рівних ідуть з ТН. В мене так само. Але кожного разу коли замислююсь над тим щоб поставити бойлер із теплообмінником і дивлюсь на його ціну, то приходжу до висновку що не так я вже і багато сплачую за електрику. 1 Посилання на коментар Поділитися на інших сайтах More sharing options...
volomoto Опубліковано: 14 листопада 2023 Поділитись Опубліковано: 14 листопада 2023 17 годин тому, RomanMP сказав: В контролері ще є розділ Статистики, там є прив'язка до часу. Статистика/Детально та по днях. Все вже зроблено. Треба тільки трохи пошукати. Це добре, але всеодно воно і близько не стоїть біля зв'язки InfluxDB+Grafana. Проблема не тільки в реальному часі на осі Х, а в можливості мати ті графіки, яких не передбачили розробники. Наприклад, в мене є лічильник енергіх, який видає потужність, яка споживається будинком, і цю потужність я записую в базу як time-series. А потім з тих даних на льоту я можу будувати таке: Тобто я вже в запиті роблю інтегрування по часу та групування по часових відрізках день-ніч. 1 Посилання на коментар Поділитися на інших сайтах More sharing options...
yur43 Опубліковано: 15 листопада 2023 Автор Поділитись Опубліковано: 15 листопада 2023 Слідкування за температурою іде як по рельсам. Навіть на мінімальній потужності все чітко. Знайшов баг в алгоритмі керування по температурі повітря. Вбудована функція добавка для нічного тарифу впливає на ціль TIN. Ця функція по суті вимикач. Якщо система регулюється по воді і працює рівно, без викидів Т, то нічого і не додається. Логічно було б в режимі по повітрю добавку робити одночасно і на ціль по воді. Посилання на коментар Поділитися на інших сайтах More sharing options...
volomoto Опубліковано: 15 листопада 2023 Поділитись Опубліковано: 15 листопада 2023 23 хвилини тому, yur43 сказав: Знайшов баг в алгоритмі керування по температурі повітря. Вбудована функція добавка для нічного тарифу впливає на ціль TIN. Ця функція по суті вимикач. Якщо система регулюється по воді і працює рівно, без викидів Т, то нічого і не додається. Логічно було б в режимі по повітрю добавку робити одночасно і на ціль по воді. А що таке TIN? Посилання на коментар Поділитися на інших сайтах More sharing options...
yur43 Опубліковано: 15 листопада 2023 Автор Поділитись Опубліковано: 15 листопада 2023 (змінено) 1 годину тому, volomoto сказав: А що таке TIN? Т повітря в приміщенні. В контролері реалізовано гібридний режим регулювання по повітрю, коли PID з погодним регулюванням формує оптимальний нагрівач, але він працює в старт-стопі через вимикач по заданій температурі повітря. Перемикач розумний, з плавною зупинкою, але це не безперервне регулювання. Логічно буде внести разом з погодною корективою ще і коригування по температурі повітря. Погодне працює дуже добре, але воно не враховує інші джерела тепла, такі як духовка, плита, пралка-сушилка і т.д. .. ще одним занудою на форумі стало більше , то я про себе Змінено 15 листопада 2023 користувачем yur43 Посилання на коментар Поділитися на інших сайтах More sharing options...
volomoto Опубліковано: 15 листопада 2023 Поділитись Опубліковано: 15 листопада 2023 2 хвилини тому, yur43 сказав: Логічно буде внести разом з погодною корективою ще і коригування по температурі повітря. Так, але це не так тривіально, як задється. 7 хвилин тому, yur43 сказав: Погодне працює дуже добре, але воно не враховує інші джерела тепла, такі як духовка, плита, пралка-сушилка і т.д. Ну бо погодне — це контроль без зворотнього зв'язку, а PID — із звотнім зв'язком. Точніше в погодному є зворотній зв'язок, але по температурі подачі (або по телповій потужності), який дійсно нічого не знає про інші джерела, бо вони ніяк не впливають на заміряне значення. Можна злити дані сенсорів (sensor fusion) і ми приходимо до старого доброго фільтра Калмана. Посилання на коментар Поділитися на інших сайтах More sharing options...
RomanMP Опубліковано: 15 листопада 2023 Поділитись Опубліковано: 15 листопада 2023 Ми тут точно про ТН? ні про ядерний реактор? 1 1 Посилання на коментар Поділитися на інших сайтах More sharing options...
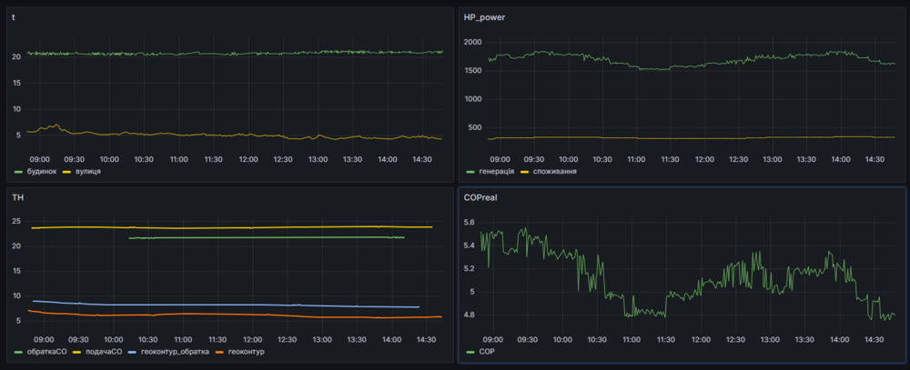
yur43 Опубліковано: 15 листопада 2023 Автор Поділитись Опубліковано: 15 листопада 2023 (змінено) хіба це не прекрасно, коли все працює як треба ? (на графіку 5 годин) Але завжди можна якогось тумблера ще приробити, для людей з особливими потребами.. Змінено 15 листопада 2023 користувачем yur43 1 Посилання на коментар Поділитися на інших сайтах More sharing options...
yur43 Опубліковано: 15 листопада 2023 Автор Поділитись Опубліковано: 15 листопада 2023 (змінено) 14.11.2023 в 15:09, volomoto сказав: InfluxDB+Grafana. працюю над цим. От перші графіки намалював. А як оті стопчики малювати, не знайшов. Змінено 16 листопада 2023 користувачем yur43 Посилання на коментар Поділитися на інших сайтах More sharing options...
yur43 Опубліковано: 24 грудня 2023 Автор Поділитись Опубліковано: 24 грудня 2023 (змінено) Вже маю певний досвід користування цим контролером. Зауважу що запропонований алгоритм управляється по температурі води, яка приходить з системи опалення. В більшості випадків така система регулювання має сенс, адже тут і зворотній звязок з інформацією про тепловтрати і поточний стан нагрівача. Але конкретно в моєму випадку, назву його "система опалення з високою добротністю", коли будинок має гарну теплоізоляцію, довгі контури в теплій підлозі, нагрівач оснований на масивній плиті з високою теплоємністю, інформативність обратки СО дуже низька, по суті це майже пряма лінія. При таких умовах система втрачає зворотній звязок, бо інформативність його при наявній дискретності датчика DS18B20 - 0,063 градуса Цельсія недостатня для реакції. Програмно перемикав керування на подачу, тоді слідкування стає ідеальним. Але подача не така інформативна і перестають працювати функції контролера по моніторингу, бо підключення сенсорів нестандартне. Запропонував розробнику додати інший алгоритм, який підійшов би для подібних моїм систем, але бачу там питання може і не вирішитись. Поки виходжу з ситуації максимальним збільшенням протоку СО і налаштуванням PID з мінімальними коефіцієнтами . Ще планую викинути витратоміри з колектора ТП, тоді СО стане трохи інформативнішою. Пишу, може стане в нагоді користувачам даного контролера. Змінено 24 грудня 2023 користувачем yur43 2 Посилання на коментар Поділитися на інших сайтах More sharing options...
blacktigra Опубліковано: 25 грудня 2023 Поділитись Опубліковано: 25 грудня 2023 В 24.12.2023 в 14:58, yur43 сказал: Ще планую викинути витратоміри з колектора ТП, тоді СО стане трохи інформативнішою А чим витратоміри заважають? Зайвий опір? Посилання на коментар Поділитися на інших сайтах More sharing options...
yur43 Опубліковано: 26 грудня 2023 Автор Поділитись Опубліковано: 26 грудня 2023 2 години тому, blacktigra сказав: А чим витратоміри заважають? Зайвий опір? Саме так. Якщо вода СО буде бігати швидше, обратка почне відображати зміни системи. Бо ЦН на 4 на середній швидкості зараз змінює оті 0,063 цельсія десь за години півтори. Я увімкнув максимальну швидкість - час відгуку став близько 40 хвилин. Після видалення витратомірів час реакції може значно впасти, може навіть вистачить середньої або мінімальної швидкості ЦН. Бо конструктивно витратоміри звужують прохідні отвори колекторних відводів в рази. Або зміна алгоритму керування контролеру на більш якісну. Бо при моїх номінальних потужностях дельти СО і так дуже незначні, який тоді сенс молотити ЦН. 1 Посилання на коментар Поділитися на інших сайтах More sharing options...
blacktigra Опубліковано: 26 грудня 2023 Поділитись Опубліковано: 26 грудня 2023 9 часов назад, yur43 сказал: Саме так. Маю зайвий насос UPMXL 25-125, можете спробувати поставити, він продаве навіть з витратомірами. 1 Посилання на коментар Поділитися на інших сайтах More sharing options...
Рекомендовані повідомлення
Створіть акаунт або увійдіть у нього для коментування
Ви маєте бути користувачем, щоб залишити коментар
Створити акаунт
Зареєструйтеся для отримання акаунта. Це просто!
Зареєструвати акаунтУвійти
Вже зареєстровані? Увійдіть тут.
Увійти зараз