TaurosRMK Опубліковано: 24 лютого 2025 Поділитись Опубліковано: 24 лютого 2025 7 хвилин тому, standov сказав: і для життя і для роботи. Дуже допомагає Не по темі трохи )) Для роботи, особливо якщо зв'язано з ІТ, то це зрозуміло, а для життя то як, запити по типу "рецепт блінчиків", "в який колір пофарбувати стіни у спальні", "коли обстригати кущі", щось таке? Просто цікаво 🙂 Посилання на коментар Поділитися на інших сайтах More sharing options...
standov Опубліковано: 25 лютого 2025 Поділитись Опубліковано: 25 лютого 2025 4 часа назад, TaurosRMK сказал: Не по темі трохи )) Для роботи, особливо якщо зв'язано з ІТ, то це зрозуміло, а для життя то як, запити по типу "рецепт блінчиків", "в який колір пофарбувати стіни у спальні", "коли обстригати кущі", щось таке? Просто цікаво 🙂 Приблизно так, з останнього включив камеру і спитав "в мене два вугільних картриджі який до мембрани краще який після". Воно сказало "той що з зеленою кришкою краще до до бо ... ну і пояснило за склад". Допомагає з уроками, дитині бо дитина по програмі інтєлект і я з вищим технічним не завжди розумію що мав на увазі складач підручників, фотаю і він мені все по поличкам, тобто різні побутовв питання коли "гуглити" буде значно довше. Функціонал лайв відео і пошука в інеті взагалі абсолітна кілер-фіча, але вона здається лише в платних (але то не точно). Допомогає мені з низьковуглеводною дієтою - все навчила, коментуж симптоми кетозного "грипу", поради дає як впоратися з побочкой і тп. Ще з офтопіка, в мене малий (4 роки) інколи просить включити "тьотю робота". Я кажу "привіт, мій меньший син хоче в тебе запитати ..." і малий в неї може голосом питати шось таке з серії чого собака має два вуха. Ц ця тьотя в напівжартівливій формі йому шось таке відповідає дивне. Дитина в захваті ). Прогрес тут, ви або з ним або за бортом. Ця штука тепер реалії життя. В п'ятому опенхабі обіцяють text-to-speach від openai. 3 1 Посилання на коментар Поділитися на інших сайтах More sharing options...
standov Опубліковано: 25 лютого 2025 Поділитись Опубліковано: 25 лютого 2025 Стосовно рецептів - я сам не фанат готувати але кейс включити відео, показати їй шо в хододильнику і попросити пару рецептів з цими продуктами абсолютно реальниц і впевнений що впорається. Гуглити таке ну як то кажуть "удачі" 1 Посилання на коментар Поділитися на інших сайтах More sharing options...
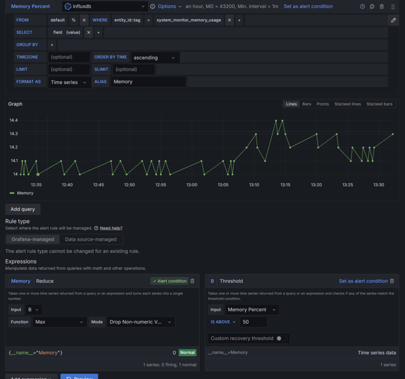
FOX.kissfm Опубліковано: 25 лютого 2025 Поділитись Опубліковано: 25 лютого 2025 (змінено) Цікава фігня в графані відбувається. Начє налаштував алерти вчора.... Тут вранці приходить алерт (хоча я розумію - шо це брехня, не буду вдаватись в детали чому) Коротше йду перевіряти. І тут магія В логах интеграціі телєги - все є, тобто вона чесно каже що відправила нотіс А от в логах алєрту - ніфіга нема )) тобто то він типу не спрацював і не викликав відправку нотіса )) І що щє цікаво - коли я тестував, алєрт дійсно відправлявся по встановленним параметрам, і передавав дані трігеру - Value A=1. А в тому, що прилетів незнамо звідки, дещо інша структура і наповнення. (Доречі він потім щє й Resolve відправив, начє все повернулось до норми 🤪) Звідки воно могло вилізти? Це єдиний алєрт що є в системі Змінено 25 лютого 2025 користувачем FOX.kissfm 1 Посилання на коментар Поділитися на інших сайтах More sharing options...
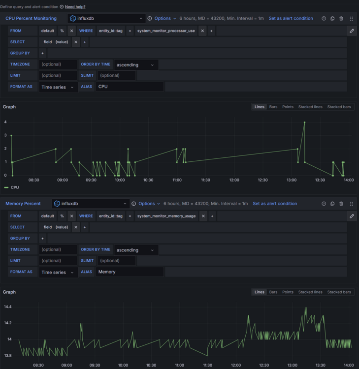
FOX.kissfm Опубліковано: 25 лютого 2025 Поділитись Опубліковано: 25 лютого 2025 (змінено) і ще одне питання виникло по графані, а може то influx, або в загалі хоум ассістант.. Коротше якось дивно поводить себе статистика CPU. навантаження там дійсно не велике 1-2%. Але данні в графані з великими проміжками, начє вона зовсім нічого не отримала. Це нормально? Чи все ж таки дані губляться? При чому данні по пам'яті приходять регулярно. от зробив за 6 годин, тут краще видно як часто приходять дані по пам'яті і як рідко по процу Змінено 25 лютого 2025 користувачем FOX.kissfm Посилання на коментар Поділитися на інших сайтах More sharing options...
standov Опубліковано: 25 лютого 2025 Поділитись Опубліковано: 25 лютого 2025 (змінено) 53 минуты назад, FOX.kissfm сказал: Тут вранці приходить алерт (хоча я розумію - шо це брехня, не буду вдаватись в детали чому В графані в алерта є два евента, коли він перейшов зі стану "ок" в стан "не ок" і друге коли він перейшов зі стану "не понятно" в стан "ок". Тобто якщо в вас інфлукс пропускає дані (хз чого) то можлива ситуація коли алерт став в стан "не понятно" а потім повернувся в зрозумілий (може навіть ок) і ви отримали про це нотіс. Це як варіант. Upd "no data" це воно, в алерга недостатньо даних для чіткого розуміння все ок чи не ок і він про це сигналить. Там десь це можна вимкнути, але перед тим зрозуміти чого нема даних) Змінено 25 лютого 2025 користувачем standov 2 Посилання на коментар Поділитися на інших сайтах More sharing options...
FOX.kissfm Опубліковано: 25 лютого 2025 Поділитись Опубліковано: 25 лютого 2025 (змінено) 2 часа назад, standov сказал: В графані в алерта є два евента, коли він перейшов зі стану "ок" в стан "не ок" і друге коли він перейшов зі стану "не понятно" в стан "ок". Тобто якщо в вас інфлукс пропускає дані (хз чого) то можлива ситуація коли алерт став в стан "не понятно" а потім повернувся в зрозумілий (може навіть ок) і ви отримали про це нотіс. Це як варіант. Upd "no data" це воно, в алерга недостатньо даних для чіткого розуміння все ок чи не ок і він про це сигналить. Там десь це можна вимкнути, але перед тим зрозуміти чого нема даних) тут э декілька моментів, які не збігаються. Даних мало лише по CPU, а по пам'яті наче норм (алєрт налаштованний на пам'ять) Хоча дашборд і них спільний В той же час, по CPU, дірок значно більше ніж "кривих" алєртів, тобто здається що то не із-за CPU. Змінено 25 лютого 2025 користувачем FOX.kissfm Посилання на коментар Поділитися на інших сайтах More sharing options...
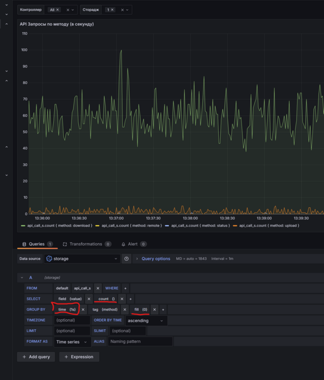
standov Опубліковано: 25 лютого 2025 Поділитись Опубліковано: 25 лютого 2025 (змінено) 27 минут назад, FOX.kissfm сказал: тут э декілька моментів, які не збігаються. якщо я правильно зрозумів ваші скріни то все досить логічно. перша точка (там де алерту не було) то алерт став перший раз в стан "не зрозуміло", тут нема про шо алертувати бо нема зміну стану зі зрозумілого в зрозуміле. вони обивда незрозумілі. перша точка, там де була нотіфікація. то стан перейшов зі стану "ок" в стан "не зрозуміло". З точки зору графани кейс стрьомний бо може так шось зламалося що нічо не працює наприклад. і він про те стучить. алерт працює саме при зміні статусу. стосовно відсутності даних я хз як ХА дані мапить в інфлюкс, можливо лише якщо вони змінюються, і відповідно вони їдуть не рівними інтервалами, а там де ЦПУ і значення значно міняються то крок виходить коротким. В запитах в інфлюксе ви маєте *майже завжди* робити GROUP BY по інтервалу часу та використовувати одну з агрегацій (mean, max, count і тп). Ви маєте зрозуміти що дані в базу можуть вліватися в базу в рендомні моменти часу і ніякого "квантування" автоматочного немає, ви маєте те робити в запиті відповідно до потреби. ось приклад як то в мене на одному графіку Змінено 25 лютого 2025 користувачем standov 2 Посилання на коментар Поділитися на інших сайтах More sharing options...
standov Опубліковано: 25 лютого 2025 Поділитись Опубліковано: 25 лютого 2025 в вас мабуть ЦПУ в цілих процентах і відповідно флуктуаціїї не часті (0-1-2-3-4) а пам'ять схоже з десятковою точкою і флуктуацій значно більше в одиницю часу. А ХА схоже сторить лише при зміні (мабуть то можна налаштувати, бо в OH налаштовується стратегія по персісту "strategy = everyChange, everyMinute, restoreOnStartup" ) 1 Посилання на коментар Поділитися на інших сайтах More sharing options...
FOX.kissfm Опубліковано: 25 лютого 2025 Поділитись Опубліковано: 25 лютого 2025 (змінено) 2 часа назад, standov сказал: якщо я правильно зрозумів ваші скріни то все досить логічно. перша точка (там де алерту не було) то алерт став перший раз в стан "не зрозуміло", тут нема про шо алертувати бо нема зміну стану зі зрозумілого в зрозуміле. вони обивда незрозумілі. перша точка, там де була нотіфікація. то стан перейшов зі стану "ок" в стан "не зрозуміло". З точки зору графани кейс стрьомний бо може так шось зламалося що нічо не працює наприклад. і він про те стучить. алерт працює саме при зміні статусу. Дуже дякую, розібрався. Віглядає дійсно як ви сказали. Віходить що той верхній лог - CPU, а нижній Memory Судячи з усього, вона все одно лупить алєрти по CPU (коли великий проміжок часу немає даних). Хоча алєрти налаштовані лише по Memory 2 часа назад, standov сказал: В запитах в інфлюксе ви маєте *майже завжди* робити GROUP BY по інтервалу часу та використовувати одну з агрегацій (mean, max, count і тп). Ви маєте зрозуміти що дані в базу можуть вліватися в базу в рендомні моменти часу і ніякого "квантування" автоматочного немає, ви маєте те робити в запиті відповідно до потреби. ось приклад як то в мене на одному графіку Дякую, зрозумів. В дашборді я добавлял це (але не до кінця розумів нащо), а от в алєрті, пропустив. В загалі гадав, що то якесь тонке налаштування для поєднання точок, і типу графана і сама добре іх поєднує, якщо ти не налаштував. Але теперь додав всюди ) Змінено 25 лютого 2025 користувачем FOX.kissfm Посилання на коментар Поділитися на інших сайтах More sharing options...
FOX.kissfm Опубліковано: 25 лютого 2025 Поділитись Опубліковано: 25 лютого 2025 перевірив дані в HASS. походу cправа не в графані. Бо в натівному інтерфейсі також тих даних немає мабуть він щось криво моніторить Посилання на коментар Поділитися на інших сайтах More sharing options...
Enot123h Опубліковано: 25 лютого 2025 Поділитись Опубліковано: 25 лютого 2025 (змінено) Трохи оффтопу. А шо є з підтримкою ЕСС щоб не дорого та не жерло електрику як бойлер ? Зараз на AMD C-70 APU але використання ZFS без ECC пам'яті трохи напрягає... Дивився в сторону hp microsever gen8, але в мене 12 HDD Змінено 25 лютого 2025 користувачем Enot123h Посилання на коментар Поділитися на інших сайтах More sharing options...
standov Опубліковано: 25 лютого 2025 Поділитись Опубліковано: 25 лютого 2025 (змінено) 47 минут назад, Enot123h сказал: Трохи оффтопу. А шо є з підтримкою ЕСС щоб не дорого та не жерло електрику як бойлер ? Зараз на AMD C-70 APU але використання ZFS без ECC пам'яті трохи напрягає... Дивився в сторону hp microsever gen8, але в мене 12 HDD Ну думаю на 12 hdd нічого окрім рекового і не буде, але воно таки буде жерти і вити. Може є сенс трьох мікросерверів ?) Мені здається що я бачив мікроаткс плату у супермікро на есс, але то не точно. Можно в якийсь самозбор погратися, але то явно не буде хотсвоп. Змінено 25 лютого 2025 користувачем standov Посилання на коментар Поділитися на інших сайтах More sharing options...
standov Опубліковано: 25 лютого 2025 Поділитись Опубліковано: 25 лютого 2025 (змінено) Ще як варіант, з серії з гімна та палок, пошукати раід на 2 sas порти позаду та лоу-профіл, поставити його в мікросервер, докупути 2 якісь рендомні корзини та косічкі sas - 4sata. Воно буде страшне, не факт що виіде зате дешево і мінімально-можливе споживання. ) servak.com.ua/ua/komplektujuschie-k-serveram/kontrollery/raid-kontroller-lsi-9207-8e.html?gclid=Cj0KCQiA8fW9BhC8ARIsACwHqYrHwIQMVAH0d_vqpw0wFl77eCFfydNgrsUP2rPev7GqTBp3ZkP82XwaAimtEALw_wcB Змінено 25 лютого 2025 користувачем standov Посилання на коментар Поділитися на інших сайтах More sharing options...
mib Опубліковано: 25 лютого 2025 Автор Поділитись Опубліковано: 25 лютого 2025 2 часа назад, Enot123h сказал: але в мене 12 HDD ого, даже страшно спрашивать какого они объема но спрошу а так может что то в таком варианте доколхозить Посилання на коментар Поділитися на інших сайтах More sharing options...
Enot123h Опубліковано: 26 лютого 2025 Поділитись Опубліковано: 26 лютого 2025 (змінено) 10 часов назад, mib сказал: ого, даже страшно спрашивать какого они объема но спрошу Остатки от апгрейда ноутов на ссд и разный старый хлам, от 0,32 до 4 ТБ, большинство с бэдами, но в зеркале не страшно, для сильно уставших тройное зеркалирование. Такая помиральная яма для подуставших дисков, добиваю и на магнитики. Около 6 Тб полезный объем сейчас. МикроАТХ материнка с впаяным процом + Dell H200 IT Mode SATA / SAS Работает на truenas, HA там есть, но пока не ставил. Вот корзинку для 2,5'' прикупил, чтоб на дне корпуса не валялись Змінено 26 лютого 2025 користувачем Enot123h 1 Посилання на коментар Поділитися на інших сайтах More sharing options...
TaurosRMK Опубліковано: 26 лютого 2025 Поділитись Опубліковано: 26 лютого 2025 Панове, а підкажіть, бомж варіант з використанням зовнішнього HDD підійде чисто для зберігання фото/видео зі смартфонів? Більшого не треба. І як це переобладнати під скажемо так медіа-сервер, чи як це правильно назвати. Є міні ПК на N100/8GB/256GB nvme на якому стоїть тільки HAOS, відповідно тих ресурсів для самого HAOS з великим запасом. Бачу всі бавляться в Proxmox, напевно тоже спробую. Тоді туди стане і HAOS, і щось для роботи з дисками, що буде виконувати функцію медіа-сервера, вірно? Доступ буде тільки з локальної мережі, чи з будь якого місця? А ще часто згадується база даних і графана, яка користь від цього? Типу дивитися красиві графіки дворічної давності, щось таке? В мене немає багато розумних девайсів чи якихось складних автоматизацій, тому не можу зрозуміти чи потрібно воно мені, тобто чи буде якась користь від цього, якщо я це встановлю? Посилання на коментар Поділитися на інших сайтах More sharing options...
TaurosRMK Опубліковано: 26 лютого 2025 Поділитись Опубліковано: 26 лютого 2025 Доречі, чи можна звичайний ПК використати в якості NAS серверу, якщо так можна сказати? ПК робочий і умовно 80% часу зранку до ночі він увімкнений або йде в сон. На ньому є SSD nvme 500GB як основний диск якого з головою висчатає під робочі файли и ПЗ, є ще 1TB 3.5" HDD під зберігання, також є ще місце під 1х 3.5" HDD та декілька місць під 2.5" HDD/SSD. Для початку того що є на 1TB вистачить, а дальше можна додавати при потребі. Тільки не знаю чи можна так зробити, щоб ПК коли не використовується йшов в "сон", але диски були доступні. В теорії робочий варіант чи ні? Ціль проста, про яку вище згадував - зберігання фото/видео зі смартфонів. Посилання на коментар Поділитися на інших сайтах More sharing options...
beavis Опубліковано: 26 лютого 2025 Поділитись Опубліковано: 26 лютого 2025 45 хвилин тому, TaurosRMK сказав: Панове, а підкажіть, бомж варіант з використанням зовнішнього HDD підійде чисто для зберігання фото/видео зі смартфонів? Більшого не треба. Я собі для тесту взяв 100 гб на гугл диску (450 грн за рік), створив папку на диску чисто для мобу і закинув ярлик на моб. Тому якщо Вам зберігати не дуже багато - то можете таке спробувати для початку. Посилання на коментар Поділитися на інших сайтах More sharing options...
mib Опубліковано: 26 лютого 2025 Автор Поділитись Опубліковано: 26 лютого 2025 1 час назад, TaurosRMK сказал: Панове, а підкажіть, бомж варіант з використанням зовнішнього HDD підійде чисто для зберігання фото/видео зі смартфонів? Більшого не треба. У меня стоит проксмокс на n100 16/512 Все ВМ и LXC на диске 512 В нем стоит VM с HA Дальше VM с гордым названием NAS в нее проброшен usb в который подключен USB диск на 6тб если точнее их 2 На этой VM поднята samba тоесть диск доступен для всех по сети Дальше набор lxc контейнеров plex sonarr radarr transmission им всем доступны эти usb диски они туда качают контент и раздают его на телики Потом lxc с immich ему тоже доступен этот usb диск это такой локалтный гугл фото с ним синхронизируется телефон Ну и дальше там некстклауд примерно с той же задачей тайм машин и тд и тп 2 Посилання на коментар Поділитися на інших сайтах More sharing options...
mib Опубліковано: 26 лютого 2025 Автор Поділитись Опубліковано: 26 лютого 2025 2 часа назад, Enot123h сказал: Вот корзинку для 2,5'' прикупил, чтоб на дне корпуса не валялись Ну вот как по мне ваш путь это какой то самосбор, если конечно есть место где это ставить, у меня 2 мини пс и к кпждому подключено по 2 юсб диска, но я не использую зеркал и синхронизирую важное между дисками через rsync 1 Посилання на коментар Поділитися на інших сайтах More sharing options...
FOX.kissfm Опубліковано: 26 лютого 2025 Поділитись Опубліковано: 26 лютого 2025 (змінено) В 06.01.2025 в 14:53, standov сказал: там скоріше проблема не розмірі а в тому що це скоріш за все шось типу emmc, і коли по почнете на нього активно писати чимость типу influx то це буде дуже боляче і помре швидко. Ви якось писали що у вас були проблеми з ssd. Я от задумався... то є в принцепі проблема постійного запису від датчиків на SSD і треба виносити БД на HDD. чи то окремий випадок? Чи потрібно переживати що Influx на NVMe стоїть? Змінено 26 лютого 2025 користувачем FOX.kissfm Посилання на коментар Поділитися на інших сайтах More sharing options...
standov Опубліковано: 26 лютого 2025 Поділитись Опубліковано: 26 лютого 2025 11 минут назад, FOX.kissfm сказал: Ви якось писали що у вас були проблеми з ssd. Я от задумався... то є в принцепі проблема постійного запису від датчиків на SSD і треба виносити БД на HDD. чи то окремий випадок? Чи потрібно переживати що Influx на NVMe стоїть? ні, я писав про emmc (часто розпаюють на всяких малих, в мене на NUC вона), це не ssd це ближче до флешок, там ресурс мізерний. Про ssd нормальним особливо нема проблем вже, єдине що бажано брати щось на TLC а не QLC. Що можу порадити з серії недорогих але "правильних" WD Red SN700/SA500. Навпаки вже точно не треба в 2025 купляти не ссд під системний ) 1 Посилання на коментар Поділитися на інших сайтах More sharing options...
FOX.kissfm Опубліковано: 26 лютого 2025 Поділитись Опубліковано: 26 лютого 2025 11 минут назад, standov сказал: ні, я писав про emmc (часто розпаюють на всяких малих, в мене на NUC вона), це не ssd це ближче до флешок, там ресурс мізерний. Ага, зрозумів. 11 минут назад, standov сказал: Про ssd нормальним особливо нема проблем вже, єдине що бажано брати щось на TLC а не QLC. Що можу порадити з серії недорогих але "правильних" WD Red SN700/SA500. Я більше поціновувач самсунга, але дякую за наводку. 12 минут назад, standov сказал: Навпаки вже точно не треба в 2025 купляти не ссд під системний ) ну з боку звучайного пк, тут зрозуміло... а от коли збираєшь сервак на міні ПК, то там поділити вже не вийде, типу систему на NVMe, а БД на HDD. Тому мене і непокоїть це питання. Там в середені лише один NVMe, і як він буде себе почувати від роботи Influx. Але ваша выдповідь зрозуміла - дригатись не варто, все працює норм. 👍 Скільки ви зберігаєте статистичні дані? Хочу зрозуміти якого об'єму диска хватає на рік наприклад. Бо я скільби бачу конфігів - то всі ставлять параметр purge_keep_days: 7 auto_purge: true Тобто дані більше семи днів не зберігають чомусь. Посилання на коментар Поділитися на інших сайтах More sharing options...
standov Опубліковано: 26 лютого 2025 Поділитись Опубліковано: 26 лютого 2025 (змінено) 19 минут назад, FOX.kissfm сказал: Я більше поціновувач самсунга, але дякую за наводку. ну в самсунгу по пам'яті TLC це 860evo, і він буде значно дорожче за вд ред (так, він буде мати більшу лінійну швидкість але для "сервера" воно не актуально) а сучасні бюджетки в них QLC. Це не прям так шоб принципово, особливо в домашніх сценаріях, але якщо є можливість придбати TLC то це варто зробити. 19 минут назад, FOX.kissfm сказал: а БД на HDD. Тому мене і непокоїть це питання. Там в середені лише один NVMe, і як він буде себе почувати від роботи Influx. не треба БД на HDD, ця історія була актуальна 10 років тому на маленьких ссд де були відповідно малі ресурси запису, на умовному 1тб ссд TLC ресурсу запису для інфлюкса в домашньому використанні вистачить на 100 років. ВД ред 1тб має ресурс 600тб, ви ніколи не нагенерите інфлюксом стільки даних від будинку. 19 минут назад, FOX.kissfm сказал: Скільки ви зберігаєте статистичні дані? Хочу зрозуміти якого об'єму диска хватає на рік наприклад. я зараз зберігаю 2 роки, колись зберігав взагалі без обмежень але як перейшов на проксмокс то обмежив на 2 роки. Але в мене в ОХ в інфлюкс льється не все підряд а десь мабуть сотня метрік, більшість з них з полісі (1 хвилина + при змінах), використано диска показує біля 4г, але там 1г на ось бо там на дебіані контейнер. 2 роки як на мене зручно дивитися "що було минулою зимою", теоретично 1 рік теж можна але тоді не вийде подивитися 2 зими "повністю". АПД це за 1 рік, бо в мене рік тому полетів китайський контрафактний ссд ) Змінено 26 лютого 2025 користувачем standov 1 Посилання на коментар Поділитися на інших сайтах More sharing options...
Рекомендовані повідомлення
Створіть акаунт або увійдіть у нього для коментування
Ви маєте бути користувачем, щоб залишити коментар
Створити акаунт
Зареєструйтеся для отримання акаунта. Це просто!
Зареєструвати акаунтУвійти
Вже зареєстровані? Увійдіть тут.
Увійти зараз