yur43 Опубліковано: 22 липня 2024 Автор Поділитись Опубліковано: 22 липня 2024 6 хвилин тому, volomoto сказав: А що було в BMS Charge? Forbidden Посилання на коментар Поділитися на інших сайтах More sharing options...
mib Опубліковано: 22 липня 2024 Поділитись Опубліковано: 22 липня 2024 16 минут назад, ЯД сказал: Апд. Мне реально интересно, может я не прав. Но я вижу как работает в живом мире и оно как по мне не совпадает с описанием, что бмс говорит про ток... Ну вот у меня сейчас тоже такое поведение, но интересно на будущее Учитывая что сегодня соседу отдал деньги на заказ с алибабы дея 12квт плюс акб 15квт пока плюсы общения акб и инвертора для меня в настройке процентов разряда акб при наличии сети, потому как сейчас я сам либо выключаю лишнее либо включаю сеть для заряда В остальном мне пока тоже не понятно 1 Посилання на коментар Поділитися на інших сайтах More sharing options...
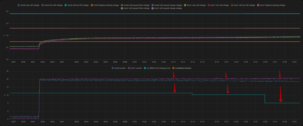
Dmode Опубліковано: 22 липня 2024 Поділитись Опубліковано: 22 липня 2024 (змінено) 1 годину тому, yur43 сказав: тут ліміт заряду стояв 9А, там де BMS Limit Charge Ось моя поточна ситуація. В Люкса дійсно є в інтеграції параметр обмеження БМС по струму "Lux BMS Limit Charge (Live)", і його показник зменьшується по мірі заряду. Але Люкс на нього не звертає ніякої уваги, бо весь цей час заряд іде на 40А (дві БМС по близько 20А). Вірогідно через це і відбувається не плавний підхід до SOC100% Voltage, а мав би плавно слідувати командам бмс... Змінено 22 липня 2024 користувачем Dmode 1 Посилання на коментар Поділитися на інших сайтах More sharing options...
yur43 Опубліковано: 23 липня 2024 Автор Поділитись Опубліковано: 23 липня 2024 6 годин тому, Dmode сказав: Ось моя поточна ситуація. В Люкса дійсно є в інтеграції параметр обмеження БМС по струму "Lux BMS Limit Charge (Live)", і його показник зменьшується по мірі заряду. Але Люкс на нього не звертає ніякої уваги, бо весь цей час заряд іде на 40А (дві БМС по близько 20А). Вірогідно через це і відбувається не плавний підхід до SOC100% Voltage, а мав би плавно слідувати командам бмс... 1. В Люксі параметри з позначкою БМС занижені в 10 разів, 50/50 що то помилка інтеграції. 2. Люкс слухається рекомендацій БМС по ліміту струму. 3. Там всього 4 сходинки рекомендацій, цього мало для плавного підходу до стану насичення. Треба в налаштуваннях люкса ще поставити правильну напругу заряду, для 3,45в це 55,2в на шині. 1 Посилання на коментар Поділитися на інших сайтах More sharing options...
Dmode Опубліковано: 23 липня 2024 Поділитись Опубліковано: 23 липня 2024 (змінено) 17 хвилин тому, yur43 сказав: Треба в налаштуваннях люкса ще поставити правильну напругу заряду, для 3,45в це 55,2в на шині. Так Люкс незалежно від своїх налаштувань мав би слідувати налаштуванням BMS, а саме RCV*16, головне щоб в Люксі меньше не було. І можливо варто налаштувати в бмс, щоб RCV був максимально близький до SOC100, але був максимально далекий від захисту перенапруги OVP. Змінено 23 липня 2024 користувачем Dmode 1 Посилання на коментар Поділитися на інших сайтах More sharing options...
blacktigra Опубліковано: 23 липня 2024 Поділитись Опубліковано: 23 липня 2024 (змінено) Допоможіть будь ласка зрозуміти чому це падло продовжує споживати з мережі, при тому що батарея достатньо заряджена. Спойлер Ось такі налаштування зараз: Змінено 23 липня 2024 користувачем blacktigra Посилання на коментар Поділитися на інших сайтах More sharing options...
yur43 Опубліковано: 23 липня 2024 Автор Поділитись Опубліковано: 23 липня 2024 20 хвилин тому, blacktigra сказав: Допоможіть будь ласка зрозуміти чому це падло продовжує споживати з мережі, при тому що батарея достатньо заряджена. Ось такі налаштування зараз: поставити по SOC 1 Посилання на коментар Поділитися на інших сайтах More sharing options...
yur43 Опубліковано: 23 липня 2024 Автор Поділитись Опубліковано: 23 липня 2024 оновив прошивку БМС до останньої, подивимось.. www.jkbms.net/download_pc тут шось про Люкс, але не можу скачати почитати 1 Посилання на коментар Поділитися на інших сайтах More sharing options...
yur43 Опубліковано: 23 липня 2024 Автор Поділитись Опубліковано: 23 липня 2024 (змінено) все таки проблема є diysolarforum.com/threads/jk-inverter-bms-and-voltronic-phocos-inverter-communication.84800/ diysolarforum.com/threads/jk-bms-can-bus-comms-now-possible-for-inverters-that-support-goodwe-and-pylontech-batteries.48963/page-34 Змінено 23 липня 2024 користувачем yur43 1 Посилання на коментар Поділитися на інших сайтах More sharing options...
Dmytro Kokhna Опубліковано: 23 липня 2024 Поділитись Опубліковано: 23 липня 2024 (змінено) 2 години тому, yur43 сказав: все таки проблема є diysolarforum.com/threads/jk-inverter-bms-and-voltronic-phocos-inverter-communication.84800/ diysolarforum.com/threads/jk-bms-can-bus-comms-now-possible-for-inverters-that-support-goodwe-and-pylontech-batteries.48963/page-34 Так, є про це також пишуть тут diysolarforum.com/threads/anybody-tried-new-jk-bms-with-inverter-communication-support.68964/page-16 Також поставив V15.23 нічого не змінилось в комунікації з люксом Змінено 23 липня 2024 користувачем Dmytro Kokhna 1 Посилання на коментар Поділитися на інших сайтах More sharing options...
JoraBC Опубліковано: 24 липня 2024 Поділитись Опубліковано: 24 липня 2024 14 годин тому, blacktigra сказав: Допоможіть будь ласка зрозуміти чому це падло продовжує споживати з мережі, при тому що батарея достатньо заряджена. Приховати вміст Ось такі налаштування зараз: Попробуй в Hybrid Setting постав PV+AC - Disable, воно не предсказуємо працює з підмішуванням , по собі замічав, постійно щось жрало з мережі і "підпирало" навантаження хотя акум був заряджений. Вимкнув, нічого в роботі не помінялося тільки на вході струм пропав. 1 Посилання на коментар Поділитися на інших сайтах More sharing options...
dnk_sergey Опубліковано: 24 липня 2024 Поділитись Опубліковано: 24 липня 2024 В 18.07.2024 в 11:25, Garret сказал: Ось тут наче як в наявності на 6кВт, новий, ще й дешевше: ecodrive.in.ua/gibridniy-invertor-luxpower-sna6000-wpv-48-v-6000-vt-100-a-bezperebiynik-ups-dbzh/ Так, вчора в них буди в наявності, хоча навіть це- дорого, їх оптова ціна була близько 600$ Посилання на коментар Поділитися на інших сайтах More sharing options...
blacktigra Опубліковано: 24 липня 2024 Поділитись Опубліковано: 24 липня 2024 (змінено) 2 часа назад, JoraBC сказал: Попробуй в Hybrid Setting постав PV+AC - Disable, воно не предсказуємо працює з підмішуванням , по собі замічав, постійно щось жрало з мережі і "підпирало" навантаження хотя акум був заряджений. Вимкнув, нічого в роботі не помінялося тільки на вході струм пропав. Якщо вимкнути PV&AC Take Load Jointly то сонце тоді лише акб заряджає. 16 часов назад, yur43 сказал: поставити по SOC Наче спрацювало, дякую. Ще б знати кореляцію між рівнем SOC та напругою, було б чудово. Дивно чому по вольтажу не працює. Змінено 24 липня 2024 користувачем blacktigra 1 Посилання на коментар Поділитися на інших сайтах More sharing options...
volomoto Опубліковано: 24 липня 2024 Поділитись Опубліковано: 24 липня 2024 15 хвилин тому, blacktigra сказав: Ще б знати кореляцію між рівнем SOC та напругою, було б чудово. Якщо це LFP, то її нема. 1 Посилання на коментар Поділитися на інших сайтах More sharing options...
blacktigra Опубліковано: 24 липня 2024 Поділитись Опубліковано: 24 липня 2024 2 минуты назад, volomoto сказал: Якщо це LFP, то її нема. Це я розумію. В налаштуваннях інвертора вказано що стоїть свинцево-кислотна АКБ, і він якось SOC визначає на основі напруги, а не розраховує. Типу якась вшита таблиця із значеннями. Посилання на коментар Поділитися на інших сайтах More sharing options...
yur43 Опубліковано: 24 липня 2024 Автор Поділитись Опубліковано: 24 липня 2024 якась кнопка зявилась на генератор Посилання на коментар Поділитися на інших сайтах More sharing options...
blacktigra Опубліковано: 24 липня 2024 Поділитись Опубліковано: 24 липня 2024 6 минут назад, yur43 сказал: якась кнопка зявилась на генератор а англійською як воно звучить? Посилання на коментар Поділитися на інших сайтах More sharing options...
yur43 Опубліковано: 24 липня 2024 Автор Поділитись Опубліковано: 24 липня 2024 2 хвилини тому, blacktigra сказав: а англійською як воно звучить? 2 Посилання на коментар Поділитися на інших сайтах More sharing options...
blacktigra Опубліковано: 24 липня 2024 Поділитись Опубліковано: 24 липня 2024 (змінено) Дякую. Я думав там буде щось накшталт "Obmezhennya pikovogo spojivannya z generatoru". Змінено 24 липня 2024 користувачем blacktigra 1 3 Посилання на коментар Поділитися на інших сайтах More sharing options...
volomoto Опубліковано: 24 липня 2024 Поділитись Опубліковано: 24 липня 2024 26 хвилин тому, blacktigra сказав: В налаштуваннях інвертора вказано що стоїть свинцево-кислотна АКБ, і він якось SOC визначає на основі напруги, а не розраховує. Типу якась вшита таблиця із значеннями. А фіг його знає, що він там має вшито і як він щось розраховує. Для свинцю там точно вшита таблиця, але вона, очевидно, не годиться для ліфера і її не можна змінити. Якщо ціль – мати точне значення SoC, то значить треба мати інструмент, який точно це міряє. Посилання на коментар Поділитися на інших сайтах More sharing options...
blacktigra Опубліковано: 24 липня 2024 Поділитись Опубліковано: 24 липня 2024 1 минуту назад, volomoto сказал: Якщо ціль – мати точне значення SoC, то значить треба мати інструмент, який точно це міряє. Струмент то є, тільки маю сумніви що якось можна згодувати його покази люксу. Посилання на коментар Поділитися на інших сайтах More sharing options...
volomoto Опубліковано: 24 липня 2024 Поділитись Опубліковано: 24 липня 2024 1 хвилину тому, blacktigra сказав: Струмент то є, тільки маю сумніви що якось можна згодувати його покази люксу. По CAN йому можна згодувати будь-що 1 Посилання на коментар Поділитися на інших сайтах More sharing options...
Dmode Опубліковано: 24 липня 2024 Поділитись Опубліковано: 24 липня 2024 5 хвилин тому, blacktigra сказав: а англійською як воно звучить? 1 Посилання на коментар Поділитися на інших сайтах More sharing options...
blacktigra Опубліковано: 24 липня 2024 Поділитись Опубліковано: 24 липня 2024 Только что, Dmode сказал: О, це вже на щось натякає. Залишається розгадати яку логіку виробник вклав в це налаштування. Посилання на коментар Поділитися на інших сайтах More sharing options...
volomoto Опубліковано: 24 липня 2024 Поділитись Опубліковано: 24 липня 2024 (змінено) 1 хвилину тому, blacktigra сказав: О, це вже на щось натякає. Залишається розгадати яку логіку виробник вклав в це налаштування. Якщо навантаження перевищує Max. Generator Input Power, то інвертор буде підмішувати з батареї нестачу. Змінено 24 липня 2024 користувачем volomoto 1 1 Посилання на коментар Поділитися на інших сайтах More sharing options...
Рекомендовані повідомлення
Створіть акаунт або увійдіть у нього для коментування
Ви маєте бути користувачем, щоб залишити коментар
Створити акаунт
Зареєструйтеся для отримання акаунта. Це просто!
Зареєструвати акаунтУвійти
Вже зареєстровані? Увійдіть тут.
Увійти зараз