standov Опубліковано: 4 вересня 2024 Поділитись Опубліковано: 4 вересня 2024 Только что, sanyas15 сказал: Ноут збирає постійно всю інформацію і логи, потім можна подивитися будь-які графіки та таблиці за будь-який час. імхо ноут для такої простої задачі то перебор, але якщо в вас є зайвий і вас влаштовує то звичайно чого-б не. 1 минуту назад, sanyas15 сказал: Я не дружу з таким, ноут доступніше. там все просто, покроковий на 5 кроків мануал з картинками для нормальних людей а не пограмістів ) головне на олкс купити разбері Посилання на коментар Поділитися на інших сайтах More sharing options...
sanyas15 Опубліковано: 4 вересня 2024 Автор Поділитись Опубліковано: 4 вересня 2024 3 хвилини тому, standov сказав: ноут для такої простої задачі то перебор 3 хвилини тому, standov сказав: головне на олкс купити разбері Дешевше вийде? Я ноут купив за 1000 грн. Посилання на коментар Поділитися на інших сайтах More sharing options...
standov Опубліковано: 4 вересня 2024 Поділитись Опубліковано: 4 вересня 2024 1 минуту назад, sanyas15 сказал: Дешевше вийде? Я ноут купив за 1000 грн. мабуть не, але від того це не стає меньшим перебором) знову таки я-ж вас не від чого не відмовляю, якщо вас все влаштовує, просто розказав яка є спеціалізована альтернатива (доречи там ліцензія щось типу 50 евро, тож явно не буде дешевше) Посилання на коментар Поділитися на інших сайтах More sharing options...
Фрай Опубліковано: 4 вересня 2024 Поділитись Опубліковано: 4 вересня 2024 34 хвилини тому, Фрай сказав: Якась шняга вилізла! після встановлення ДессМонітору у мене виявилось два девайси. така ж хня і на SmartESS, тобто два девайси тобто співпали паролі? І як тепер бути? Підозрюю, що це і є причиною того, що заглючив WatchPower, бо після того як я його видалив на ДессМоніторі у WatchPower зʼявились цифри не мого девайсу, але графік показує мій і профіль також мій. Цо то є? Шановні, пліз, у вас є якісь думки на ситуацію? в звʼязку з тим, що на WatchPower зʼявився другий девайс припускаю, що то і є якийсь конфлікт у прозі, але як він там міг зʼявитись, невже так співпали паролі? Посилання на коментар Поділитися на інших сайтах More sharing options...
standov Опубліковано: 4 вересня 2024 Поділитись Опубліковано: 4 вересня 2024 2 минуты назад, Фрай сказал: що то і є якийсь конфлікт у прозі, але як він там міг зʼявитись, невже так співпали паролі? вайфай модуль не оновлювали? (ну раптом) ПС в мене всюди один показує але вотчпавар дані показує трохи застарілі Посилання на коментар Поділитися на інших сайтах More sharing options...
sanyas15 Опубліковано: 4 вересня 2024 Автор Поділитись Опубліковано: 4 вересня 2024 28 хвилин тому, standov сказав: там ліцензія щось типу 50 евро, тож явно не буде дешевше Не зрозумів - яка ліцензія? Я ні за що не платив! Посилання на коментар Поділитися на інших сайтах More sharing options...
standov Опубліковано: 4 вересня 2024 Поділитись Опубліковано: 4 вересня 2024 12 минут назад, sanyas15 сказал: Не зрозумів - яка ліцензія? Я ні за що не платив! це про SA Посилання на коментар Поділитися на інших сайтах More sharing options...
outdoor24 Опубліковано: 4 вересня 2024 Поділитись Опубліковано: 4 вересня 2024 1 годину тому, standov сказав: можна ще його запитати через dc|dc напряму від батареї щоб інвертор не ганяти, в мене так разбері запитано А можна «на пальцях» що куди вставляти? Посилання на коментар Поділитися на інших сайтах More sharing options...
Фрай Опубліковано: 4 вересня 2024 Поділитись Опубліковано: 4 вересня 2024 1 годину тому, standov сказав: вайфай модуль не оновлювали? (ну раптом) Я так точно ні, віддалено перевіряв журнал сервісник, але він каже, що також нічого не робив і не міняв, все нормально працює. 1 годину тому, standov сказав: ПС в мене всюди один показує але вотчпавар дані показує трохи застарілі І він, і Дессмонітор і SmartESS показують із запізненням на одну годину. Посилання на коментар Поділитися на інших сайтах More sharing options...
standov Опубліковано: 4 вересня 2024 Поділитись Опубліковано: 4 вересня 2024 (змінено) 6 часов назад, outdoor24 сказал: А можна «на пальцях» що куди вставляти? Ем, ну берете купуєте dc/dc перетворювач в якого на вході наприклад до 72в а на виході потрібна напруга, ось приклад на 5в, в мене такий тільки меньше потужність ну і дкшевше відповідно meanwell.kiev.ua/ua/p654525045-rsd-30l-blok.html. явзагалі того добра на алі валом, але я довіряю лише meanwell з китайського, тож купую/рекомендую саме його. Чипляєте на клеми АКБ і отримуєте потрібну напругу для живлення якоїсь техніки напряму від батвреї, я єдине що раджу то через автомат пустити для зручності вимикання ну і безпеки додаткової, зручно це робити якщо батарея комутована через клемнік, в мене отак (тонкі проводи то на dc/dc). В результаті отримуємо живлення для контролера яке не залежить від інчертора, це зручно для того самого sa, бо дозволяє наприклад моніторити помилки інвертора, ну і плюс на копвйчину меньші втрати, бо ефективність dc/dc значно вище за dc/ac+ac/dc Змінено 4 вересня 2024 користувачем standov 2 1 Посилання на коментар Поділитися на інших сайтах More sharing options...
sanyas15 Опубліковано: 5 вересня 2024 Автор Поділитись Опубліковано: 5 вересня 2024 22 години тому, Фрай сказав: в звʼязку з тим, що на WatchPower зʼявився другий девайс У мене так бувало в програмі MultiSIBControl, коли перепідключав кабель. Просто видаліть другий інвертор в програмі і все буде працювати належним чином. Посилання на коментар Поділитися на інших сайтах More sharing options...
Фрай Опубліковано: 5 вересня 2024 Поділитись Опубліковано: 5 вересня 2024 (змінено) Нічого не буде! я видалив у ДессМоніторі, у вачповері чомусь змінилася картинка замість но дейт пише дані не мого девайсу, при цьому профіль мій, діаграма моя, а середня частина ніхт. Та це все одно фігня, бо до ранку другий девайс зʼявився знову сервісники пишуть Цитата Добрый день, у клиентов по Deye подобные проблемы. Видимо что-то с серверами, пока ищем проблему. Змінено 5 вересня 2024 користувачем Фрай Посилання на коментар Поділитися на інших сайтах More sharing options...
Фрай Опубліковано: 8 вересня 2024 Поділитись Опубліковано: 8 вересня 2024 Забув сказати, що все ок. я спробував знову видалити другий девайс і на другий день у мене все запрацювало, ура! )))) Але виявилось як у тому анекдоті: — Помню, как-то забрёл я в глубокую чащу — вдруг нападает медведь, а в руках у меня только палка. Я её поднимаю, как ружьё, кричу: «Бах!» — и медведь падает замертво. — Святой отец, так это, наверное, тоже Божий дар? — Да нет. Просто за мной стоял охотник с настоящим ружьём. Як виявилось, то мій сервісник попрацював. 1 Посилання на коментар Поділитися на інших сайтах More sharing options...
Фрай Опубліковано: 29 жовтня 2024 Поділитись Опубліковано: 29 жовтня 2024 Цитата Gitan сказал: Доречі, зараз шалений попит на монтажників соняшних станцій. У Дениса Сливки черга на рік розписана. Це у всіх так. Ще на початку червня докупив батарейку, шафку під блок зварив підставку, зробив тумбу і набрав своїх інсталяторів аби встановили - кажуть не раніше жовтня. Ось нарешті дочекався, сьогодні встановили, даремно переймався, батарейка сама набрала повний заряд. Посилання на коментар Поділитися на інших сайтах More sharing options...
standov Опубліковано: 29 жовтня 2024 Поділитись Опубліковано: 29 жовтня 2024 6 минут назад, Фрай сказал: кажуть не раніше жовтня. мені хлопці сказали "не переймайся, до зими тобі поставимо", сказали десь у серпні Посилання на коментар Поділитися на інших сайтах More sharing options...
Фрай Опубліковано: 30 жовтня 2024 Поділитись Опубліковано: 30 жовтня 2024 У моїх уже на слідуючий рік розписано. Посилання на коментар Поділитися на інших сайтах More sharing options...
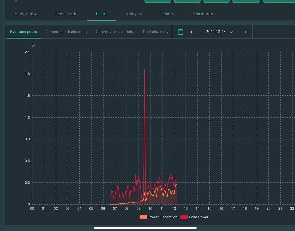
sanyas15 Опубліковано: 12 грудня 2024 Автор Поділитись Опубліковано: 12 грудня 2024 (змінено) Хочу запитати, як у кого працює зараз МППТ при такій погоді? Опишу свою ситуацію. В мене два стрінга по 9 панелей 575Вт схід/захід приблизно 30 градусів до горизонту. Коли немає сонечка, напруга обох стрінгів зупиняється на 90в і потужність 20-40Вт з одного. Методом зміни приорітету живлення SUB на SBU (десь після 10-ї години ранку) таке враження, що МППТ просинається: напруга відразу підіймається до 360-380в і потужність з панелей вже 150-200Вт з кожного стрінга. Чотири дні назад я об'єднав стрінги в паралель. Тепер зранку при тій же напрузі 90в потужність вже 130-160Вт, а при зміні пріоритету також 370-390в та 400-500Вт. В телеграм-каналі порадили обновити прошивку, в якій "поріг стопору МППТ в 90в подолано". Ще собі не оновлював. Змінено 12 грудня 2024 користувачем sanyas15 На скріні видно момент переключення режимів роботи інвертора Посилання на коментар Поділитися на інших сайтах More sharing options...
standov Опубліковано: 16 грудня 2024 Поділитись Опубліковано: 16 грудня 2024 В 30.10.2024 в 00:38, standov сказал: мені хлопці сказали "не переймайся, до зими тобі поставимо", сказали десь у серпні ніхто звісно нічого не поставив(с) Посилання на коментар Поділитися на інших сайтах More sharing options...
sanyas15 Опубліковано: 28 грудня 2024 Автор Поділитись Опубліковано: 28 грудня 2024 12.12.2024 в 10:30, sanyas15 сказав: як у кого працює зараз МППТ при такій погоді? То у всіх все в порядку? Інвертор працює, як потрібно? Подивитися б ваші скріни цікаво... Посилання на коментар Поділитися на інших сайтах More sharing options...
Фрай Опубліковано: 28 грудня 2024 Поділитись Опубліковано: 28 грудня 2024 (змінено) Я б вам показав, але це треба знову комп чіпляти до інвертора, що мені непотрібно, вистачає ВачПоверу і Дессмонітора. а там станом на зараз тільки таке сонця немає зовсім, панелі на південь, 3.2 кВт, режим SUB Змінено 28 грудня 2024 користувачем Фрай Посилання на коментар Поділитися на інших сайтах More sharing options...
standov Опубліковано: 28 грудня 2024 Поділитись Опубліковано: 28 грудня 2024 9 часов назад, sanyas15 сказал: То у всіх все в порядку? Інвертор працює, як потрібно? Подивитися б ваші скріни цікаво... 6 панелей 550 на південь-південь-захід Посилання на коментар Поділитися на інших сайтах More sharing options...
sanyas15 Опубліковано: 30 грудня 2024 Автор Поділитись Опубліковано: 30 грудня 2024 Дякую за відповіді, але цікавить не сам процес роботи інвертора в цілому, а саме його поведінка зранку. 12.12.2024 в 10:30, sanyas15 сказав: Коли немає сонечка, напруга обох стрінгів зупиняється на 90в Посилання на коментар Поділитися на інших сайтах More sharing options...
standov Опубліковано: 2 січня 2025 Поділитись Опубліковано: 2 січня 2025 В 30.12.2024 в 10:54, sanyas15 сказал: напруга обох стрінгів зупиняється на 90в нема такого в мене (кінг2-5) (отой зуб в центрі то інвертор завис) Посилання на коментар Поділитися на інших сайтах More sharing options...
standov Опубліковано: 2 січня 2025 Поділитись Опубліковано: 2 січня 2025 дуже похмурий день Посилання на коментар Поділитися на інших сайтах More sharing options...
sanyas15 Опубліковано: 2 січня 2025 Автор Поділитись Опубліковано: 2 січня 2025 1 годину тому, standov сказав: нема такого в мене У Вас теж Аксіома? Яка саме модель? Посилання на коментар Поділитися на інших сайтах More sharing options...
Рекомендовані повідомлення
Створіть акаунт або увійдіть у нього для коментування
Ви маєте бути користувачем, щоб залишити коментар
Створити акаунт
Зареєструйтеся для отримання акаунта. Це просто!
Зареєструвати акаунтУвійти
Вже зареєстровані? Увійдіть тут.
Увійти зараз