Vikctor Опубліковано: 6 квітня 2025 Поділитись Опубліковано: 6 квітня 2025 16 часов назад, professori сказал: С принудительным охлаждением? Не знаю даже. У меня десятка 99% времени молчит. Иногда вентиляторы на 1-2 минуты включаются и это при генерации 6+кВ. Думал быстро нагреет подвальное помещение, а хрен там) Не нагревается совсем. Сброс в настройки по умолчанию позволяет убрать все вероятные косяки. Тем более что занимает несколько минут вместе с повторной настройкой инвертора. 7 панелей. 210-220В. За тучку зашло. 100-130В. За тёмную тучку зашло 70-80В, практически на срыве генерации. Панелей должно быть под оптимум (для 6кВ Deye это 370В). Моя 10-ка помітно гріє котельню. Взимку це навіть приємно, але думаю влітку туди буде не дуже приємно заходити. І під час генерації (теж десь біля 6кВт на максимумі) кулери майже постійно працюють - частіше на низких обертах але періодично на хвилину-дві "взлітають." А "мовчить" інвертор при автономній работі без заряджання акб та генерації, або при малий генерації десь до 1кВт. 1 Посилання на коментар Поділитися на інших сайтах More sharing options...
Vikctor Опубліковано: 6 квітня 2025 Поділитись Опубліковано: 6 квітня 2025 16 часов назад, professori сказал: 7 панелей. 210-220В. За тучку зашло. 100-130В. За тёмную тучку зашло 70-80В Не знаю як у вас це виходить. В мене напруга полів майже стала величина - 370-380В взимку, та 330-350В наразі. Змінна - сила струму. 2 Посилання на коментар Поділитися на інших сайтах More sharing options...
Vikctor Опубліковано: 6 квітня 2025 Поділитись Опубліковано: 6 квітня 2025 5 часов назад, razzil сказал: А дея сама переводить годинник? Питаю, бо у мене логеру заборонений вихід в інтернет, і годинник не перевівся, трохи погрів бойлер з батареї. Так. Здивувався тиждень тому, що перевівся. Бо годинник мого інвертору досьть сильно відстає по часу - десь на хвилину за кілька днів. Коли на пару тижнів забуваю перевірити, то різниця з реальним часом може і 3 хвилин досягнути. Так як нічого подібного не відбувається з будь-якими іншими гаджетами, що мають доступ до інтернету, то я був впевнений, що й переводити на літній час доведеться вручну. Посилання на коментар Поділитися на інших сайтах More sharing options...
chvic Опубліковано: 6 квітня 2025 Поділитись Опубліковано: 6 квітня 2025 26 хвилин тому, Vikctor сказав: Не знаю як у вас це виходить. В мене напруга полів майже стала величина - 370-380В взимку, та 330-350В наразі. Змінна - сила струму. В продовження вольтажу поля. На зараз 13:24 трохи пробивається сонце через хмари. Вольтаж не змінний, сила струму зросла 1 Посилання на коментар Поділитися на інших сайтах More sharing options...
volomoto Опубліковано: 6 квітня 2025 Поділитись Опубліковано: 6 квітня 2025 3 години тому, professori сказав: Не верю. Вот сегодняшний вольтаж и гуляет он в достаточно широких пределах, более чем в два раза. У вас якась проблема, бо такого не повинно бути. Навіть якщо генерація сильно стрибає як тут: то напруга всеодно більш-менш стабільна: 4 Посилання на коментар Поділитися на інших сайтах More sharing options...
volomoto Опубліковано: 6 квітня 2025 Поділитись Опубліковано: 6 квітня 2025 (змінено) Дел Змінено 6 квітня 2025 користувачем volomoto Посилання на коментар Поділитися на інших сайтах More sharing options...
ЯД Опубліковано: 6 квітня 2025 Поділитись Опубліковано: 6 квітня 2025 13 хвилин тому, volomoto сказав: У вас якась проблема, бо такого не повинно бути. Навіть якщо генерація сильно стрибає як тут: то напруга всеодно більш-менш стабільна: А кстати есть идеи что может вызвать скачки напряжения? У меня на одном треккер иногда скачет в пределах 50-100В, на другом нет( Посилання на коментар Поділитися на інших сайтах More sharing options...
professori Опубліковано: 6 квітня 2025 Поділитись Опубліковано: 6 квітня 2025 (змінено) 58 минут назад, volomoto сказал: У вас якась проблема, бо такого не повинно бути. У вас шаг измерения 1-5 минут. У меня 1 секунда. Вероятно вы этого и не видите. Змінено 6 квітня 2025 користувачем professori 1 Посилання на коментар Поділитися на інших сайтах More sharing options...
volomoto Опубліковано: 6 квітня 2025 Поділитись Опубліковано: 6 квітня 2025 1 година тому, professori сказав: У меня 1 секунда. У вас не може бути одна секунда, бо дані в регістрах самого інвертора оновлюються кожних 2-3 секунди, але навіть в цьому випадку напруга всеодно має бути відносно стабільною. Посилання на коментар Поділитися на інших сайтах More sharing options...
volomoto Опубліковано: 6 квітня 2025 Поділитись Опубліковано: 6 квітня 2025 2 години тому, ЯД сказав: А кстати есть идеи что может вызвать скачки напряжения? Можете показати графік? Посилання на коментар Поділитися на інших сайтах More sharing options...
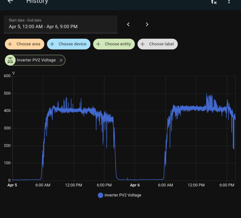
ЯД Опубліковано: 6 квітня 2025 Поділитись Опубліковано: 6 квітня 2025 1 годину тому, volomoto сказав: Можете показати графік? Так Ось графіки за останні 2 дні - вчора сонячно, сьогодні так собі) ПВ1 - більше розбросу вдень І ПВ2 - менше 2 Посилання на коментар Поділитися на інших сайтах More sharing options...
ЯД Опубліковано: 6 квітня 2025 Поділитись Опубліковано: 6 квітня 2025 И интересно, что в конце дня напряжение скачет с 100 до 500, хотя визуально уже темно. Вот даже сейчас показывает 100-200В Посилання на коментар Поділитися на інших сайтах More sharing options...
shneider_vova Опубліковано: 7 квітня 2025 Поділитись Опубліковано: 7 квітня 2025 13 годин тому, ЯД сказав: И интересно, что в конце дня напряжение скачет с 100 до 500, хотя визуально уже темно. Вот даже сейчас показывает 100-200В ось мій графік, з 5 секундною вибіркою. оті падіння на протязі дня - десь 30 секунд займає відновлення сталого рівня напруги. не знаю, що це - може, робота multiscan опції 1 Посилання на коментар Поділитися на інших сайтах More sharing options...
volomoto Опубліковано: 7 квітня 2025 Поділитись Опубліковано: 7 квітня 2025 17 годин тому, ЯД сказав: Якщо у вас інвертор не витягує постійно всієї потужності з панелей (тобто нема ЗТ та відносно великої ємності акумуляторів), то звичайно будуть коливання, але між Vmpp та Voc і їх характер залежить від характеру навантаження. Також зранку та ввечері буде певна нестабільність, поки освітленість не стане достатньої для неперервної роботи трекера. На ваших графіках загалом все ок, бо 50В на 500В стрінгу – це ок. Правда кінець дня трохи дивний, але там могла бути мінлива хмарність, коли сонце дуже низько, тому таке можливо. Також якщо є чаткове затінення зранку або ввечері, то це ще додає до нестабільності напруги. А отут провали напруги вкінці дня (біля 6-ї години) трохи насторожують, але це могло бути затінення якесь, тому я не може зробити якогось висновку: 18 годин тому, ЯД сказав: І ПВ2 - менше Рекомендую оновитись до останньої версії Home Assistant, бо там додали нормальний повзунок вибору часового проміжку для графіків. 1 1 Посилання на коментар Поділитися на інших сайтах More sharing options...
volomoto Опубліковано: 7 квітня 2025 Поділитись Опубліковано: 7 квітня 2025 3 години тому, shneider_vova сказав: ось мій графік, з 5 секундною вибіркою. оті падіння на протязі дня - десь 30 секунд займає відновлення сталого рівня напруги. не знаю, що це - може, робота multiscan опції У вас здоровий графік і це дійсно робота multi-point scanning. Якщо стрінг впринципі не затіняється, то можна відключити цю функцію, правда вона за день з'їдає до 10хв генерації, тому різниця зовсім не суттєва. 2 1 Посилання на коментар Поділитися на інших сайтах More sharing options...
ЯД Опубліковано: 7 квітня 2025 Поділитись Опубліковано: 7 квітня 2025 2 години тому, volomoto сказав: А отут провали напруги вкінці дня (біля 6-ї години) трохи насторожують Там затінення А так у мене вже по ЗТ і майже все в продаж Посилання на коментар Поділитися на інших сайтах More sharing options...
razzil Опубліковано: 8 квітня 2025 Поділитись Опубліковано: 8 квітня 2025 Схоже стрибки PV потужності впливають на напругу на батареї. @volomotoви таке бачили? Посилання на коментар Поділитися на інших сайтах More sharing options...
ЯД Опубліковано: 8 квітня 2025 Поділитись Опубліковано: 8 квітня 2025 9 хвилин тому, razzil сказав: Схоже стрибки PV потужності впливають на напругу на батареї. @volomotoви таке бачили? ну просто часть солнца в батарею заливало Посилання на коментар Поділитися на інших сайтах More sharing options...
razzil Опубліковано: 8 квітня 2025 Поділитись Опубліковано: 8 квітня 2025 2 хвилини тому, ЯД сказав: ну просто часть солнца в батарею заливало Батарея на цей момент була заряджена вже кілька годин, це видно по рівній напрузі. Посилання на коментар Поділитися на інших сайтах More sharing options...
volomoto Опубліковано: 8 квітня 2025 Поділитись Опубліковано: 8 квітня 2025 20 хвилин тому, razzil сказав: Схоже стрибки PV потужності впливають на напругу на батареї. @volomotoви таке бачили? Бачив і це типова поведінка цього інвертора: він скидає надлишок в батарею навіть якщо для вас вона виглядає зарядженою, тому в такій конфігуації, тобто коли DC суттєво перевищує AC, потрібно завжди мати "місце" в батареї, бо інвертор при різкій зміні освітленості тупо ігнорує ліміти заряду. Навіть якщо струм заряду буде виставлений в нуль і бмс каже що SoC 100%, то всеодно буде йти заряд. 3 1 1 Посилання на коментар Поділитися на інших сайтах More sharing options...
yur43 Опубліковано: 8 квітня 2025 Автор Поділитись Опубліковано: 8 квітня 2025 2 години тому, volomoto сказав: Бачив і це типова поведінка цього інвертора: він скидає надлишок в батарею навіть якщо для вас вона виглядає зарядженою, тому в такій конфігуації, тобто коли DC суттєво перевищує AC, потрібно завжди мати "місце" в батареї, бо інвертор при різкій зміні освітленості тупо ігнорує ліміти заряду. Навіть якщо струм заряду буде виставлений в нуль і бмс каже що SoC 100%, то всеодно буде йти заряд. .. а далі БМС ключами одрубає батарейку ? Посилання на коментар Поділитися на інших сайтах More sharing options...
ЯД Опубліковано: 8 квітня 2025 Поділитись Опубліковано: 8 квітня 2025 17 хвилин тому, yur43 сказав: .. а далі БМС ключами одрубає батарейку ? да. по крайней мере я именно такое поведение видел у себя 1 Посилання на коментар Поділитися на інших сайтах More sharing options...
razzil Опубліковано: 8 квітня 2025 Поділитись Опубліковано: 8 квітня 2025 (змінено) 41 хвилину тому, yur43 сказав: .. а далі БМС ключами одрубає батарейку ? якщо не тримати напругу заряду вище 3.5, то наче і не страшно. Я взагалі думаю над тим, щоб знизити до 3.4. Токи заряду у мене і так виходять не більше 0.2C то якогось великого розбалансу не має бути, а деградація може зменшиться. Змінено 8 квітня 2025 користувачем razzil Посилання на коментар Поділитися на інших сайтах More sharing options...
yur43 Опубліковано: 8 квітня 2025 Автор Поділитись Опубліковано: 8 квітня 2025 8 хвилин тому, razzil сказав: якщо не тримати напругу заряду вище 3.5, то наче і не страшно. Я взагалі думаю над тим, щоб знизити до 3.4. Токи заряду у мене і так виходять не більше 0.2C то якогось великого розбалансу не має бути, а деградація може зменшиться. біда LFP в тому, що баланс і калібрування робляться на межі насичення (3,45-3,5в), тобто далі елемент вже енергію не поглинає 1 Посилання на коментар Поділитися на інших сайтах More sharing options...
volomoto Опубліковано: 8 квітня 2025 Поділитись Опубліковано: 8 квітня 2025 55 хвилин тому, yur43 сказав: а далі БМС ключами одрубає батарейку ? У вас повний контроль над всіма налаштуваннями, тому якщо вибирається режим скидування надлишків DC в батарею, то значить треба налаштувати і відповідний режим роботи акумулятора. Який зміст дозволяти більше потужності по DC, якщо її неможливо утилізувати? В мене стоїть режим Selling first і батарея тримається на рівні 70%. Якщо будуть надлишки, які неможливо конвертувати в АС, то заряджається акум. Потім при меншій генерації ця енергія піде на експорт, поки не буде досягнуто 70%. От сьогодні воно виглядало отак: 4 Посилання на коментар Поділитися на інших сайтах More sharing options...
Рекомендовані повідомлення
Створіть акаунт або увійдіть у нього для коментування
Ви маєте бути користувачем, щоб залишити коментар
Створити акаунт
Зареєструйтеся для отримання акаунта. Це просто!
Зареєструвати акаунтУвійти
Вже зареєстровані? Увійдіть тут.
Увійти зараз