volomoto Опубліковано: 4 липня 2024 Поділитись Опубліковано: 4 липня 2024 2 години тому, vadym petrov сказав: доброго дня, порекомендуйте самий простий і тихий Deye, будь-ласка. Другу треба в квартирі поставити. І чи вміє він працювати з Пілонтеком? 5 або 6 кВт з пасивним охолодженням (SG03LP1-EU або SG05LP1-EU) буде просто і тихо. З пілонтеком працює. 2 Посилання на коментар Поділитися на інших сайтах More sharing options...
pavel_555 Опубліковано: 4 липня 2024 Поділитись Опубліковано: 4 липня 2024 Подскажите, а есть у Deye 3-х фазные гибридный инвертор 15 кВт на 48 вольт батарею, или же они уже все высоковольтные ? И для работы с 48В придется 3*5 кВт или 3*6кВт использовать? Батарея уже есть, приходится от нее плясать... Посилання на коментар Поділитися на інших сайтах More sharing options...
volomoto Опубліковано: 4 липня 2024 Поділитись Опубліковано: 4 липня 2024 24 хвилини тому, pavel_555 сказав: Подскажите, а есть у Deye 3-х фазные гибридный инвертор 15 кВт на 48 вольт батарею, или же они уже все высоковольтные ? Низьковольні на 15 кВт недавно були анонсовані, але відвантаження почнеться десь в кінці місяця і в нас вони будуть десь осінню. www.deyeinverter.com/product/hybrid-inverter-1/SUN8-10-12KSG05LP3EUSM2-812kW-Three-Phase-2-MPPT-Hybrid-Inverter-LV-Battery-Supported.html 3 Посилання на коментар Поділитися на інших сайтах More sharing options...
Undertone Опубліковано: 4 липня 2024 Поділитись Опубліковано: 4 липня 2024 Якраз на цьому питанні трохи підвис)). Високовольтна система у Deye має якусь перевагу над 48 Вольтовою? По грошах наче великої різниці немає. Це для приватного будинку, без екзотики. І цікавить питання якості виробленої інверторами синусоїди. Вона (ця якість) у всіх трьох фазних інверторів Deye однакова? Посилання на коментар Поділитися на інших сайтах More sharing options...
ЯД Опубліковано: 6 липня 2024 Поділитись Опубліковано: 6 липня 2024 04.07.2024 в 23:36, Undertone сказав: Високовольтна система у Deye має якусь перевагу над 48 Вольтовою? Больше вольт позволяет меньше ампер - больше можно залить при этом не нужно ацкое сечение кабеля 1 Посилання на коментар Поділитися на інших сайтах More sharing options...
pavel_555 Опубліковано: 7 липня 2024 Поділитись Опубліковано: 7 липня 2024 (змінено) Прикупил себе SUN-20K-SG05LP3-EU-SM2, приедет через пару недель. Посоветуйте BMS контроллер 48V 280A 16S с которым Deye умеет работать. Змінено 7 липня 2024 користувачем pavel_555 Посилання на коментар Поділитися на інших сайтах More sharing options...
Undertone Опубліковано: 7 липня 2024 Поділитись Опубліковано: 7 липня 2024 04.07.2024 в 23:36, Undertone сказав: Високовольтна система у Deye має якусь перевагу над 48 Вольтовою? По грошах наче великої різниці немає. Це для приватного будинку, без екзотики. Розібрався чому HV рішення не дуже популярні. Окремий блок BMS та мінімум 4 акумулятори роблять систему занадто дорогою для нас, пересічних)). Посилання на коментар Поділитися на інших сайтах More sharing options...
yur43 Опубліковано: 7 липня 2024 Автор Поділитись Опубліковано: 7 липня 2024 (змінено) 6 годин тому, Undertone сказав: Розібрався чому HV рішення не дуже популярні. Окремий блок BMS та мінімум 4 акумулятори роблять систему занадто дорогою для нас, пересічних)). коли хочеш 20кВт систему не на тракторних тросах, то чому б і ні Змінено 7 липня 2024 користувачем yur43 1 Посилання на коментар Поділитися на інших сайтах More sharing options...
Gitan Опубліковано: 7 липня 2024 Поділитись Опубліковано: 7 липня 2024 (змінено) 5 часов назад, Undertone сказал: та мінімум 4 акумулятори Мінімальна напруга 160В. При мінімальній напрузі коміркі у 3В, це 160/3 = 54 шт Вже дешевше чим 64 комірки покупати. Якщо на nkon з'являться ці комірки, то мабуть є сенс собрати такий акк під deye SUN-12K-SG01HP3-EU-AM2 1600$ в Кітаї. З доставкою, та растаможкою 1600*0,3+25*15,5+160 = 2600 Батарея 16.8 кВт десь 2000 вийде. Всього 2600 + 2000 = 4600$ А ось ціни на комплекти в Україні. Змінено 7 липня 2024 користувачем Gitan 1 Посилання на коментар Поділитися на інших сайтах More sharing options...
volomoto Опубліковано: 8 липня 2024 Поділитись Опубліковано: 8 липня 2024 17 годин тому, Gitan сказав: Якщо на nkon з'являться ці комірки, то мабуть є сенс собрати такий акк під deye SUN-12K-SG01HP3-EU-AM2 Подивіться який максимальний струм заряду і розряду для того інвертора і побачите, що на мінімальній напрузі не отримаєте повну потужність. Посилання на коментар Поділитися на інших сайтах More sharing options...
k-master Опубліковано: 8 липня 2024 Поділитись Опубліковано: 8 липня 2024 17 годин тому, Gitan сказав: Мінімальна напруга 160В. При мінімальній напрузі коміркі у 3В, це 160/3 = 54 шт Вже дешевше чим 64 комірки покупати. Якщо на nkon з'являться ці комірки, то мабуть є сенс собрати такий акк під deye SUN-12K-SG01HP3-EU-AM2 1600$ в Кітаї. З доставкою, та растаможкою 1600*0,3+25*15,5+160 = 2600 Батарея 16.8 кВт десь 2000 вийде. Всього 2600 + 2000 = 4600$ Питання вартості BMS не розкрито 2 Посилання на коментар Поділитися на інших сайтах More sharing options...
volomoto Опубліковано: 8 липня 2024 Поділитись Опубліковано: 8 липня 2024 42 хвилини тому, k-master сказав: Питання вартості BMS не розкрито Та від 500$ 1 Посилання на коментар Поділитися на інших сайтах More sharing options...
Gitan Опубліковано: 8 липня 2024 Поділитись Опубліковано: 8 липня 2024 5 часов назад, k-master сказал: Питання вартості BMS не розкрито 3шт BMS B2A20S20P по 120$ = 360 4600 + 360 ~ 5000$ Посилання на коментар Поділитися на інших сайтах More sharing options...
yur43 Опубліковано: 8 липня 2024 Автор Поділитись Опубліковано: 8 липня 2024 2 години тому, Gitan сказав: 3шт BMS B2A20S20P по 120$ = 360 4600 + 360 ~ 5000$ це Ви хочете з низьковольтних БМС зібрати високовольну батарею? Мені здається таке не прокатить. Треба високовольтну БМС. Посилання на коментар Поділитися на інших сайтах More sharing options...
k-master Опубліковано: 8 липня 2024 Поділитись Опубліковано: 8 липня 2024 1 година тому, yur43 сказав: це Ви хочете з низьковольтних БМС зібрати високовольну батарею? Мені здається таке не прокатить. Треба високовольтну БМС. Ну воно прокатить якщо мова виключно про бмс без підключення до інвертора. Але до цих 360 ще треба додати щось що буде спілкуватись з усіма бмс та переводити це інвертору. Різниця потенціалів у 50+вольт між мінусами різних бмс це не те що складне завдання, але цікаве та не на гривню. Посилання на коментар Поділитися на інших сайтах More sharing options...
yur43 Опубліковано: 8 липня 2024 Автор Поділитись Опубліковано: 8 липня 2024 www.aliexpress.com/item/1005005763553455.html?src=google&src=google&albch=shopping&acnt=494-037-6276&slnk=&plac=&mtctp=&albbt=Google_7_shopping&gclsrc=aw.ds&albagn=888888&isSmbAutoCall=false&needSmbHouyi=false&src=google&albch=shopping&acnt=494-037-6276&slnk=&plac=&mtctp=&albbt=Google_7_shopping&gclsrc=aw.ds&albagn=888888&ds_e_adid=&ds_e_matchtype=&ds_e_device=c&ds_e_network=x&ds_e_product_group_id=&ds_e_product_id=ru1005005763553455&ds_e_product_merchant_id=106237011&ds_e_product_country=UA&ds_e_product_language=ru&ds_e_product_channel=online&ds_e_product_store_id=&ds_url_v=2&albcp=19373879459&albag=&isSmbAutoCall=false&needSmbHouyi=false&gad_source=1&gclid=CjwKCAjwnK60BhA9EiwAmpHZw3-Wfd-CprQKqNLFam4xtDQWcy7R0uz4iBeeCBiKUMw4bxeoXrsmBxoCi5UQAvD_BwE&aff_fcid=fe500747a1de4323a8ba6aee35a76997-1720469723936-01202-UneMJZVf&aff_fsk=UneMJZVf&aff_platform=aaf&sk=UneMJZVf&aff_trace_key=fe500747a1de4323a8ba6aee35a76997-1720469723936-01202-UneMJZVf&terminal_id=c5a99f9f36734be18bb6688504765e57&afSmartRedirect=n єсть така 4s-192s за 950$ 1 Посилання на коментар Поділитися на інших сайтах More sharing options...
k-master Опубліковано: 9 липня 2024 Поділитись Опубліковано: 9 липня 2024 10 годин тому, yur43 сказав: www.aliexpress.com/item/1005005763553455.html?src=google&src=google&albch=shopping&acnt=494-037-6276&slnk=&plac=&mtctp=&albbt=Google_7_shopping&gclsrc=aw.ds&albagn=888888&isSmbAutoCall=false&needSmbHouyi=false&src=google&albch=shopping&acnt=494-037-6276&slnk=&plac=&mtctp=&albbt=Google_7_shopping&gclsrc=aw.ds&albagn=888888&ds_e_adid=&ds_e_matchtype=&ds_e_device=c&ds_e_network=x&ds_e_product_group_id=&ds_e_product_id=ru1005005763553455&ds_e_product_merchant_id=106237011&ds_e_product_country=UA&ds_e_product_language=ru&ds_e_product_channel=online&ds_e_product_store_id=&ds_url_v=2&albcp=19373879459&albag=&isSmbAutoCall=false&needSmbHouyi=false&gad_source=1&gclid=CjwKCAjwnK60BhA9EiwAmpHZw3-Wfd-CprQKqNLFam4xtDQWcy7R0uz4iBeeCBiKUMw4bxeoXrsmBxoCi5UQAvD_BwE&aff_fcid=fe500747a1de4323a8ba6aee35a76997-1720469723936-01202-UneMJZVf&aff_fsk=UneMJZVf&aff_platform=aaf&sk=UneMJZVf&aff_trace_key=fe500747a1de4323a8ba6aee35a76997-1720469723936-01202-UneMJZVf&terminal_id=c5a99f9f36734be18bb6688504765e57&afSmartRedirect=n єсть така 4s-192s за 950$ Залишилось дізнатись що там за протокол та вигадати як це підключити до інвертора.... 1 Посилання на коментар Поділитися на інших сайтах More sharing options...
volomoto Опубліковано: 9 липня 2024 Поділитись Опубліковано: 9 липня 2024 15 годин тому, Gitan сказав: 3шт BMS B2A20S20P по 120$ = 360 Одна бмс закриває ключі, а на всіх інших вони вигорають, бо не розраховані на таку напругу. 3 Посилання на коментар Поділитися на інших сайтах More sharing options...
volomoto Опубліковано: 9 липня 2024 Поділитись Опубліковано: 9 липня 2024 11 годин тому, k-master сказав: Ну воно прокатить якщо мова виключно про бмс без підключення до інвертора. Але до цих 360 ще треба додати щось що буде спілкуватись з усіма бмс та переводити це інвертору. Різниця потенціалів у 50+вольт між мінусами різних бмс це не те що складне завдання, але цікаве та не на гривню. Не прокатить воно, бо не розраховане на таку напругу. Високовольтна БМС повинна мати високовольтні реле, а не низьковольтні транзистори на кожному модулі. 1 година тому, k-master сказав: Залишилось дізнатись що там за протокол та вигадати як це підключити до інвертора.... Там стандартні високовольтні протоколи типу BYD чи Pylontech HV, тому нічо вигадувати не треба. 1 Посилання на коментар Поділитися на інших сайтах More sharing options...
ЯД Опубліковано: 9 липня 2024 Поділитись Опубліковано: 9 липня 2024 (змінено) Del Змінено 9 липня 2024 користувачем ЯД Посилання на коментар Поділитися на інших сайтах More sharing options...
k-master Опубліковано: 9 липня 2024 Поділитись Опубліковано: 9 липня 2024 59 хвилин тому, volomoto сказав: Там стандартні високовольтні протоколи типу BYD чи Pylontech HV, тому нічо вигадувати не треба. Ну в описі на алі не сказано що воно щось підтримує. А якщо китаєць щось не написав то мабуть там цього й немає. Перші версії JK BMS теж нічого з відомих стандартів не підтримували. Посилання на коментар Поділитися на інших сайтах More sharing options...
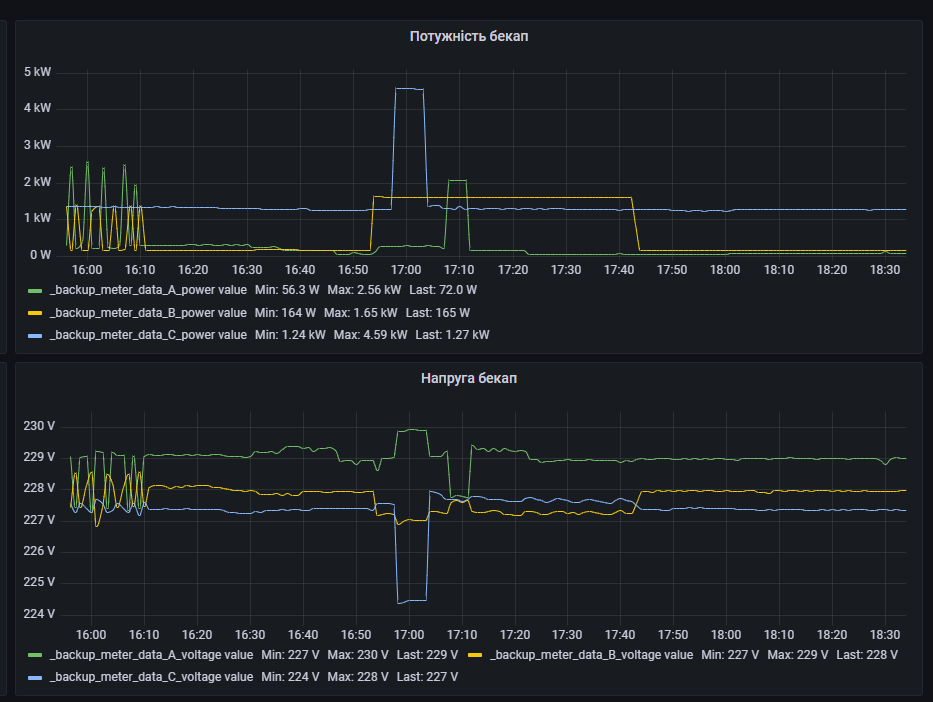
k-master Опубліковано: 11 липня 2024 Поділитись Опубліковано: 11 липня 2024 А хтось схемотехніку Deye знає, просто цікаво чому при зростанні потужності на одній фазі напруга падає, а на інший підіймається? Просто ця поведінка каже що там не 3 незалежних перетворювача. Чи вона просто намагається зробити вигляд що це справжній 3-х фазний трансформатор, а не напівпровідниковий перетворювач? Посилання на коментар Поділитися на інших сайтах More sharing options...
volomoto Опубліковано: 11 липня 2024 Поділитись Опубліковано: 11 липня 2024 1 година тому, k-master сказав: А хтось схемотехніку Deye знає, просто цікаво чому при зростанні потужності на одній фазі напруга падає, а на інший підіймається? Просто ця поведінка каже що там не 3 незалежних перетворювача. Чи вона просто намагається зробити вигляд що це справжній 3-х фазний трансформатор, а не напівпровідниковий перетворювач? Не підіймається напруга на іншій фазі, а навпаки також трохи просідає. У вас просто якесь навантаження поперемінно включається то на одній, то на інші фазі. І звичайно що там нема 3-х окремих перетворювачів, бо це дорого, а переваги не такі суттєві. В Деє стоїть 3ф інвертор на 4-х ногах: 4 1 Посилання на коментар Поділитися на інших сайтах More sharing options...
k-master Опубліковано: 11 липня 2024 Поділитись Опубліковано: 11 липня 2024 14 хвилин тому, volomoto сказав: Не підіймається напруга на іншій фазі, а навпаки також трохи просідає. У вас просто якесь навантаження поперемінно включається то на одній, то на інші фазі. На графіку - вмикається навантаження сине, синя напруга просідає, зелена підвищується. Посилання на коментар Поділитися на інших сайтах More sharing options...
volomoto Опубліковано: 11 липня 2024 Поділитись Опубліковано: 11 липня 2024 51 хвилину тому, k-master сказав: На графіку - вмикається навантаження сине, синя напруга просідає, зелена підвищується. я подивився тільки на початкову пилораму, а якщо говорити про момент на 17:00, то дійсно напруги будуть туди-сюди трохи плавати, бо у 3-фазній віртуальній синхронній машині всі фази поєднані, точно так само, як і в реальній синхронній машині. Посилання на коментар Поділитися на інших сайтах More sharing options...
Рекомендовані повідомлення
Створіть акаунт або увійдіть у нього для коментування
Ви маєте бути користувачем, щоб залишити коментар
Створити акаунт
Зареєструйтеся для отримання акаунта. Це просто!
Зареєструвати акаунтУвійти
Вже зареєстровані? Увійдіть тут.
Увійти зараз