yur43 Опубліковано: 24 липня 2024 Автор Поділитись Опубліковано: 24 липня 2024 4 хвилини тому, blacktigra сказав: Залишається розгадати яку логіку виробник вклав в це налаштування. все не зберуся перевірити генератор після ремонту в січні 2023. То сніг, то сонце. Посилання на коментар Поділитися на інших сайтах More sharing options...
Dmode Опубліковано: 24 липня 2024 Поділитись Опубліковано: 24 липня 2024 1 хвилину тому, volomoto сказав: Якщо навантаження перевищує Max. Generator Input Power, то інвертор буде підмішувати з батареї нестачу. Як би ж то правда була. Перестану тоді так сумувати від вибору Люкса... 1 Посилання на коментар Поділитися на інших сайтах More sharing options...
Dmode Опубліковано: 24 липня 2024 Поділитись Опубліковано: 24 липня 2024 (змінено) Cудячи з цього відео, алгоритм працює як треба. Якщо Р_виходу < Р_генератора то заряджає батарею. Якщо Р_виходу > Р_генератора, то бере нестачу з батареї. Але то інша версія девайсу і поки не зрозуміло чи на наших буде працювати так само. Змінено 24 липня 2024 користувачем Dmode 1 Посилання на коментар Поділитися на інших сайтах More sharing options...
Dmode Опубліковано: 24 липня 2024 Поділитись Опубліковано: 24 липня 2024 (змінено) Пробую скидати (+1-1 до ємності) дані по фейковому 100% SOC, інвертор починає заряджати. Під верх починається анархія через різні рівні заряду, і потім навість на струмі 1-2А, або взагалі без струму, балансиру то тяжко збирати до купи. Достатньо щоб одна вискочка сягнула 100%SOC напруги, Люкс перестає заряджати, бмс показує зразу 100%. І так по колу. Припускаю що це через суттєво різний рівень заряду комірок, який виникає черз постійний недозаряд на верхах, бо фактичний час насичення дорівнює нулю. Змінено 24 липня 2024 користувачем Dmode 1 Посилання на коментар Поділитися на інших сайтах More sharing options...
Dmode Опубліковано: 24 липня 2024 Поділитись Опубліковано: 24 липня 2024 Цікаво що друга батарея трохи відстає, але все одно отримує значення 100%SOC, від іншої батареї. Хоча в самої напруга далека від 100%SOC 1 Посилання на коментар Поділитися на інших сайтах More sharing options...
Dmode Опубліковано: 24 липня 2024 Поділитись Опубліковано: 24 липня 2024 Люксоводи, приєднуйтесь до групи в телеграмі t.me/LuxPowerSNA 7 Посилання на коментар Поділитися на інших сайтах More sharing options...
yur43 Опубліковано: 24 липня 2024 Автор Поділитись Опубліковано: 24 липня 2024 (змінено) 8 годин тому, Dmode сказав: Пробую скидати (+1-1 до ємності) дані по фейковому 100% SOC, інвертор починає заряджати. Під верх починається анархія через різні рівні заряду, і потім навість на струмі 1-2А, або взагалі без струму, балансиру то тяжко збирати до купи. Достатньо щоб одна вискочка сягнула 100%SOC напруги, Люкс перестає заряджати, бмс показує зразу 100%. І так по колу. Припускаю що це через суттєво різний рівень заряду комірок, який виникає черз постійний недозаряд на верхах, бо фактичний час насичення дорівнює нулю. в мене нічого не вийшло. Треба смикати сапорт люкса, нехай підтягуються за технологією JK. Поки поставив в JK дельту балансування 0,005в і всі верхні пороги під 3,65в. В інверторі шину LDC поставив 54,9в. Тепер до 100% напруга не дотягує, балансування працює. Змінено 24 липня 2024 користувачем yur43 1 Посилання на коментар Поділитися на інших сайтах More sharing options...
Dmode Опубліковано: 24 липня 2024 Поділитись Опубліковано: 24 липня 2024 1 година тому, yur43 сказав: Треба смикати сапорт люкса Є в них якийсь офіційний форум? Посилання на коментар Поділитися на інших сайтах More sharing options...
yur43 Опубліковано: 24 липня 2024 Автор Поділитись Опубліковано: 24 липня 2024 5 хвилин тому, Dmode сказав: Є в них якийсь офіційний форум? info@luxpowertek.com маю тільки це Посилання на коментар Поділитися на інших сайтах More sharing options...
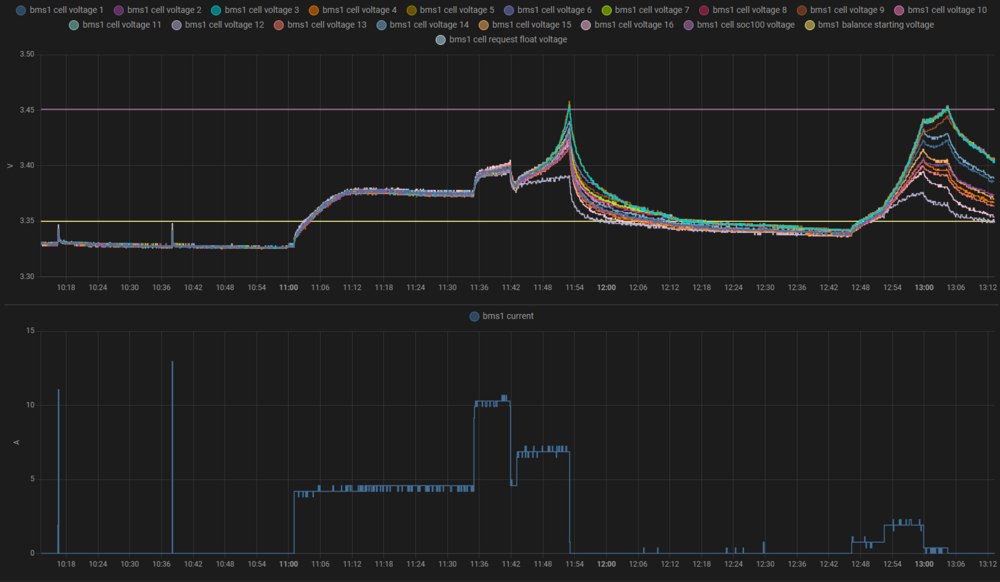
Dmode Опубліковано: 25 липня 2024 Поділитись Опубліковано: 25 липня 2024 (змінено) Вдалося якось отримати вперше схожу поведінку інверторної бмс, до описаної у відео Енді. Початкові налаштування: RCV 3.451, SOC100 3.450, RCV Time 1година, RFV Time 0.2години. Струм на люксі обмежений в 20А (батарей 2шт тож на них струм грубо меньший в два рази). напруга на інверторі вища за RVC*16 Видно як пару раз комірки розбігались при підході до RVC. При цьому SOC cкакнув до 100% після чого, був вручну резетнутий. Далі зменьшив обмеження струму до 4А. Не є зрозумілим що є причиною частих поштовхів вверх, які не доходили до RCV. Їх частота відрізняється і невідомо від чого залежить. Далі збільшив RCV 3.554, SOC100 3.553, Після двох нирків під RFV, напруга пішла до нової уставки RCV. Одна з комірок перескочила за SOC100, відповідно рівень заряду одразу скочив на 100%. Після цього напруга продовжувала триматись близько до RCV. І за кілька годин середня напруга збірки досягнуля RCV. Видно в цей час стартанув таймер RCV Time, і на такому рівні протрималася годину, після чого пішла вниз. Хоча в процесі мала невеликі поштовхи вверх, не зрозуміло по якій причині. Ось напруга добралась до RFV. І тут мав би стартанути таймер RFV Time, але невідомо чи він стартує якщо стан заряду є 100%. Змінено 25 липня 2024 користувачем Dmode 2 Посилання на коментар Поділитися на інших сайтах More sharing options...
volomoto Опубліковано: 25 липня 2024 Поділитись Опубліковано: 25 липня 2024 2 години тому, Dmode сказав: Видно як пару раз комірки розбігались при підході до RVC. При цьому SOC cкакнув до 100% після чого, був вручну резетнутий. Оце основна проблема, бо для 100% має враховуватись повна напруга збірки, а не однієї комірки. Мало того, також має налаштовуватись залишковий струм, бо якщо заряджати великим струмом, то напруга виросте, але ще не буде насичення і відповідно це не можна вважати за 100%. Прошивка жеки все ще багнута і нема ніякої прозорості чи вони збираються це фіксати. 1 Посилання на коментар Поділитися на інших сайтах More sharing options...
Leader9 Опубліковано: 25 липня 2024 Поділитись Опубліковано: 25 липня 2024 (змінено) Напруга-струм мають розглядатись в комплексі при зарядці, а не кожне окремо як ціль. Тому і режим заряду CC, CV.... І заряд вважається досягнутим не тоді коли напруга досягла певного рівня, а коли струм знизився до певного рівня при верхньому рівні напруги... Змінено 25 липня 2024 користувачем Leader9 1 Посилання на коментар Поділитися на інших сайтах More sharing options...
shusta Опубліковано: 26 липня 2024 Поділитись Опубліковано: 26 липня 2024 (змінено) Глюк із підвищенням напруги тепер піймав із БМС Налаштування в інверторі 56 вольт в бмс 56 вольт Статус зарядки Forbidden - але напруга росте, струм ріний 0. тепер статус змінився на дозволено в ітозі напруга дійшла до 58,4 або 3,65 на ячейку, бмс виключив зарядку, зявилась помилка по напрузі в інверторі, і чомусь перестало генерувати в мережу Змінено 26 липня 2024 користувачем shusta 1 1 Посилання на коментар Поділитися на інших сайтах More sharing options...
shusta Опубліковано: 26 липня 2024 Поділитись Опубліковано: 26 липня 2024 (змінено) Далі bus voltage hign Сонце відрубило повністю Змінено 26 липня 2024 користувачем shusta 1 Посилання на коментар Поділитися на інших сайтах More sharing options...
Dima4s Опубліковано: 26 липня 2024 Поділитись Опубліковано: 26 липня 2024 Схоже що така проблема саме з залізофосфатними батареями. в мене на іоні ніразу такого не було. Посилання на коментар Поділитися на інших сайтах More sharing options...
yur43 Опубліковано: 26 липня 2024 Автор Поділитись Опубліковано: 26 липня 2024 20 хвилин тому, Dima4s сказав: Схоже що така проблема саме з залізофосфатними батареями. в мене на іоні ніразу такого не було. Іон гарно балансується у всьому діапазоні напруг, вгадується нормально заряд, його не обовязково доводити до насичення (навіть не бажано). З фосфатом важче, для обєктивної оцінки запасу і балансування потрібне регулярне тривале перебування в зоні насичення. Хоча в нашому випадку косяк розробників інвертора. Пишіть на підтримку, нехай виправляють. 1 Посилання на коментар Поділитися на інших сайтах More sharing options...
JoraBC Опубліковано: 26 липня 2024 Поділитись Опубліковано: 26 липня 2024 1 година тому, shusta сказав: Далі bus voltage hign Сонце відрубило повністю Та сама муйня про яку я писав раніше. Не можна в ліфер пхать постійно якусь напругу. Це ви бачити вже напругу відстою(сна ) акума. І то шо БМС рубанула його від інвертора не зменшило напругу самого акума. Режим float включен в BMS? RFV? Посилання на коментар Поділитися на інших сайтах More sharing options...
JoraBC Опубліковано: 26 липня 2024 Поділитись Опубліковано: 26 липня 2024 (змінено) На цьому графіку можна простежити роботу мого Ліфера за вчора. Вночі з 24 на 25 я їм не користувався, був режим від мережи, після "виключення зі схеми" в 19.00 до 21.30 він "погулявся" в межах 53,5-53,7В (мабуть балансував комірки), потім напруга почала расти до 54.7 в годину ночі 25-го знов почала падать (див.графік), в 04,30 він "заспокоївся" на 53,2В і так чергував до 08,00 поки не був включен в роботу з сонцем. А в подальшому по графіку можна бачити як він працює - розряд-чергування-робота-заряд-чергування..без постійної підтримки. Заряд в мене стоїть 55В, float -52В. А PS жовта крива Ppv(W) ...сонце. Ще. Вчора в вечорі вимикали напругу і акум "попрацював" -52,7В було, потім напруга повернулася на 53.3В і так трималася до ранку, вже підняття не було..мабуть після навантаження і без заряду після цього. Змінено 26 липня 2024 користувачем JoraBC Посилання на коментар Поділитися на інших сайтах More sharing options...
Dmode Опубліковано: 26 липня 2024 Поділитись Опубліковано: 26 липня 2024 4 години тому, shusta сказав: Глюк із підвищенням напруги А якщо через HA після перевищення заданого рівня напруги вимикати переключатель Charge в бмс? І вмикати коли напруга опуститься до дозволеної. Костиль, але поки не виправили баг, не мучало б бмс. Посилання на коментар Поділитися на інших сайтах More sharing options...
JoraBC Опубліковано: 26 липня 2024 Поділитись Опубліковано: 26 липня 2024 Тут треба вмикати Discharge щоб "збити" цю напругу на АКБ. Посилання на коментар Поділитися на інших сайтах More sharing options...
Dmode Опубліковано: 26 липня 2024 Поділитись Опубліковано: 26 липня 2024 Тільки що, JoraBC сказав: Тут треба вмикати Discharge щоб "збити" цю напругу на АКБ. Цю кнопку краще взагалі не чіпати. Посилання на коментар Поділитися на інших сайтах More sharing options...
JoraBC Опубліковано: 26 липня 2024 Поділитись Опубліковано: 26 липня 2024 Пропоную тому хто спостерігає цей процес вимкнути інвертор і акумулятор БМСкой і поміряти напругу чисто на клемах, краще деякий час. В кого заводська збірка то вимкнути тільки інвертор. Посилання на коментар Поділитися на інших сайтах More sharing options...
volomoto Опубліковано: 26 липня 2024 Поділитись Опубліковано: 26 липня 2024 Я ото читаю і бачу, що моя доморощена БМС на базі віктронівського шунта і есп32 – це найкраща бмс )) 1 1 Посилання на коментар Поділитися на інших сайтах More sharing options...
JoraBC Опубліковано: 26 липня 2024 Поділитись Опубліковано: 26 липня 2024 1 хвилину тому, volomoto сказав: БМС на базі віктронівського шунта і есп32 – це найкраща бмс )) Віктроновський шунт це пасивний балансир? А есп32 це як? Посилання на коментар Поділитися на інших сайтах More sharing options...
shusta Опубліковано: 26 липня 2024 Поділитись Опубліковано: 26 липня 2024 2 години тому, Dmode сказав: А якщо через HA після перевищення заданого рівня напруги вимикати переключатель Charge в бмс? І вмикати коли напруга опуститься до дозволеної. Інвертор починає божеволіти, включає туди сюди режим байпаса, генерація від сонця вмикається вимикаєтесь Посилання на коментар Поділитися на інших сайтах More sharing options...
Рекомендовані повідомлення
Створіть акаунт або увійдіть у нього для коментування
Ви маєте бути користувачем, щоб залишити коментар
Створити акаунт
Зареєструйтеся для отримання акаунта. Це просто!
Зареєструвати акаунтУвійти
Вже зареєстровані? Увійдіть тут.
Увійти зараз