yur43 Опубліковано: 25 січня 2024 Автор Поділитись Опубліковано: 25 січня 2024 2 хвилини тому, TaurosRMK сказав: А це як розпізнає, там є якись сигнал від ПВУ? з вентиляторів приходять імпульси контролю обертання, по 2 на оберт. Ділю їх на два, маю частоту обертів. При частоті нижче 50RPM пищимо мелодію. 1 Посилання на коментар Поділитися на інших сайтах More sharing options...
yur43 Опубліковано: 25 січня 2024 Автор Поділитись Опубліковано: 25 січня 2024 можна повиводити показників датчиків на HA і втикати, заспокоює 1 Посилання на коментар Поділитися на інших сайтах More sharing options...
Dmode Опубліковано: 25 січня 2024 Поділитись Опубліковано: 25 січня 2024 6 годин тому, yur43 сказав: з вентиляторів приходять імпульси контролю обертання, по 2 на оберт. Ділю їх на два, маю частоту обертів. При частоті нижче 50RPM пищимо мелодію. То вже запищить як заклинить. Може краще відслідковувати неочікувані провали в обертах, коли напруга подачі була незмінною, і тоді сигналізувати? Тоді запищить при перших ознаках підклинювання. Посилання на коментар Поділитися на інших сайтах More sharing options...
yur43 Опубліковано: 26 січня 2024 Автор Поділитись Опубліковано: 26 січня 2024 4 години тому, Dmode сказав: То вже запищить як заклинить. Може краще відслідковувати неочікувані провали в обертах, коли напруга подачі була незмінною, і тоді сигналізувати? Тоді запищить при перших ознаках підклинювання. На кожний двигун по pid регулюванню. Вхід % rpm, контроль - реальний rpm. Похибка, інтегрована в часі = аварія. Посилання на коментар Поділитися на інших сайтах More sharing options...
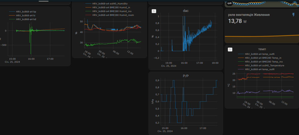
yur43 Опубліковано: 30 січня 2024 Автор Поділитись Опубліковано: 30 січня 2024 (змінено) мороз -7С, обмерзання не було. на стику 1 і 2 скрина видно залежність ефективності рекуперації від продуктивності Змінено 30 січня 2024 користувачем yur43 2 Посилання на коментар Поділитися на інших сайтах More sharing options...
Dmode Опубліковано: 30 січня 2024 Поділитись Опубліковано: 30 січня 2024 (змінено) Ваші дані по rpm викликають питання щодо оптимального співвідношення, бо вони не відображають фізичного явища збільшення опору при збільшенні потоку. Чим більший потік - тим більший опір. Додатково за рахунок дельтри температур, виникає різниця між опором теплообміннка на приток, і опором теплообмінника на витяжку. І ця різниця є меньшою на малих об'ємах і більшою на великих. Для HC-EX6 366/280-2 та умов -7С +20С, вона буде від 8% до 16% в залежності від об'єму, а з врахуванням конденсації по факту буде ще більшою. На ваших графіках видно що: різниця є підозріло малою, у всіх точках. відсутнє зростання різниці зі зростанням потоку від №1 до №4. У вас же найбільша різниця в області №3. Натомість в інших точках вона майже однакова. Прихований текст Для прикладу мій графік обертів зараз виглядає наступним чином, при збільшенні потоку, видно як збільшується різниця. Прихований текст Пропоную спробувати варіант підрулювання по сенсорам температури (по отпимальному КПД), для чого можна: по калькулятору Зерн, зібрати певну кільість точок для вашої внутр.типової температури та вологості, та зовнішніх скажімо -3С. збудувати по ним діаграму в екселі. На діаграмі вказати регресійну криву, та вивід формули кривої. прописати формулу в контролер, і по ній підрулювати витяжним. Змінено 30 січня 2024 користувачем Dmode 1 Посилання на коментар Поділитися на інших сайтах More sharing options...
yur43 Опубліковано: 30 січня 2024 Автор Поділитись Опубліковано: 30 січня 2024 (змінено) Ви про розбалансування обертів? Балансування в мене поки тільки в режимі PID-регулювання, примітивно по обертам. Можу зробити автоматичне по різниці обертів, з запрограмованою різницею, але не бачу сенсу в цьому. Оті прямокутні ділянки - напівавтоматичні режими "провітрювання" і "витяжка", вони не збалансовані поки ще, напруга з ЦАПів іде однакова, а вітряки попали з різними залежностями. Та і думку мою мабуть памятаєте - балансувати по різниці тиску в приміщенні і зовні. Просто реалізація цього ще дозріла. На шляху до того щоб вчепити на даху ще і міні-метеостанцію, для точних даних. Змінено 30 січня 2024 користувачем yur43 Посилання на коментар Поділитися на інших сайтах More sharing options...
Dmode Опубліковано: 30 січня 2024 Поділитись Опубліковано: 30 січня 2024 (змінено) 27 хвилин тому, yur43 сказав: Ви про розбалансування обертів? Балансування в мене поки тільки в режимі PID-регулювання. По яким критеріям? Можна ж внести в алгоритм додатковий критерій, який описав вище. 27 хвилин тому, yur43 сказав: Та і думку мою мабуть памятаєте - балансувати по різниці тиску в приміщенні і зовні. Памятаю, і не раз говорив що то марна затія. Бо навіть якби у вас були сенсори з достатньою чутливістю, вони б не допомогли. Бо різниця тисків вулиця-приміщення це рандомна осциляція, влив на яку пву буде мати нікчемне. Я це говорю на основі досвіду проведення блаудор тестів, перед і після яких треба знімати різницю тисків приміщення-вулиця на протязі кількох хвилин. Ось так приблизно виглядає картина тиску на фасаді від коливання вітру. І ця картина постійно зміюється в залежності від сили та кута. Де ви будете розміщувати зовнішній сенсор, в червоній зоні, синій, зеленій?... Питання риторичні... Змінено 30 січня 2024 користувачем Dmode 2 Посилання на коментар Поділитися на інших сайтах More sharing options...
yur43 Опубліковано: 30 січня 2024 Автор Поділитись Опубліковано: 30 січня 2024 1 година тому, Dmode сказав: Можна ж внести в алгоритм додатковий критерій, який описав вище. Дайте рекомендацію - яке співвідношення по обертам притока і витяжки оптимальне на Вашу думку. Наприклад, для 1000 обертів на хвилину приток 1100, витяжка 900, чи навпаки. Посилання на коментар Поділитися на інших сайтах More sharing options...
volomoto Опубліковано: 30 січня 2024 Поділитись Опубліковано: 30 січня 2024 5 годин тому, yur43 сказав: Щось не те із алгоритмом контролю, бо при такій малі зміні рівня СО2 обороти вентилятора скачуть що дурні. Якщо це PID, то коефіцієнти підібрані неправильно. Посилання на коментар Поділитися на інших сайтах More sharing options...
yur43 Опубліковано: 30 січня 2024 Автор Поділитись Опубліковано: 30 січня 2024 4 хвилини тому, volomoto сказав: Щось не те із алгоритмом контролю, бо при такій малі зміні рівня СО2 обороти вентилятора скачуть що дурні. Якщо це PID, то коефіцієнти підібрані неправильно. підібрав точніше час семплування PID, це дало можливість задіяти диференційний коеф і його збільшенням добився поведінки "передбачення". Тобто вихід PID зростає ще до підходу до цілі. Але це на грані стабільності, а вона є як видно. 1 Посилання на коментар Поділитися на інших сайтах More sharing options...
volomoto Опубліковано: 30 січня 2024 Поділитись Опубліковано: 30 січня 2024 27 хвилин тому, yur43 сказав: Але це на грані стабільності, а вона є як видно. Якраз її там і не видно, бо аналоговий вихід PID ніколи не повинен генерувати сходинку на виході. Якщо є сходинка, то значить котроллер працює в пороговому режимі, тобто повна протилежність того, для чого взагалі PID використовують. Те, що відбулось в 16:20 і о 18:00 є прикладами нестабільності і керучий сигнал лавиноподібно взлітає до максимуму. 1 Посилання на коментар Поділитися на інших сайтах More sharing options...
yur43 Опубліковано: 30 січня 2024 Автор Поділитись Опубліковано: 30 січня 2024 (змінено) 1 година тому, volomoto сказав: Те, що відбулось в 16:20 і о 18:00 є прикладами нестабільності і керучий сигнал лавиноподібно взлітає до максимуму. то є режими "провітрювання" (40%), а є ще і 100% - "витяжка". Але витяжка вийшла реально в районі 80%, бо залишив місце для балансування вітряків, мені й так добре. Є дві змінні: вихід PID масштабований коеф.max, і вихід на ЦАПи, який враховує мінімальні оберти і балансування. Тільки переробив балансування на весь діапазон роботи вітряків, чекаю рекомендацій по балансу. от десь після 14-30 вже видно баланс, є перехідні моменти - покази RPM знімаю раз на хвилину, по факту там все чітко. точність балансування Змінено 30 січня 2024 користувачем yur43 Посилання на коментар Поділитися на інших сайтах More sharing options...
Dmode Опубліковано: 30 січня 2024 Поділитись Опубліковано: 30 січня 2024 (змінено) 2 години тому, yur43 сказав: Дайте рекомендацію - яке співвідношення по обертам притока і витяжки оптимальне на Вашу думку. Це якраз невідома і змінна величина, яка автоматично підбирається за допомогою алгоритму, що описав вище. Для кожної системи вона різна, і навіть в рамках однієї cистеми вона різна. Наприклад на нових фільтрах в мене це співвідношення (rpmВитяжка/rpmПриток) в залежності від об'єму плаває в межах 1.2~1.3, на зовсім брудних було вже в межах 0.85~1. Змінено 30 січня 2024 користувачем Dmode 1 Посилання на коментар Поділитися на інших сайтах More sharing options...
yur43 Опубліковано: 30 січня 2024 Автор Поділитись Опубліковано: 30 січня 2024 (змінено) 16 хвилин тому, Dmode сказав: Це якраз невідома і змінна величина, яка автоматично підбирається за допомогою алгоритму, що описав вище. Для кожної системи вона різна, і навіть в рамках однієї cистеми вона різна. Наприклад на нових фільтрах в мене це співвідношення (rpmВитяжка/rpmПриток) плаває в межах 1.2~1.3, на зовсім брудних було вже в межах 0.85~1. бачу це приблизно так: неоднакова густина повітря, з яким працює вентилятор, спричиняє різницю продуктивності. Ну там ще розрідження, яке залежить від стану фільтрів.. (Тприток-Твихлоп)*КТбаланс+Статичнийбаланс, де Стбал - вирівнюючий постійний, КТбал - підбирається. Змінено 30 січня 2024 користувачем yur43 Посилання на коментар Поділитися на інших сайтах More sharing options...
Dmode Опубліковано: 30 січня 2024 Поділитись Опубліковано: 30 січня 2024 Тільки що, yur43 сказав: неоднакова густина повітря, з яким працює вентилятор, спричиняє різницю продуктивності. не тільки густина повітря має значення, а й змінний опір у теплообіннику (різна к-сть конденсату) і змінний опір фільтрів. Тільки що, yur43 сказав: (Тприток-Твихлоп)*КТбаланс+Статичнийбаланс, де Стбал - вирівнюючий постійний, КТбал - підбирається. Алгоритм по КПД простіший, наглядніший, і реально працює навіть в умовах змінного опору елементів системи. Посилання на коментар Поділитися на інших сайтах More sharing options...
yur43 Опубліковано: 30 січня 2024 Автор Поділитись Опубліковано: 30 січня 2024 3 хвилини тому, Dmode сказав: Алгоритм по КПД простіший, наглядніший, і реально працює навіть в умовах змінного опору елементів системи. але він не враховує можливий неконтрольований перетік повітря через нещільності будинку, а там втрати можуть бути ого Посилання на коментар Поділитися на інших сайтах More sharing options...
Dmode Опубліковано: 30 січня 2024 Поділитись Опубліковано: 30 січня 2024 Тільки що, yur43 сказав: але він не враховує можливий неконтрольований перетік повітря через нещільності будинку, а там втрати можуть бути ого Умови максимального кпд, це коли в середині ПВУ умови максимально наближені до балансу. А чим ми далі від балансу всередині ПВУ, тим більше повітря піде шляхом неконтрольованої фільтрації через нещільності. 1 Посилання на коментар Поділитися на інших сайтах More sharing options...
yur43 Опубліковано: 1 лютого 2024 Автор Поділитись Опубліковано: 1 лютого 2024 Ввечері сусіди починають топити пічки і каміни. Шо вони туди кидають не скажу, але на вулиці навіть коти і собаки кашляють і в горлі всіх дере. PM тоді росте і як не дивно СО2. Датчики калібровані, всі показують завищення. Вентиляція в звичному режимі результату не дає. Десь до трьох ночі повітря стає чистим, вентиляція крутить в черговому режимі (500rpm) до ранкової активності. Причому це один сусідній будинок, люди мають газ, також мають купи сміття в дворі, яке я підозрюю спалюють. Посилання на коментар Поділитися на інших сайтах More sharing options...
Dmode Опубліковано: 2 лютого 2024 Поділитись Опубліковано: 2 лютого 2024 18 годин тому, yur43 сказав: 500rpm Шо таке черговий режим? Яка потік при таких обертах? Посилання на коментар Поділитися на інших сайтах More sharing options...
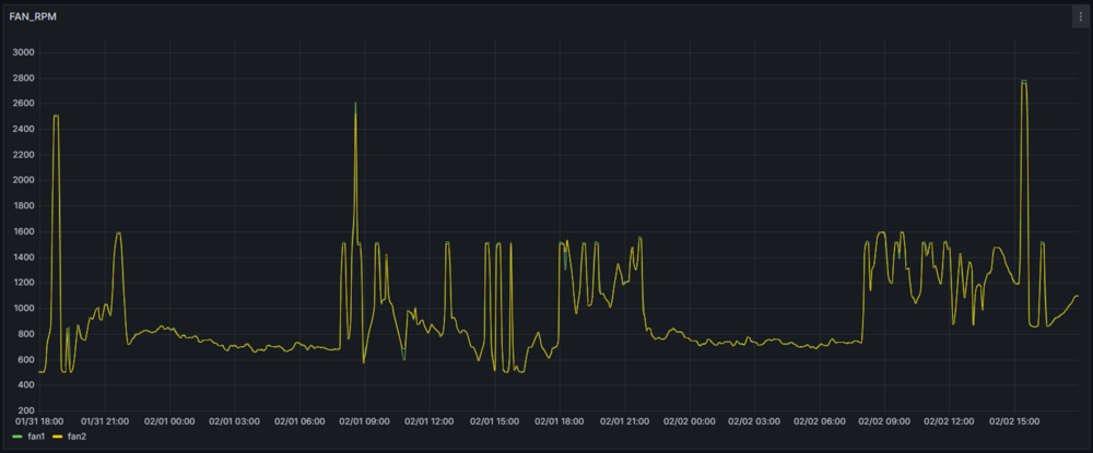
yur43 Опубліковано: 2 лютого 2024 Автор Поділитись Опубліковано: 2 лютого 2024 (змінено) 1 година тому, Dmode сказав: Шо таке черговий режим? Яка потік при таких обертах? вентилятори, в моєму розумінні, не повинні зупинятися, тоді не буде перетоку повітря з брудних зон до чистих, буде підтримуватися мінімальний повітрообмін, вологість. Зупинився на мінімумі 500rpm, режим провітрювання 1400-1500rpm, витяжка - без обмежень. Для режиму PID регулювання також діють обмеження: нічне, денне, режим "гості" без обмежень. На скріні дві ночі, три витяжки, багато "провітрювань" Змінено 2 лютого 2024 користувачем yur43 1 Посилання на коментар Поділитися на інших сайтах More sharing options...
yur43 Опубліковано: 2 лютого 2024 Автор Поділитись Опубліковано: 2 лютого 2024 1 година тому, Dmode сказав: Посилання на коментар Поділитися на інших сайтах More sharing options...
Dmode Опубліковано: 2 лютого 2024 Поділитись Опубліковано: 2 лютого 2024 5 хвилин тому, yur43 сказав: на мінімумі 500rpm Стало цікаво якому потоку відповідає 500rpm на моєму вентиляторі. Cофт від ebm papst видав що при 500rpm опір який може подолати вентилятор: 4.5m3/h -> 11.3 Pa (максимум) 18m3/h -> 11Pa 40m3/h -> 10Pa 58m3/h -> 9Pa Якщо накласти криву по цим точкам на криву опору вашого теплообмінника то вийде десь 43 куби, але то тільки теплообмінник. Якщо опір системи до цього додає хоча би 1-2 паскалі, то на виході буде 5-15 кубів. Це я до того що 500rpm це дуже мало. Посилання на коментар Поділитися на інших сайтах More sharing options...
yur43 Опубліковано: 2 лютого 2024 Автор Поділитись Опубліковано: 2 лютого 2024 1 хвилину тому, Dmode сказав: 500rpm це дуже мало. в контролері можна поставити будь-яке обмеження, можна 0, тоді вентилятори будуть зупинятись, можна автоматизаціями керувати оперативно всіма обмеженнями так як хочеться. Масимально гнучка система вийшла. 1 Посилання на коментар Поділитися на інших сайтах More sharing options...
yur43 Опубліковано: 8 лютого 2024 Автор Поділитись Опубліковано: 8 лютого 2024 веб сторінка трохи перегружена інформацією. А якби ще датчиків з десяток? Посилання на коментар Поділитися на інших сайтах More sharing options...
Рекомендовані повідомлення
Створіть акаунт або увійдіть у нього для коментування
Ви маєте бути користувачем, щоб залишити коментар
Створити акаунт
Зареєструйтеся для отримання акаунта. Це просто!
Зареєструвати акаунтУвійти
Вже зареєстровані? Увійдіть тут.
Увійти зараз