NBB Опубліковано: 19 лютого 2024 Поділитись Опубліковано: 19 лютого 2024 так я утеплення поки взагалі ще не робив -) і гріє в мороз до 28С в приміщенні за ніч -) А у Вас які показники ? Посилання на коментар Поділитися на інших сайтах More sharing options...
NBB Опубліковано: 19 лютого 2024 Поділитись Опубліковано: 19 лютого 2024 плюс якщо не вимикати, то в кВт буде показник менше, але ц гривнах ні бо гріє як раз по денному тарифу ввечері та вранці Посилання на коментар Поділитися на інших сайтах More sharing options...
lion-masterok Опубліковано: 19 лютого 2024 Поділитись Опубліковано: 19 лютого 2024 (змінено) 160м ТН повітря-вода скрізь теплий пол, температура повітря 21-22 лічильник на котельню, за січень 1510кВт, але тут ще бойлер 200л, і по відчуттям відсотків 20-25 від цієї цифри - це бойлер, тобто опалення десь 1200-1300кВт Не знаю, для ТН це багато чи мало Змінено 19 лютого 2024 користувачем lion-masterok Посилання на коментар Поділитися на інших сайтах More sharing options...
lion-masterok Опубліковано: 19 лютого 2024 Поділитись Опубліковано: 19 лютого 2024 (змінено) дубль Змінено 19 лютого 2024 користувачем lion-masterok дубль Посилання на коментар Поділитися на інших сайтах More sharing options...
volomoto Опубліковано: 19 лютого 2024 Поділитись Опубліковано: 19 лютого 2024 2 години тому, lion-masterok сказав: ТН воздух-повітря Може повітря-вода? 1 Посилання на коментар Поділитися на інших сайтах More sharing options...
NBB Опубліковано: 19 лютого 2024 Поділитись Опубліковано: 19 лютого 2024 3 часа назад, lion-masterok сказал: 160м ТН воздух-повітря скрізь теплий пол, температура повітря 21-22 лічильник на котельню, за січень 1510кВт, але тут ще бойлер 200л, і по відчуттям відсотків 20-25 від цієї цифри - це бойлер, тобто опалення десь 1200-1300кВт Не знаю, для ТН це багато чи мало ну в мене також 3000 кВт це з бойлером на 120 л, електротеплими підлогами) в санвузлах на 2 поверсі і іншими побутовими приладами і вночі коли працює опалення в приміщенні перший поверх 22-24С, другий поверх 25-28С ( треба ставити датчик) Посилання на коментар Поділитися на інших сайтах More sharing options...
Gitan Опубліковано: 19 лютого 2024 Поділитись Опубліковано: 19 лютого 2024 (змінено) 3 часа назад, lion-masterok сказал: 160м ТН воздух-повітря скрізь теплий пол, температура повітря 21-22 лічильник на котельню, за січень 1510кВт, але тут ще бойлер 200л, і по відчуттям відсотків 20-25 від цієї цифри - це бойлер, тобто опалення десь 1200-1300кВт Не знаю, для ТН це багато чи мало січень 2024 153 м кв, 2 поверха, ТП. В будинку 23 град ТН вода/вода (опалення + ГВС) лічильник на ТН - 961 кВт бойлер 200л (ТЕН з 23-00 до 7-00) - 153 к ВТ Змінено 19 лютого 2024 користувачем Gitan 3 Посилання на коментар Поділитися на інших сайтах More sharing options...
NBB Опубліковано: 19 лютого 2024 Поділитись Опубліковано: 19 лютого 2024 а загальне споживання яке? Посилання на коментар Поділитися на інших сайтах More sharing options...
lion-masterok Опубліковано: 19 лютого 2024 Поділитись Опубліковано: 19 лютого 2024 3 часа назад, volomoto сказал: Може повітря-вода? Так, звичайно, виправив. Посилання на коментар Поділитися на інших сайтах More sharing options...
Gitan Опубліковано: 19 лютого 2024 Поділитись Опубліковано: 19 лютого 2024 3 часа назад, NBB сказал: а загальне споживання яке? січень 1665 кВт Посилання на коментар Поділитися на інших сайтах More sharing options...
kvintich Опубліковано: 20 лютого 2024 Поділитись Опубліковано: 20 лютого 2024 110м2 січень 2024. В будинку +22 Кондиціонери 785Кват. плюс коридори і ванни тепла підлога ел. котел. Загальне споживання 2120Квват 377День і 1741Ніч із електро авто(500Кват). Утеплення стелі слабеньке. Будемо доробляти. 1 Посилання на коментар Поділитися на інших сайтах More sharing options...
Богдан Грищенко Опубліковано: 23 лютого 2024 Поділитись Опубліковано: 23 лютого 2024 Будинок 104м2, 30см газоблок+ 5см пінополістиролу, під стяжкою 5см пінополістиролу, перекриття на холодне горище утеплене 25см мінвати. Опалення тільки теплою підлогою. В будинку 22-23 зранку, до вечора остигає до 21 градуса, потім включається котел на 12 квт (один тен відгорів, тому працює на 8 квт) і до ранку в будинку знов 22-23 градуси Котел гріє теплу підлогу товщиною 10см, тому перепади t в будинку незначні. Ще котел гріє воду в теплоакумуляторі, з якого потім вода розходиться по теплій підлозі і стоїть неутеплена в гаражі, тому частково гріється і гараж 40 м2 Є ще вентиляція з рекуперацією саморобною, теж працює тільки вночі Також вночі вмикається бойлер на 100 л, посудомийка, пралка. За січень 2200 квт по нічному, 200 квт по денному. Загалом на 3400грн. Приблизно стільки і виходить кожен місяць По досвіду скажу, що літом у нас споживання близько 450 - 500квт без опалення, тому опалення споживає близько 2000 квт в зимові місяці і десь 1200 в міжсезоння, коли нема морозів 4 Посилання на коментар Поділитися на інших сайтах More sharing options...
sirkonium Опубліковано: 23 лютого 2024 Поділитись Опубліковано: 23 лютого 2024 3 години тому, Богдан Грищенко сказав: За січень 2200 квт по нічному, 200 квт по денному. А приготування їжі теж в цих 200кВт входить? Вражений, дуже круте співвідношення день/ніч 👍 В мене максимум доходило до 40% нічних... Посилання на коментар Поділитися на інших сайтах More sharing options...
NBB Опубліковано: 2 березня 2024 Поділитись Опубліковано: 2 березня 2024 за лютий вийшло загальне споживання 650 кВт день 1880 кВт ніч це і опалення і бойлер і все споживання електрики взагалі Посилання на коментар Поділитися на інших сайтах More sharing options...
volomoto Опубліковано: 3 березня 2024 Поділитись Опубліковано: 3 березня 2024 (змінено) 01.02.2024 в 16:05, volomoto сказав: У Львові в січні середня температура було -1 і в мене всього на опалення було витрачено 1183 кВт•год енергії. Будинок 171 м2, середня температура всередині — 21º. Тут можна побачити розподіл витрат електроенергії на різні види тепла: Показати вміст За формулою виходить: 1183/171/22 ≈ 0.31 Підлогове опалення та нагрів води працювавали 100% вночі, кондиціонер інколи включася вдень. Загальний розподіл день/ніч за місяць: Показати вміст У Львові в лютому середня температура було 5.5 і в мене всього на опалення було витрачено 530 кВт•год енергії. Будинок 171 м2, середня температура всередині — 21º. Тут можна побачити розподіл витрат електроенергії на різні види тепла: Прихований текст За формулою виходить: 530/171/15.5 ≈ 0.2 В лютому було і менше днів, і багато сонця, яке гріло через південні вікна, тому число вийшло меншим. Також вдалось експортувати 383 кВт•год в мережу, при цьому імпорт становив 1097 кВт•год, відповідно платити буду тільки за 714 кВт•год 88.2% з яких буде за нічнмим тарифом, що вийде приблизно 1050 грн. Підлогове опалення та нагрів води працювавали 100% вночі, кондиціонер інколи включася вдень. Загальний розподіл день/ніч за місяць: Прихований текст Змінено 3 березня 2024 користувачем volomoto 3 Посилання на коментар Поділитися на інших сайтах More sharing options...
Michael_A Опубліковано: 6 березня 2024 Поділитись Опубліковано: 6 березня 2024 В 03.03.2024 в 21:14, volomoto сказал: Підлогове опалення та нагрів води працювавали 100% вночі, кондиціонер інколи включася вдень. Підлогове опалення, ще якось можу зрозуміти і то температура його за день упаде на три градуси, а от бойлер при ввімкненій рециркуляії за пів дня ввімкнеться на нагрів. В мене бойлер на 150л без рециркуляції тримає до двух днів, але ж то мінус комфорт, - витрата води Посилання на коментар Поділитися на інших сайтах More sharing options...
Tarantino Опубліковано: 6 березня 2024 Поділитись Опубліковано: 6 березня 2024 можете спробувати поставити розумну розетку на рециркуляцію - щоб працювала напр. вранці і увечері коли швидко потрібна вода Посилання на коментар Поділитися на інших сайтах More sharing options...
volomoto Опубліковано: 6 березня 2024 Поділитись Опубліковано: 6 березня 2024 2 години тому, Michael_A сказав: Підлогове опалення, ще якось можу зрозуміти і то температура його за день упаде на три градуси, а от бойлер при ввімкненій рециркуляії за пів дня ввімкнеться на нагрів. В мене бойлер на 150л без рециркуляції тримає до двух днів, але ж то мінус комфорт, - витрата води В мене рециркуляція включається раз на годину на 5 хв і бойлер на 300л. Отак виглядає температура в бойлері за день: Прихований текст 1 Посилання на коментар Поділитися на інших сайтах More sharing options...
yur43 Опубліковано: 6 березня 2024 Поділитись Опубліковано: 6 березня 2024 29 хвилин тому, volomoto сказав: В мене рециркуляція включається раз на годину на 5 хв і бойлер на 300л. Отак виглядає температура в бойлері за день: Приховати вміст Швидкий нагрів за одну годину, з 3 до 4. Можна оптимізувати розтягнувши час нагріву на весь нічний тариф, зменшивши потужність ТЕНа. В плюсах: 1. Менше накипу суттєво. 2. Ресурс ТЕНа +. 3. Навантаження на мережу менше. 4. ККД+. Температурний пік буде зміщений до кінця нічного тарифу, чим досягнеться зниження тепловтрат бойлера. 1 Посилання на коментар Поділитися на інших сайтах More sharing options...
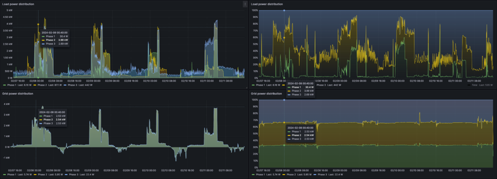
volomoto Опубліковано: 6 березня 2024 Поділитись Опубліковано: 6 березня 2024 (змінено) 58 хвилин тому, yur43 сказав: Можна оптимізувати розтягнувши час нагріву на весь нічний тариф, зменшивши потужність ТЕНа. Це БНН, відповідно котел гріє або воду в бойлері, або хату. Я за ніч хочу нагріту і одне, і інше, тому треба гріти швидко. Проблем з накипом нема, бо теплоносій ганяється по замкнутому колу і нема свіжої води з великим вмістом солі. Навіть якщо б встановлення ТЕНа мало економічний сенс, то всеодно це б не спрацювало у моєму випадку, бо в мій бойлер можна поставити ТЕН тільки посередині бака і він (ТЕН) зможе нагріти тільки половину води. А мережі я роблю добре, бо величина навантаження корелює з напругою в мережі, яка в свою чергу корелює із завантаженістю мережі. Основне споживання в мене тоді, коли мережа найменше завантажена: Прихований текст А також я завжди збалансовано навантажую всі фази: Прихований текст Змінено 6 березня 2024 користувачем volomoto 2 Посилання на коментар Поділитися на інших сайтах More sharing options...
Enot123h Опубліковано: 6 березня 2024 Поділитись Опубліковано: 6 березня 2024 @volomotoА чим вимірюєте? PZEM-004T + ESP8266 ? Посилання на коментар Поділитися на інших сайтах More sharing options...
volomoto Опубліковано: 6 березня 2024 Поділитись Опубліковано: 6 березня 2024 (змінено) 2 хвилини тому, Enot123h сказав: @volomotoА чим вимірюєте? PZEM-004T + ESP8266 ? Це все міряє інвертор, а я з нього вичитую. На котлі стоїть окремий лічильним Eastron SDM630 з модбасом. Отут можна почитати як я вичитую енергію окремо на опалення, і окремо на ГВП: Змінено 6 березня 2024 користувачем volomoto 1 Посилання на коментар Поділитися на інших сайтах More sharing options...
henko Опубліковано: 9 березня 2024 Поділитись Опубліковано: 9 березня 2024 Подскажите, плз, в чем суть электрокотла? Как я понимаю, по квт это тоже самое что и секционные батареи с термостатами. Разница лишь в возможности включать его ночью, и нагревать бак, который потом греет днем, при раздельном тарифе. Но стоит ли того возня с разводкой контура? Посилання на коментар Поділитися на інших сайтах More sharing options...
BugS Опубліковано: 9 березня 2024 Поділитись Опубліковано: 9 березня 2024 33 хвилини тому, henko сказав: Подскажите, плз, в чем суть электрокотла? Как я понимаю, по квт это тоже самое что и секционные батареи с термостатами. Разница лишь в возможности включать его ночью, и нагревать бак, который потом греет днем, при раздельном тарифе. Но стоит ли того возня с разводкой контура? Спробуйте забезпечити подачу теплоносія з секційного радіатора в теплу підлогу і все стане зрозуміло) 1 Посилання на коментар Поділитися на інших сайтах More sharing options...
henko Опубліковано: 9 березня 2024 Поділитись Опубліковано: 9 березня 2024 4 часа назад, BugS сказал: Спробуйте забезпечити подачу теплоносія з секційного радіатора в теплу підлогу і все стане зрозуміло) А нашо потрібна водяна тепла підлога в будинку лише з електрикою? 1 Посилання на коментар Поділитися на інших сайтах More sharing options...
Рекомендовані повідомлення
Створіть акаунт або увійдіть у нього для коментування
Ви маєте бути користувачем, щоб залишити коментар
Створити акаунт
Зареєструйтеся для отримання акаунта. Це просто!
Зареєструвати акаунтУвійти
Вже зареєстровані? Увійдіть тут.
Увійти зараз