yur43 Опубліковано: 5 січня 2023 Поділитись Опубліковано: 5 січня 2023 (змінено) Придбав собі такий інвертор. Працює в комплекті з сонячним полем (поки 5,4кВт) і літієвою батарейкою 5кВт*год. В коробці був логер WiFi. Один добрий британець написав інтеграцію в HomeAssistent. Все це дозволяє точно налаштувати систему під свої запити. Я прив'язався до SOC (оцінка продуктивності) акумулятора. При наявності мережі вона підтримується на рівні 70%. При розряді 69% вмикається режим економії. Ним блокуються непріоритетні пристрої. Сонячні панелі заряджають батарею до 55,5в. В залежності від SOC вмикаються відповідні вимикачі і дозволяють витрачати енергію під час генерації. Може кому допоможуть ці досліди. Прихований текст Змінено 6 січня 2023 користувачем yur43 4 2 Посилання на коментар Поділитися на інших сайтах More sharing options...
yur43 Опубліковано: 5 січня 2023 Автор Поділитись Опубліковано: 5 січня 2023 (змінено) ще скріни Прихований текст Змінено 5 січня 2023 користувачем yur43 2 Посилання на коментар Поділитися на інших сайтах More sharing options...
yur43 Опубліковано: 5 січня 2023 Автор Поділитись Опубліковано: 5 січня 2023 (змінено) Прихований текст Змінено 5 січня 2023 користувачем yur43 1 Посилання на коментар Поділитися на інших сайтах More sharing options...
Фрай Опубліковано: 5 січня 2023 Поділитись Опубліковано: 5 січня 2023 прошу пардона, у вас в Умани сегодня было солнце? откуда взялась такая генерация? Посилання на коментар Поділитися на інших сайтах More sharing options...
yur43 Опубліковано: 5 січня 2023 Автор Поділитись Опубліковано: 5 січня 2023 (змінено) Сьогодні сонця не було. Всього пару кіловатгодин набігло за весь день. Вчора було більше 10кВт*год, але їх не було куди складати. Змінено 5 січня 2023 користувачем yur43 Посилання на коментар Поділитися на інших сайтах More sharing options...
Фрай Опубліковано: 5 січня 2023 Поділитись Опубліковано: 5 січня 2023 (змінено) зрозуміло Змінено 5 січня 2023 користувачем Фрай Посилання на коментар Поділитися на інших сайтах More sharing options...
yur43 Опубліковано: 5 січня 2023 Автор Поділитись Опубліковано: 5 січня 2023 В мене сонячне поле на 5,4кВт. Прихований текст 2 Посилання на коментар Поділитися на інших сайтах More sharing options...
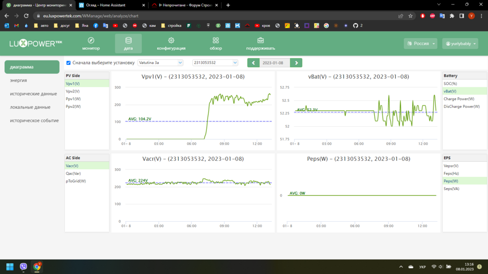
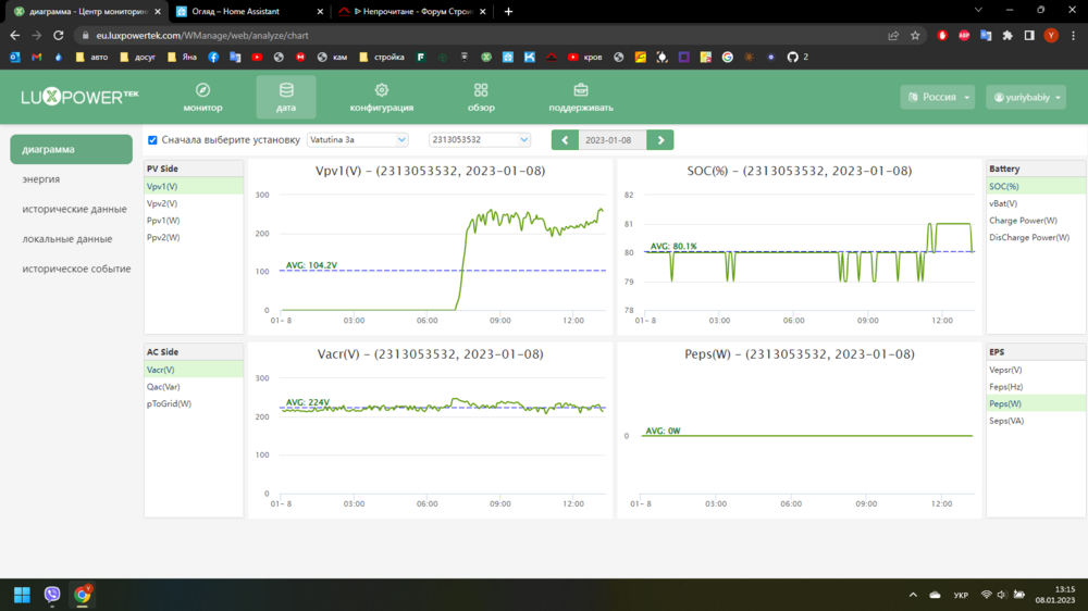
yur43 Опубліковано: 6 січня 2023 Автор Поділитись Опубліковано: 6 січня 2023 По напрузі акумулятора логіка сильно кульгає. Перевів всі дані на SOC. От припустимо ми заряджаємо акумулятор - напруга 52в SOC-80%. Перестали заряджати - 51,5в SOC-80%. Тобто SOC дає точніше уявлення про запас енергії ніж напруга. До того ж ця модель інвертора не дає поставити старт зарядки від мережі більше 52в, а це виявилось замало для літія. А при кінцевій напрузі заряду 53в і стартовій 52в, заряд має циклічний характер. А приємніший заряд постійною напругою. По еко режиму. Він блокує автоматичний запуск кондиціонера, вимикає один бойлер, блокує полотенцесушарку, підігрів веранди. Можна налаштувати яскравість освітлення в еко режимі. При помірному сонці, або появі мережі, батарея заряджається, еко режим вимикається, все працює як раніше. Режим сонце (SOC-80%) вмикає полотенцесушарку, інтенсивний прогрів бойлера, підігрів веранди до 20С, в перспективі електрокотел . Тобто до повного заряду акумулятори доходити будуть рідко, енергія буде утилізуватись переважно в тепло. Задача налаштувань - використати по максимуму енергію сонця, підтримувати акумулятор в буферному стані для забезпечення будинку енергією під час відключень. Від генератора система працює, заряд обмежив 1кВт, слабкий генератор. 4 Посилання на коментар Поділитися на інших сайтах More sharing options...
volomoto Опубліковано: 6 січня 2023 Поділитись Опубліковано: 6 січня 2023 10 хвилин тому, yur43 сказав: Від генератора система працює, заряд обмежив 1кВт, слабкий генератор. В нього є окремий вхід для генератора чи генератор підключається зі сторони мережі? Якщо друге, то як від генератора повністю зарядити акумулятори, якщо 10 хвилин тому, yur43 сказав: До того ж ця модель інвертора не дає поставити старт зарядки від мережі більше 52в ? Посилання на коментар Поділитися на інших сайтах More sharing options...
volomoto Опубліковано: 6 січня 2023 Поділитись Опубліковано: 6 січня 2023 15 хвилин тому, yur43 сказав: Перевів всі дані на SOC. А що рахує SOC? Якщо не БМС, то воно настільки ж точне, як і напруга. 1 Посилання на коментар Поділитися на інших сайтах More sharing options...
yur43 Опубліковано: 6 січня 2023 Автор Поділитись Опубліковано: 6 січня 2023 (змінено) 12 хвилин тому, volomoto сказав: В нього є окремий вхід для генератора чи генератор підключається зі сторони мережі? Якщо друге, то як від генератора повністю зарядити акумулятори, якщо ? 1. ця модель має окремий вхід генератора. Але будинок пробує заживити енергією генератора + заряджати акум. 2. Так як відсутній режим користувача для налаштувань літієвого акумулятора, користуюсь режимом кислотного. З усіма заморочками кислоти. 3. SOC рахує інвертор, досить правильно. Задаються напруги макс-мін, а далі воно само. Правда воно адаптоване під кислотні. Змінено 6 січня 2023 користувачем yur43 1 Посилання на коментар Поділитися на інших сайтах More sharing options...
volomoto Опубліковано: 6 січня 2023 Поділитись Опубліковано: 6 січня 2023 19 хвилин тому, yur43 сказав: 2. Так як відсутній режим користувача для налаштувань літієвого акумулятора, користуюсь режимом кислотного. З усіма заморочками кислоти. А чому тоді в інструкції таке: Це для свинцю при роботі від мережі. 2 Посилання на коментар Поділитися на інших сайтах More sharing options...
yur43 Опубліковано: 6 січня 2023 Автор Поділитись Опубліковано: 6 січня 2023 2 години тому, volomoto сказав: А чому тоді в інструкції таке: Це для свинцю при роботі від мережі. Можливо я неправильно назвав свинцеві кислотними. Для мене принципові два типи: автомобільні і літієві. Посилання на коментар Поділитися на інших сайтах More sharing options...
volomoto Опубліковано: 6 січня 2023 Поділитись Опубліковано: 6 січня 2023 (змінено) 3 години тому, yur43 сказав: Можливо я неправильно назвав свинцеві кислотними. Для мене принципові два типи: автомобільні і літієві. Так свинцеві і кислотні — це тотожні поняття. І для них можна виставляти напругу аж до 58.4 В незалежно від джерела заряду. Тому не розумію звідки взялось оце: 6 годин тому, yur43 сказав: До того ж ця модель інвертора не дає поставити старт зарядки від мережі більше 52в Змінено 6 січня 2023 користувачем volomoto 1 Посилання на коментар Поділитися на інших сайтах More sharing options...
yur43 Опубліковано: 6 січня 2023 Автор Поділитись Опубліковано: 6 січня 2023 4 хвилини тому, volomoto сказав: звідки взялось оце: Так як мені не потрібний спеціальний режим для свинцю-кислоти, я спробував використати наявні налаштування під свої задачі. Пункт "напруга заряду" я виставив як максимум повністю заряженого акумулятора 16 банок * 3,5в = 55,5в з запасом. Він спрацьовує коли сильне сонце. Пункт "Напряжение аккумулятора для начала зарядки от переменного тока" я зробив рівним з "Напряжение аккумуляторной батареи в конце зарядки переменного тока" і "Напряжение EOD в сети" , це буферний режим коли є мережа і міра розряду зарядженого сонцем акумулятора коли сонце вщухло. Тобто це основний стан батареї і готовність до певного резервування. Так оте налаштування початку заряду стоїть 52в максимум, а хочеться поставити 53в, щоб запас для резерву був більший. Але коли перейти на дані SOC , то цифри можна поставити любі, єдине що початок має бути не вищий за кінець. Коли ставлю рівні значення, вентилятор охолодження майже не включається, значок зарядки періодично моргає, підтримується стабільна напруга на акумуляторі. Смисл того всього в тому що акумулятор то не просто батарейка для резерву, а ще й склад для сонця яке може резко засвітити і його треба десь покласти. Пропорції 50/50% мене б влаштували для поточного графіка відключень. Для мирного часу буде інший режим, для блекауту ще інший. 1 Посилання на коментар Поділитися на інших сайтах More sharing options...
Dalet Опубліковано: 6 січня 2023 Поділитись Опубліковано: 6 січня 2023 4 часа назад, yur43 сказал: 3. SOC рахує інвертор, досить правильно. Задаються напруги макс-мін, а далі воно само. Правда воно адаптоване під кислотні. нажаль ніт Посилання на коментар Поділитися на інших сайтах More sharing options...
yur43 Опубліковано: 6 січня 2023 Автор Поділитись Опубліковано: 6 січня 2023 (змінено) Алгоритм можу рекомендувати. Працює задовільно. Відсоток буферного режиму тримає стабільно, підібрав його значення під свої запити, вийшло 80%, це 52,4в напруги. Орієнтовно це 60% заряду. Їх мені вистачає на роботу всіх необхідних пристроїв під час плановий 2-годинних відключень. Сюди входять і яєчню посмажити, чайник закип'ятити. Ток заряду від мережі поставив 10а, вистачає. Сонця дуже мало і 40% запасу пустоти в батареї вистачає його балансувати. Хто не знав, інвертор після зарядки сонцем відключається від мережі і працює на батарейці, в моєму випадку до зниження до буферного заряду . Змінено 7 січня 2023 користувачем yur43 Посилання на коментар Поділитися на інших сайтах More sharing options...
yur43 Опубліковано: 8 січня 2023 Автор Поділитись Опубліковано: 8 січня 2023 Цікава піктограма для HA , показує розподілення енергії. Кольори змінюються . 1 Посилання на коментар Поділитися на інших сайтах More sharing options...
yur43 Опубліковано: 8 січня 2023 Автор Поділитись Опубліковано: 8 січня 2023 (змінено) зверніть увагу на оцінку заряду по напрузі і SOC. SOC мені набагато більше подобається. І автоматику по ньому легше налаштовувати. Змінено 8 січня 2023 користувачем yur43 1 Посилання на коментар Поділитися на інших сайтах More sharing options...
yur43 Опубліковано: 11 січня 2023 Автор Поділитись Опубліковано: 11 січня 2023 Блимнуло сонце і енергію треба десь дівати. Включились бойлери, полотенцесушарка, підігрів веранди автоматично. Вручну включив калорифер. А її ще багато. 1 Посилання на коментар Поділитися на інших сайтах More sharing options...
sanyas15 Опубліковано: 11 січня 2023 Поділитись Опубліковано: 11 січня 2023 В 05.01.2023 в 20:46, yur43 сказал: Один добрий британець написав інтеграцію в HomeAssistent В 05.01.2023 в 20:46, yur43 сказал: Може кому допоможуть ці досліди Може і допомогли б, якщо б я знав та вмів підключитися так, як у Вас. Правда, в мене інвертор трохи не такий... Посилання на коментар Поділитися на інших сайтах More sharing options...
yur43 Опубліковано: 11 січня 2023 Автор Поділитись Опубліковано: 11 січня 2023 Британець написав інтеграцію в HomeAssistant для сімейства сонячних інверторів LuxPower. До інверторів інших виробників теж можливо щось колись хтось робив, треба шукати. Все в ваших руках. Посилання на коментар Поділитися на інших сайтах More sharing options...
sanyas15 Опубліковано: 11 січня 2023 Поділитись Опубліковано: 11 січня 2023 10 минут назад, yur43 сказал: хтось робив, треба шукати. Все в ваших руках Ну, в принципі, мене влаштовує і така програма. Все реєструє, все показує. Тільки зберігається на компі. Нетбук постійно включений. 1 Посилання на коментар Поділитися на інших сайтах More sharing options...
yur43 Опубліковано: 11 січня 2023 Автор Поділитись Опубліковано: 11 січня 2023 (змінено) Межа балансування в мене вийшла близько 53в. Вистачає для резервування при відключеннях 3 години. Коли є сонце, в батареї є місце до 56в куди його скласти. Це все індивідуально, навантаження у всіх різне. І навіть вольтметр інвертора і тип хімії акумулятора можуть бути різні. LiFePo не боїться короткострокових розрядів, можна експериментувати. Перезаряд не бажаний. Змінено 11 січня 2023 користувачем yur43 Посилання на коментар Поділитися на інших сайтах More sharing options...
yur43 Опубліковано: 11 січня 2023 Автор Поділитись Опубліковано: 11 січня 2023 (змінено) А ще в HA є прогноз на генерацію сонячної енергії. Прогноз на сьогодні - завтра безкоштовно, на довший період вже платна підписка. Правда що робити з цими даними в автоматизаціях не зрозуміло. screen-20230111-200229.mp4 screen-20230111-195138.mp4 screen-20230111-195011.mp4 Змінено 11 січня 2023 користувачем yur43 2 Посилання на коментар Поділитися на інших сайтах More sharing options...
Рекомендовані повідомлення
Створіть акаунт або увійдіть у нього для коментування
Ви маєте бути користувачем, щоб залишити коментар
Створити акаунт
Зареєструйтеся для отримання акаунта. Це просто!
Зареєструвати акаунтУвійти
Вже зареєстровані? Увійдіть тут.
Увійти зараз