mib Опубліковано: 9 вересня 2024 Поділитись Опубліковано: 9 вересня 2024 1 минуту назад, Vikctor сказал: Так, азарт увімкнеться. Це я знаю. Бо рибну ловлю я не люблю і не розумію чоловіків до 60, кому це цікаво) Я тоже, хотя озеро в 100 метрах, но с солнцем прям зашло 2 Посилання на коментар Поділитися на інших сайтах More sharing options...
volomoto Опубліковано: 9 вересня 2024 Поділитись Опубліковано: 9 вересня 2024 32 хвилини тому, mib сказав: Вы проверяли? Такое как я описал в сообщении выше, я собственного опыта не имею, но соседу инсталяторы именно так объяснили тем самым отговорив его вешать нагрузку на грид и вся нагрузка у него на бекап Звичайно що провіряв, і цьому інвертору пофіг, де є навантаження. якщо режим з нульовим експортом, то він буде стільки у фази, щоб в точці встановлення СТ був нуль. Якщо ж режим експорт, то може бути з перекосом або без і це залежить чи стоїть галочка Asymmetric Phase Feedind. 1 Посилання на коментар Поділитися на інших сайтах More sharing options...
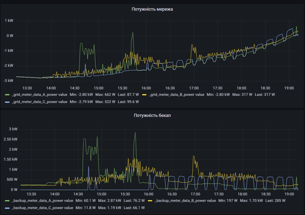
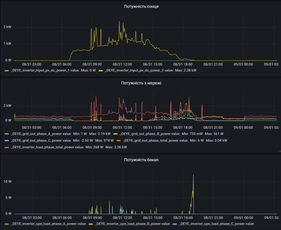
k-master Опубліковано: 10 вересня 2024 Поділитись Опубліковано: 10 вересня 2024 10 годин тому, mib сказав: Вы проверяли? Такое как я описал в сообщении выше, я собственного опыта не имею, но соседу инсталяторы именно так объяснили тем самым отговорив его вешать нагрузку на грид и вся нагрузка у него на бекап Не знаю що там розказували інсталятори, ось дея котра працювала без акумулятора та зеленого тарифу з мережею, все було між інвертором та мережею: Як можна побачити потужність по фазам різна, але графік загальної потужності та графік потужності сонця співпадають, з чого можна зробити висновок що інвертор нормально генерує різну потужність по фазам. Там стояло маленьке поле та на все не вистачало, але з мережі графік ось: Так що нормально інвертор генерує в мережу не симетричну потужність навіть без продажу. З продажем там все складніше - він генерує стільки скільки може, якщо зараз він генерує по кіловату на фазу, а бойлер вимагає 1,5 кВт то логічно що на фазі де бойлер буде споживання 500 Вт при генерації кіловата по 2-м іншим. При зеленому тарифу та бекапі це виглядає ось так: 2 Посилання на коментар Поділитися на інших сайтах More sharing options...
professori Опубліковано: 10 вересня 2024 Поділитись Опубліковано: 10 вересня 2024 Тут вопрос возник. К Deye 10kW однофазной физически получится подключить силиконовый 95мм2? Посилання на коментар Поділитися на інших сайтах More sharing options...
Vikctor Опубліковано: 10 вересня 2024 Поділитись Опубліковано: 10 вересня 2024 17 минут назад, professori сказал: Тут вопрос возник. К Deye 10kW однофазной физически получится подключить силиконовый 95мм2? Так там же гвинтове з'єднання DC дротів. Так що питання лишень в тому щоб знайти потрібний накінечник. Посилання на коментар Поділитися на інших сайтах More sharing options...
professori Опубліковано: 10 вересня 2024 Поділитись Опубліковано: 10 вересня 2024 7 минут назад, Vikctor сказал: Так там же гвинтове з'єднання DC дротів. Так що питання лишень в тому щоб знайти потрібний накінечник. Имелось ввиду по толщине самого кабеля (18мм) он проходит в отверстия внизу инвертора?. Ничего колхозить не нужно? По наконечникам это понятно. В крайнем случае по ширине слегка напильником пройти. Посилання на коментар Поділитися на інших сайтах More sharing options...
Gitan Опубліковано: 10 вересня 2024 Поділитись Опубліковано: 10 вересня 2024 21 минуту назад, professori сказал: Имелось ввиду по толщине самого кабеля (18мм) он проходит в отверстия внизу инвертора?. Ничего колхозить не нужно? По наконечникам это понятно. В крайнем случае по ширине слегка напильником пройти. Я коли обтискував наконечники на кабель 75 мм кв, відразу надягнув на кабель потрібного діаметру гермоввод. Шатний зніму з інвертора, та встановлю свій разом з кабелем. Посилання на коментар Поділитися на інших сайтах More sharing options...
volomoto Опубліковано: 10 вересня 2024 Поділитись Опубліковано: 10 вересня 2024 8 хвилин тому, professori сказав: Имелось ввиду по толщине самого кабеля (18мм) он проходит в отверстия внизу инвертора? Беріть 75 мм кв. і він точно влізе. Посилання на коментар Поділитися на інших сайтах More sharing options...
Gitan Опубліковано: 10 вересня 2024 Поділитись Опубліковано: 10 вересня 2024 2 часа назад, volomoto сказал: Беріть 75 мм кв. і він точно влізе. Це якщо обтискувати кабель на місці. А якщо десь окремо, то наконечник мабуть не влізе гермоввод. Посилання на коментар Поділитися на інших сайтах More sharing options...
90BCO Опубліковано: 10 вересня 2024 Поділитись Опубліковано: 10 вересня 2024 5 часов назад, professori сказал: Тут вопрос возник. К Deye 10kW однофазной физически получится подключить силиконовый 95мм2? Два по 35мм2 влазять легко, 95-й думаю, теж влізе. А навіщо такий шланг ? 2 Посилання на коментар Поділитися на інших сайтах More sharing options...
volomoto Опубліковано: 10 вересня 2024 Поділитись Опубліковано: 10 вересня 2024 1 годину тому, Gitan сказав: Це якщо обтискувати кабель на місці. А якщо десь окремо, то наконечник мабуть не влізе гермоввод. Без проблем влізає, бо там один гермоввід, який має десь 35мм внутрішнього діаметру. Самі наконечники плоскі і мають менший діаметр в обжимній частині, ніж зовнішня діаметр ізоляції кабеля. 2 Посилання на коментар Поділитися на інших сайтах More sharing options...
mib Опубліковано: 10 вересня 2024 Поділитись Опубліковано: 10 вересня 2024 Назрел вопрос, а у Deya акб подключение второго акб так же как у пилонтеч, просто соединить и не обязательно каждыц зарядать отдельно до 100% Речь про акб 5квт Посилання на коментар Поділитися на інших сайтах More sharing options...
yur43 Опубліковано: 10 вересня 2024 Автор Поділитись Опубліковано: 10 вересня 2024 2 хвилини тому, mib сказав: Назрел вопрос, а у Deya акб подключение второго акб так же как у пилонтеч, просто соединить и не обязательно каждыц зарядать отдельно до 100% Речь про акб 5квт Так, БМС головного акумулятора побачить ємність другого і передасть суму в інвертор. Заряжати буде - поки буде запит від будь-якого акумулятора, так вони вирівняються. Правда вирівнювання тими балансирами БМС буде довгим. 1 Посилання на коментар Поділитися на інших сайтах More sharing options...
beavis Опубліковано: 10 вересня 2024 Поділитись Опубліковано: 10 вересня 2024 16 хвилин тому, mib сказав: Назрел вопрос, а у Deya акб подключение второго акб так же как у пилонтеч, просто соединить и не обязательно каждыц зарядать отдельно до 100% Речь про акб 5квт Сапорт рекомендує зарядити окремо всі до 100 1 Посилання на коментар Поділитися на інших сайтах More sharing options...
mib Опубліковано: 10 вересня 2024 Поділитись Опубліковано: 10 вересня 2024 31 минуту назад, beavis сказал: Сапорт рекомендує зарядити окремо всі до 100 Деевский? Или каких то местных инсталяторов? Какая тогда процедура? Старый заряжаем до 100% Все выключаем снимаем Подключаем новый заряжаем до 100% Кого из них делать мастером а кого слейвом? Или это без разницы? Посилання на коментар Поділитися на інших сайтах More sharing options...
90BCO Опубліковано: 10 вересня 2024 Поділитись Опубліковано: 10 вересня 2024 49 минут назад, mib сказал: Старый заряжаем до 100% Все выключаем снимаем Подключаем новый заряжаем до 100% Відбігаємо подалі... 1 Посилання на коментар Поділитися на інших сайтах More sharing options...
beavis Опубліковано: 10 вересня 2024 Поділитись Опубліковано: 10 вересня 2024 48 хвилин тому, mib сказав: Деевский Саме він 1 Посилання на коментар Поділитися на інших сайтах More sharing options...
volomoto Опубліковано: 10 вересня 2024 Поділитись Опубліковано: 10 вересня 2024 52 хвилини тому, mib сказав: Деевский? Насправді пофіг який там рівень заряду, головне щоб в акумів була приблизно однакова напруга відкритого кола. З часом батареї вирівняються, але поки це не станеться, то та з батарей, яка має вищий заряд, буде відключатись першою і макс. зарядний струм буде меншим. При розряді буде схожа ситуація, але в іншу сторону і це не є проблемою, якщо ви відразу після введення в експлуатацію не очікуєте повної ємності всієї системи. В іншому випадку треба всіх зарядити до 100%, і це простіше інсталяторам, бо потім не треба пояснювати клієнтам, чому інвертор пішов в помилку під навантаженням меншим, ніж номінальне. 6 Посилання на коментар Поділитися на інших сайтах More sharing options...
k-master Опубліковано: 10 вересня 2024 Поділитись Опубліковано: 10 вересня 2024 53 хвилини тому, mib сказав: Деевский? Или каких то местных инсталяторов? Какая тогда процедура? Старый заряжаем до 100% Все выключаем снимаем Подключаем новый заряжаем до 100% Кого из них делать мастером а кого слейвом? Или это без разницы? Та навіть тут пару тижнів тому писав що можна й не заряджати, нічого поганого не відбувається. Але мабуть це стосується +- однаково заряджених батарей. Коли не рекомендують то лякаються що хтось з'єднає розряджену за заряджену та заряджена батарея почне заряджати розряджену, а там струм майже не обмежений через що спрацює BMS. 1 Посилання на коментар Поділитися на інших сайтах More sharing options...
volomoto Опубліковано: 10 вересня 2024 Поділитись Опубліковано: 10 вересня 2024 13 хвилин тому, k-master сказав: Коли не рекомендують то лякаються що хтось з'єднає розряджену за заряджену та заряджена батарея почне заряджати розряджену, а там струм майже не обмежений через що спрацює BMS. Нормальні БМС детектять такі ситуації і включають режим обмеження струму через вбудований DC-DC перетворювач. Типово там 10 або 20А. 2 Посилання на коментар Поділитися на інших сайтах More sharing options...
Артем Артем Опубліковано: 10 вересня 2024 Поділитись Опубліковано: 10 вересня 2024 DC DC в BMS? Посилання на коментар Поділитися на інших сайтах More sharing options...
volomoto Опубліковано: 10 вересня 2024 Поділитись Опубліковано: 10 вересня 2024 6 хвилин тому, Артем Артем сказав: DC DC в BMS? Ага Він також задіюється якщо з якоїсь причини інвертор при при заряді не обмежив струм до рівня, який попросила бмс. Посилання на коментар Поділитися на інших сайтах More sharing options...
Артем Артем Опубліковано: 10 вересня 2024 Поділитись Опубліковано: 10 вересня 2024 (змінено) 8 минут назад, volomoto сказал: Ага Він також задіюється якщо з якоїсь причини інвертор при при заряді не обмежив струм до рівня, який попросила бмс. це в яких БМС? Є дві jk inverter, там таке типу є, але фактично не є Змінено 10 вересня 2024 користувачем Артем Артем Посилання на коментар Поділитися на інших сайтах More sharing options...
volomoto Опубліковано: 10 вересня 2024 Поділитись Опубліковано: 10 вересня 2024 5 хвилин тому, Артем Артем сказав: це в яких БМС? Наприклад Seplos, PACE, JBD та інших ветеринів ринку бмс для систем накопичення. JK туди не відноситься, бо вони тільки рік роблять інверторні бмс, в яких багато чого нема, але є багато багів. JK стала народною через наявність активного балансира, але в інших аспектах вона сильно програє ветеранам ринку. 2 Посилання на коментар Поділитися на інших сайтах More sharing options...
Vikctor Опубліковано: 10 вересня 2024 Поділитись Опубліковано: 10 вересня 2024 12 минут назад, volomoto сказал: JK стала народною через наявність активного балансира, але в інших аспектах вона сильно програє ветеранам ринку. Ну і ціна. Бо бачив бмс з характеристиками майже тотожними, але ціна була біля 300 баксів, тобто майже втричі дорожче. 1 Посилання на коментар Поділитися на інших сайтах More sharing options...
Рекомендовані повідомлення
Створіть акаунт або увійдіть у нього для коментування
Ви маєте бути користувачем, щоб залишити коментар
Створити акаунт
Зареєструйтеся для отримання акаунта. Це просто!
Зареєструвати акаунтУвійти
Вже зареєстровані? Увійдіть тут.
Увійти зараз