standov Опубліковано: 5 листопада 2024 Автор Поділитись Опубліковано: 5 листопада 2024 Сьогодні помітив що SOH АКБ знизився до 99%, на даний момент цикли по батареям (202, 115, 52, 52). SOH показує загальний, не по батареям. ХЗ як реагувати на такі значення. Посилання на коментар Поділитися на інших сайтах More sharing options...
mib Опубліковано: 5 листопада 2024 Поділитись Опубліковано: 5 листопада 2024 1 час назад, standov сказал: Сьогодні помітив що SOH АКБ знизився до 99%, на даний момент цикли по батареям (202, 115, 52, 52). SOH показує загальний, не по батареям. ХЗ як реагувати на такі значення. Может оно учитывает срок эксплуатации Посилання на коментар Поділитися на інших сайтах More sharing options...
standov Опубліковано: 5 листопада 2024 Автор Поділитись Опубліковано: 5 листопада 2024 1 минуту назад, mib сказал: Может оно учитывает срок эксплуатации хз, мені здається що як мінімум там може бути округлення, типу 99.45% тоді для середніх 100 циклів може і нормально, але це не точно) Посилання на коментар Поділитися на інших сайтах More sharing options...
mib Опубліковано: 5 листопада 2024 Поділитись Опубліковано: 5 листопада 2024 1 минуту назад, standov сказал: хз, мені здається що як мінімум там може бути округлення, типу 99.45% тоді для середніх 100 циклів може і нормально, але це не точно) У меня jk soh не показывает живу в святом неведенье Но химия стареет так что скорее всего где то так оно и есть Это ж первый у вас 2 года назад появился? Посилання на коментар Поділитися на інших сайтах More sharing options...
standov Опубліковано: 5 листопада 2024 Автор Поділитись Опубліковано: 5 листопада 2024 3 минуты назад, mib сказал: Это ж первый у вас 2 года назад появился? так, перший 2 роки тому, другий рік тому і ще два десь влітку 1 Посилання на коментар Поділитися на інших сайтах More sharing options...
yur43 Опубліковано: 5 листопада 2024 Поділитись Опубліковано: 5 листопада 2024 а як мало бути? Обіцяли 10 років до 80% деградації, приблизно по 2% на рік. От воно їх і рахує. Я не думаю, що там якісь виміри проводяться, просто таймери. 1 Посилання на коментар Поділитися на інших сайтах More sharing options...
standov Опубліковано: 6 листопада 2024 Автор Поділитись Опубліковано: 6 листопада 2024 17 часов назад, yur43 сказал: Обіцяли 10 років до 80% деградації обіцяли? я про цикли до 80 бачив, про роки бачив лише гарантію, не скажу правда що дуже вчитувався ) По циклам виходить якось ранувато Посилання на коментар Поділитися на інших сайтах More sharing options...
Vstar Опубліковано: 6 листопада 2024 Поділитись Опубліковано: 6 листопада 2024 19 годин тому, standov сказав: Сьогодні помітив що SOH АКБ знизився до 99%, на даний момент цикли по батареям (202, 115, 52, 52). SOH показує загальний, не по батареям. ХЗ як реагувати на такі значення. Є прислів'я, менше знаєш (бачиш) краще спиш. Зрозуміло, що зниження буде і має так бути. І в даному випадку, якби покази були з відображенням сотих, то багатьом людям це не давало б спокою, і щотижня дивились би на покази ((. Ми також щодня старіємо але ж не думаємо про це постійно. 2 Посилання на коментар Поділитися на інших сайтах More sharing options...
standov Опубліковано: 6 листопада 2024 Автор Поділитись Опубліковано: 6 листопада 2024 1 минуту назад, Vstar сказал: Є прислів'я, менше знаєш (бачиш) краще спиш. Зрозуміло, що зниження буде і має так бути. І в даному випадку, якби покази були з відображенням сотих, то багатьом людям це не давало б спокою, і щотижня дивились би на покази ((. Ми також щодня старіємо але ж не думаємо про це постійно. це понятно, не то щоб мене то сильно лякає чи ще шось, просто трошки дивує що по циклам наче як зарано, а скільки в циклічний розряд я граюся другий місяць лише і оно отак зробили то мені трошки стремно чи не є проблемою такий режим. Скоріш за все співпадіння але трошечки є сумніви 2 Посилання на коментар Поділитися на інших сайтах More sharing options...
LAT Опубліковано: 6 листопада 2024 Поділитись Опубліковано: 6 листопада 2024 Звичайний літій деградує швидше всього у перші пару років. Далі суттєво повільніше. Посилання на коментар Поділитися на інших сайтах More sharing options...
standov Опубліковано: 7 листопада 2024 Автор Поділитись Опубліковано: 7 листопада 2024 17 часов назад, LAT сказал: Звичайний літій деградує швидше всього у перші пару років. Далі суттєво повільніше. Lfp жиж Посилання на коментар Поділитися на інших сайтах More sharing options...
standov Опубліковано: 7 листопада 2024 Автор Поділитись Опубліковано: 7 листопада 2024 (змінено) Взяв "вихідний" і повністю його вгробив на встановлення розсувної даері в комору. 2.8м, дуже важка. Монтажники виробника самоустранілісь, сказали що це неможливо без розборки стелі. Ледачі рукожопи. Все болить, голодний але задоволений собою і трошки краще буду спати, бо мене майже вмовили що це не можливо, а двері вже були куплені. Змінено 7 листопада 2024 користувачем standov 12 Посилання на коментар Поділитися на інших сайтах More sharing options...
LAT Опубліковано: 7 листопада 2024 Поділитись Опубліковано: 7 листопада 2024 7 минут назад, standov сказал: Lfp жиж I? LFP теж деградує. Повільніше за NMC. І тримання постійно 100% заряду для LFP теж більше шкодить. Треба цикли розряду\заряду робити. Гугл більше підкаже. Посилання на коментар Поділитися на інших сайтах More sharing options...
standov Опубліковано: 7 листопада 2024 Автор Поділитись Опубліковано: 7 листопада 2024 (змінено) 16 минут назад, LAT сказал: I? LFP теж деградує. Повільніше за NMC. І тримання постійно 100% заряду для LFP теж більше шкодить. Треба цикли розряду\заряду робити. Гугл більше підкаже. Та є цикли постійно, 50 повних циклів за 2 місяці натікало. Просто ви написали "звичайний літій" а не звичайний то який? Змінено 7 листопада 2024 користувачем standov Посилання на коментар Поділитися на інших сайтах More sharing options...
standov Опубліковано: 20 листопада 2024 Автор Поділитись Опубліковано: 20 листопада 2024 (змінено) Хроніки сліпого рукожопа. Є в мене на другому поверсі 5 внутріпольніков кермі. Свого часу купував їх без решіток декоративних, бо по перше е-економія, а по друге було не зрозуміло який треба колір, бо не було розуміння фінального дизайну. Зараз стала задача фіналізувати все і відповідно почав прицінятися. Виявилося що по перше ціна якась захмарна а по друге якісь терміни. Поміряв, замовив хендмейд з ясеня, ясеневі планки 2см висоти, через ясеневі бобінки на пружинках, колір по рал. Ціна вийшла десь в 3 рази менша ніж оригінальні з незрозуміло чого. Все було-би ок, але я сліпий і замість 250мм ширини дав виконавцю 205мм, довелося дозамовляти "добори", бо переробляти заново решітки мені не дозволили дружина разом з жабою ) На добори вже сам підклеїв на поліуретановий герметик металеву "поличку" з залишків "ялинок" планкена, через добу тримаються мертво. Результат імхо "булочка"! Мінус що добор трошки перекриває конвекцію (там камера "забору повітря") але по перше перекриває лише на третину, а по друге в мене температура занижена і явно не розрахункові 70-80 і січення має вистачати з запасом. Змінено 20 листопада 2024 користувачем standov 10 Посилання на коментар Поділитися на інших сайтах More sharing options...
mib Опубліковано: 20 листопада 2024 Поділитись Опубліковано: 20 листопада 2024 Я тоже слепой, раза с третьего перечитывая понял что не на пятом этаже А 5 радиаторов Но мозг штука загадочная три раза успел подумать когда еще три этажа появилось и главное как, даже почти придумал 1 Посилання на коментар Поділитися на інших сайтах More sharing options...
standov Опубліковано: 21 листопада 2024 Автор Поділитись Опубліковано: 21 листопада 2024 9 часов назад, mib сказал: Я тоже слепой, раза с третьего перечитывая понял что не на пятом этаже А 5 радиаторов Но мозг штука загадочная три раза успел подумать когда еще три этажа появилось и главное как, даже почти придумал Ненене, набудуваіся на 20 років наперкд ) 1 Посилання на коментар Поділитися на інших сайтах More sharing options...
Фрай Опубліковано: 21 листопада 2024 Поділитись Опубліковано: 21 листопада 2024 3 години тому, standov сказав: Ненене, набудуваіся на 20 років наперкд ) Щось нагадує? О, згадав 1 Посилання на коментар Поділитися на інших сайтах More sharing options...
nosatiy Опубліковано: 22 листопада 2024 Поділитись Опубліковано: 22 листопада 2024 всі пишут шо конвектори марна річ, а у ТС аж 5шт да і в мене теж стоять і непогано працюють. 1 Посилання на коментар Поділитися на інших сайтах More sharing options...
Vikctor Опубліковано: 22 листопада 2024 Поділитись Опубліковано: 22 листопада 2024 А в мене немає і СО теж непогано працює. І що ж робить? 1 Посилання на коментар Поділитися на інших сайтах More sharing options...
standov Опубліковано: 22 листопада 2024 Автор Поділитись Опубліковано: 22 листопада 2024 4 часа назад, nosatiy сказал: всі пишут шо конвектори марна річ, а у ТС аж 5шт да і в мене теж стоять і непогано працюють. Якщо не намагатися використовувати конвектори для того для чого вони не передбачені то нормальна річ ) в того самого кермі в каталозі досить непогано все розписано - де, що, куди, нащо, як. Посилання на коментар Поділитися на інших сайтах More sharing options...
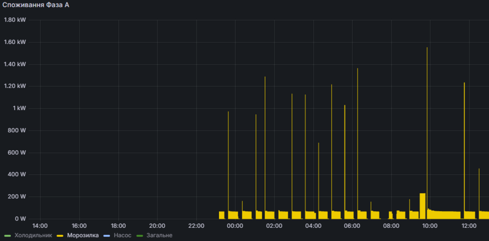
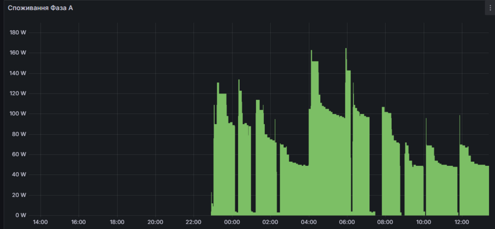
standov Опубліковано: 22 листопада 2024 Автор Поділитись Опубліковано: 22 листопада 2024 Починаю трошки по хаті розкидувати зігбішні розетки (суто моніторити споживання приладів). Почав з холодильника (самсунн сайд-бай-сайд, інвертор) та морозилки (арістон 1.8м вертикальна компресор). Цікава відмінність роботи "інвертора" та звичайного компресора. Тепер зрозуміло чого в мене генератор кашляє коли морозилка одночасно з насосом стартують. графіки показують максимальне споживання по інтервалам, зрозуміло що воно мабуть не здатно відловити саме піки але оскільки розетки однакові то порівнювати між собою мабуть можна. 5 Посилання на коментар Поділитися на інших сайтах More sharing options...
standov Опубліковано: 1 грудня 2024 Автор Поділитись Опубліковано: 1 грудня 2024 Трошки лоханувся з ікеею, тумба "все в комплекті" але крім ручок, а фасади втоплені і коли закриваються то всьо, виколупувать чкрез дно. Дуже зручно звісно ) але симпатично, як на мене звісно. 4 Посилання на коментар Поділитися на інших сайтах More sharing options...
outdoor24 Опубліковано: 1 грудня 2024 Поділитись Опубліковано: 1 грудня 2024 (змінено) 14 хвилин тому, standov сказав: виколупувать чкрез дно Пуш-оупен поставити і проблема вирішена без ручок Змінено 1 грудня 2024 користувачем outdoor24 2 Посилання на коментар Поділитися на інших сайтах More sharing options...
standov Опубліковано: 1 грудня 2024 Автор Поділитись Опубліковано: 1 грудня 2024 1 минуту назад, outdoor24 сказал: Пуш-ін поставити і проблема вирішена без ручок Пуши на такі фасади фіг поставиш, бо буде стирчати в закритому варіанті, пушам треба ход в пару мм. Звичайні ручки просто куплю і все, просто сам факт що їх нема, раніше клали самі прості а тас вже хочеш ставиш, зочеш міняєш. А тут взагалі ніяких, якась оптимізація і забавно що саме в такому варіанті це трошки "фатально" 2 Посилання на коментар Поділитися на інших сайтах More sharing options...
Рекомендовані повідомлення
Створіть акаунт або увійдіть у нього для коментування
Ви маєте бути користувачем, щоб залишити коментар
Створити акаунт
Зареєструйтеся для отримання акаунта. Це просто!
Зареєструвати акаунтУвійти
Вже зареєстровані? Увійдіть тут.
Увійти зараз