ЯД Опубліковано: 19 червня 2025 Поділитись Опубліковано: 19 червня 2025 3 хвилини тому, Фрай сказав: Та все ж до теми, бачу як тут всі постійно щось міняють у налаштуваннях, а воно глючить чи не так працює і ці маніпуляції більш просунутих юзерів мене трохи бентежать, а раптом у мене щось не так працює? Бо мої батарейки мені занадто дорого обійшлися, звичайно, що хочу аби довше не турбували. У людей специфические требования и хотелки и они пытаются их сделать. А аккум просто лучше использовать хоть как то) у меня заряд до 100 каждый день, а ночью разряд (где-то то до 80) За 2 месяца 4 кВт из сети. Меня устраивает Посилання на коментар Поділитися на інших сайтах More sharing options...
mib Опубліковано: 19 червня 2025 Поділитись Опубліковано: 19 червня 2025 31 минуту назад, ЯД сказал: у меня заряд до 100 каждый день, а ночью разряд (где-то то до 80) За 2 месяца 4 кВт из сети. Меня устраивает Вы сильно с этим не усердствуйте, при наличии ЗТ должно быть хоть какое то потребление от сети @Фрайу меня зеленый тариф и я хочу батарею поставить как бы в режим хранения заряженной на 90% на случай если будут отключения, остальное время пока выработка больше чем потребления сеть выступает в качестве акб 1 Посилання на коментар Поділитися на інших сайтах More sharing options...
ЯД Опубліковано: 19 червня 2025 Поділитись Опубліковано: 19 червня 2025 1 хвилину тому, mib сказав: Вы сильно с этим не усердствуйте, при наличии ЗТ должно быть хоть какое то потребление от сети Ну там 1-2 кВт все равно с сети инвертор тянет. У меня там в доме сейчас потребление - минипк с ХА, роутер и сам инвертор) 2 Посилання на коментар Поділитися на інших сайтах More sharing options...
МакДо Опубліковано: 20 червня 2025 Поділитись Опубліковано: 20 червня 2025 19.06.2025 в 18:50, mib сказав: в режим хранения заряженной на 90% на случай если будут отключения Вибачте, а вам не здається, що у випадку відключень мережі ваше поле панелей за годину-півтори задує АКБ з 10% до 100%? Взимку такий підхід ще розумію, але зараз - хз. 5 Посилання на коментар Поділитися на інших сайтах More sharing options...
Фрай Опубліковано: 20 червня 2025 Поділитись Опубліковано: 20 червня 2025 1 година тому, МакДо сказав: у випадку відключень мережі ваше поле панелей за годину-півтори задує АКБ з 10% до 100%? І чим це погано чи шкідливо? «Задує» і заряд вимкнеться, панель замовкне. Посилання на коментар Поділитися на інших сайтах More sharing options...
mib Опубліковано: 20 червня 2025 Поділитись Опубліковано: 20 червня 2025 1 час назад, МакДо сказал: Вибачте, а вам не здається, що у випадку відключень мережі ваше поле панелей за годину-півтори задує АКБ з 10% до 100%? Взимку такий підхід ще розумію, але зараз - хз. У нас пока только плановые отключения на ремонт, на час/два Но надо наверно до 80% опустить, но больше по той причине что пока у меня акб на малом напряжении догоняет до 100% хотя и пишет что 90% правда после включения режима флоат на бмс еще не проверял А зимой я наоборот когда нет отключений разряжаю днем до 30% ночью заряжаю до 100% Если вы про то что во время отключений солнце пропадет, так как некуда сливать будет то это не так много у меня акб 16 квт*ч Посилання на коментар Поділитися на інших сайтах More sharing options...
mib Опубліковано: 20 червня 2025 Поділитись Опубліковано: 20 червня 2025 15 минут назад, Фрай сказал: І чим це погано чи шкідливо? «Задує» і заряд вимкнеться, панель замовкне. По ЗТ будет не до продажа А если акб держать полуразряженным то солнце уйдет в акб, а при появлении сети в нее сольется 1 Посилання на коментар Поділитися на інших сайтах More sharing options...
МакДо Опубліковано: 20 червня 2025 Поділитись Опубліковано: 20 червня 2025 (змінено) 35 хвилин тому, Фрай сказав: І чим це погано чи шкідливо? «Задує» і заряд вимкнеться, панель замовкне. Нічого поганого тут немає. Заряд вимкнеться так само як і в мене. Мав на увазі використовувати АКБ як буфер для продажу, що я і роблю, задаючи в ToU 50%. В сонячні дні надлишкова генерація задуває АКБ до 100%, а при настанні хмар чи вечора, АКБ продається до 50% Змінено 20 червня 2025 користувачем МакДо 1 Посилання на коментар Поділитися на інших сайтах More sharing options...
mib Опубліковано: 20 червня 2025 Поділитись Опубліковано: 20 червня 2025 5 минут назад, МакДо сказал: Нічого поганого тут немає. Заряд вимкнеться так само як і в мене. Мав на увазі використовувати АКБ як буфер для продажу, що я і роблю, задаючи в ToU 50%. В сонячні дні надлишкова генерація задуває АКБ до 100%, а при настанні хмар чи вечора, АКБ продається до 50% Но у вас же и панелей больше чем инвертор может продавать в моменте и акб вдвое больше моего, тоесть около 500-700 квт*ч вы таким образом в месяц выигрываете В моем случае это поможет только в случае отключений, а с января таких совокупно было часов 10 в дневное время и панелей у меня 11,6 тоесть я могу все продать Посилання на коментар Поділитися на інших сайтах More sharing options...
Фрай Опубліковано: 20 червня 2025 Поділитись Опубліковано: 20 червня 2025 Зрозумів, то у вас забаганки по ЗТ, як би «рибку зʼїсти і на не сісти» )) у мене такого нема то я й не переймаюся, мій термін окупності 100 років 😜 Посилання на коментар Поділитися на інших сайтах More sharing options...
mib Опубліковано: 20 червня 2025 Поділитись Опубліковано: 20 червня 2025 9 минут назад, Фрай сказал: у мене такого нема то я й не переймаюся, мій термін окупності 100 років 😜 Окупилось же уже при первом отключении после установки 2 Посилання на коментар Поділитися на інших сайтах More sharing options...
mib Опубліковано: 23 червня 2025 Поділитись Опубліковано: 23 червня 2025 Дорогой дневник сегодня опять произошло необъяснимое, бмс зачем то зарядил акб до 100% но судя по всему он был и так заряжен, потом разрядил до 90 Посилання на коментар Поділитися на інших сайтах More sharing options...
beavis Опубліковано: 23 червня 2025 Поділитись Опубліковано: 23 червня 2025 8 годин тому, mib сказав: Дорогой дневник сегодня опять произошло необъяснимое, бмс зачем то зарядил акб до 100% но судя по всему он был и так заряжен, потом разрядил до 90 Буде прикольно, якщо в бмс зашили функціонал "відновлення" рівня SOC. Це б дозволило тримати рівень СОК на бажаному рівні без страху неочікуваного розряду в 0 1 Посилання на коментар Поділитися на інших сайтах More sharing options...
mib Опубліковано: 23 червня 2025 Поділитись Опубліковано: 23 червня 2025 4 часа назад, beavis сказал: Буде прикольно, якщо в бмс зашили функціонал "відновлення" рівня SOC. Це б дозволило тримати рівень СОК на бажаному рівні без страху неочікуваного розряду в 0 Ну вот чем то это похоже, так как акб был опять не 90 а ближе к 100 но потом был разряд до 90 Интересно повторится это или нет Но у Виктора поведение в другую сторону у меня стремится к 100 а у него разряжается Посилання на коментар Поділитися на інших сайтах More sharing options...
volomoto Опубліковано: 24 червня 2025 Поділитись Опубліковано: 24 червня 2025 28.04.2025 в 13:27, volomoto сказав: Це й же інвертор чомусь обрізає струм до 12.1 А: Написав в службу підтримки і чекаю на відповідь, бо це вже навіть не 12.5А як то типово є. Продовження історії. Після довгих переписок та експериментів китайці визнали, що в них якісь фундаментальні баги в прошивці і вони то будуть фіксати. А я, не відходячи від каси записав, чому мій 10к 3ф обрізаї струм PV1 на рівні 25А, а не 26А, як це пише в даташиті: На що мені відповіли, що давайте ми вам спочатку оновимо прошивку, бо вона дуже стара, бо я дійсно не оновлювався жодного разу від часу встановлення цього інвертора два роки тому. Прошивку оновили і обмеження в 25А залишилось, але відбулась ну дуже позитивна зміна: PV2 тепер не ріже потужність на рівні 5 кВт, як то було раніше. Було: Стало: Що дуже приємно, бо я вже хотів перекомутовувати стрінги і навіть замінити інвертор на потужніший, щоб уникнути цього обмеження. Загальне обрізання потужності сонця залишилось на рівні 13 кВт. 7 Посилання на коментар Поділитися на інших сайтах More sharing options...
Vikctor Опубліковано: 3 липня 2025 Поділитись Опубліковано: 3 липня 2025 Пан volomoto, тут на одному форумі людина стверджує , що "до речі, 3-фазні сонячні інвертори Deye - вирівнюють перекос споживання по фазах". Мається на увазі режим байпасу. Наче ми тут такого не обговорювали. Що думаєте? Посилання на коментар Поділитися на інших сайтах More sharing options...
yurriy Опубліковано: 3 липня 2025 Поділитись Опубліковано: 3 липня 2025 (змінено) 14 минут назад, Vikctor сказал: Наче ми тут такого не обговорювали. Обговорювали, Віктор. Навіть, здається, скрін наводив. Вирівнюють тільки в режимі без продажу. Ось знайшов. Змінено 3 липня 2025 користувачем yurriy 1 1 Посилання на коментар Поділитися на інших сайтах More sharing options...
Vikctor Опубліковано: 3 липня 2025 Поділитись Опубліковано: 3 липня 2025 4 часа назад, yurriy сказал: Вирівнюють тільки в режимі без продажу. О,це вже цікаво. А може во всіх режимах, бо ви ж не маєте ЗТ і відповідно не можете перевірити в інших режимах. Посилання на коментар Поділитися на інших сайтах More sharing options...
yurriy Опубліковано: 3 липня 2025 Поділитись Опубліковано: 3 липня 2025 7 минут назад, Vikctor сказал: О,це вже цікаво. А може во всіх режимах, бо ви ж не маєте ЗТ і відповідно не можете перевірити в інших режимах. Може й так. В тебе є можливість перевірити 1 Посилання на коментар Поділитися на інших сайтах More sharing options...
Vikctor Опубліковано: 3 липня 2025 Поділитись Опубліковано: 3 липня 2025 19 минут назад, yurriy сказал: Може й так. В тебе є можливість перевірити Знати б де ці показники знайти) Але в цілому людина схожі скріни як доказ розмістила. Єдине, що для мене незрозуміло - ось заряджаю я наприклад автівку і саме на цієї фазі просідає напруга. Чому тоді не рівномірно по всіх фазах... Посилання на коментар Поділитися на інших сайтах More sharing options...
yurriy Опубліковано: 3 липня 2025 Поділитись Опубліковано: 3 липня 2025 7 минут назад, Vikctor сказал: Знати б де ці показники знайти) Це якраз не складно. На солармані або дейе клауд заходиш у девайси, вибираєш інвертор і в самому низу є графік, на якому треба вибрати потрібні криві, як на моєму скріні. 1 Посилання на коментар Поділитися на інших сайтах More sharing options...
mib Опубліковано: 3 липня 2025 Поділитись Опубліковано: 3 липня 2025 10 минут назад, Vikctor сказал: Знати б де ці показники знайти) Але в цілому людина схожі скріни як доказ розмістила. Єдине, що для мене незрозуміло - ось заряджаю я наприклад автівку і саме на цієї фазі просідає напруга. Чому тоді не рівномірно по всіх фазах... Ну вот вроде работает, я графики не выводил но в моменте 2 Посилання на коментар Поділитися на інших сайтах More sharing options...
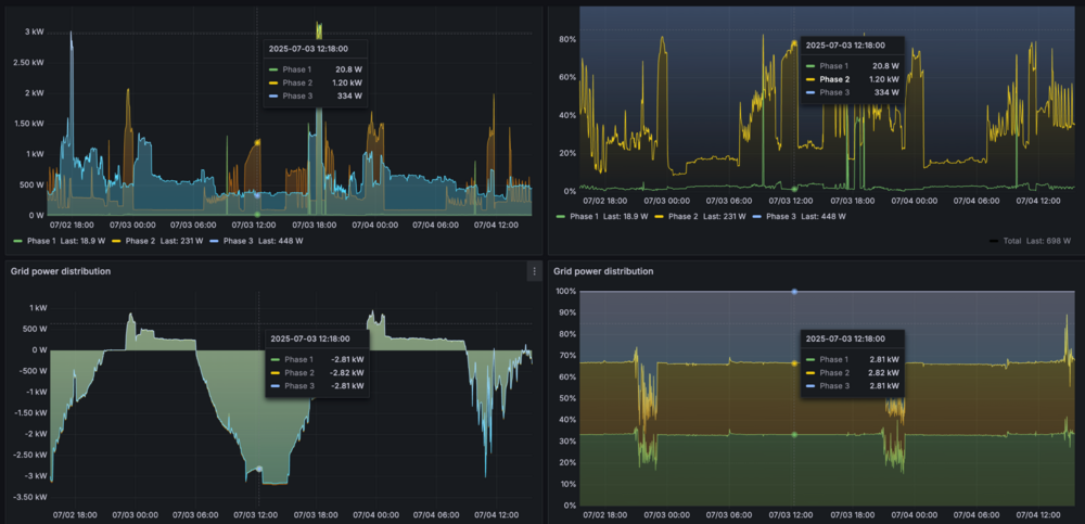
volomoto Опубліковано: 4 липня 2025 Поділитись Опубліковано: 4 липня 2025 22 години тому, Vikctor сказав: Пан volomoto, тут на одному форумі людина стверджує , що "до речі, 3-фазні сонячні інвертори Deye - вирівнюють перекос споживання по фазах". Мається на увазі режим байпасу. Наче ми тут такого не обговорювали. Що думаєте? Та я про це писав в цій темі - Там правда нема даних про експорт, але тепер літо і ось приклад, що незалежно від того чи це імпорт, чи експорт, мережа завжди "бачить" однакову потужність по фазах: 4 Посилання на коментар Поділитися на інших сайтах More sharing options...
ЯД Опубліковано: 4 липня 2025 Поділитись Опубліковано: 4 липня 2025 5 хвилин тому, volomoto сказав: Та я про це писав в цій темі - Там правда нема даних про експорт, але тепер літо і ось приклад, що незалежно від того чи це імпорт, чи експорт, мережа завжди "бачить" однакову потужність по фазах: Мне кажется, что независимо от асиметрик фаз фидинг, Дея пихает в сеть "поровну" по фазам. Иногда как следствие (у меня) не нагруженная фаза выходит за границы напряжения и сеть отрубается, вместо того, чтобы пихать больше в нагруженную с прошедшим напряжением. Посилання на коментар Поділитися на інших сайтах More sharing options...
volomoto Опубліковано: 4 липня 2025 Поділитись Опубліковано: 4 липня 2025 1 година тому, ЯД сказав: Мне кажется, что независимо от асиметрик фаз фидинг, Дея пихает в сеть "поровну" по фазам. Иногда как следствие (у меня) не нагруженная фаза выходит за границы напряжения и сеть отрубается, вместо того, чтобы пихать больше в нагруженную с прошедшим напряжением. Вам здається, бо різниця велика. Якщо вимкнути Assymetric Phase Feeding, то DC-AC перетворювач зажди видає однакову потужність на фазах незалежно від навантаження. Відповідно та фаза, де є більше навантаження, буде менше експортувати в мережу. Якщо ж цю опцію включити, то балансування відбувається на стороні мережі і DC-AC перетворювач видає таку потужність, щоб на стороні мережі завжди була однакова потужність, навіть якщо для цього треба споживати по одній фазі і віддавати по іншій. 3 1 Посилання на коментар Поділитися на інших сайтах More sharing options...
Рекомендовані повідомлення
Створіть акаунт або увійдіть у нього для коментування
Ви маєте бути користувачем, щоб залишити коментар
Створити акаунт
Зареєструйтеся для отримання акаунта. Це просто!
Зареєструвати акаунтУвійти
Вже зареєстровані? Увійдіть тут.
Увійти зараз