standov Опубліковано: 24 листопада 2019 Автор Поділитись Опубліковано: 24 листопада 2019 Спрашивали как будет выглядеть разводка шкафа света, это конечно я несколько наколхозил (мягко сказано) но думаю суть будет понятна - набирается "матрица" на вагах в держателях, далее по мере багацтва ваги вынимаются и заменяются din-димерами. Держатель ваги 18мм шириной позволяет скомутировать две лампы и два выключателя. Пока закомутировал весь свет 1 этажа на 1 выключатель. 4 1 Посилання на коментар Поділитися на інших сайтах More sharing options...
mrigi Опубліковано: 3 грудня 2019 Поділитись Опубліковано: 3 грудня 2019 В минуты натхнення дорисовал и чуть переосмыслил щит ввода электрики в дом, все несколько замудрено но идея резервирования того что нужно, отключаемых фаз внешним управлением, ограничение мощности эл-котла по запросу. Реализовано процентов на 70, остальные 30 будут вместе с инвертором не скоро. АВР показан условно, критика конструктивная приветсвуетсяА зачем фазы отключать-то? Нагрузка то может быть на разных фазах. Логичнее отключать именно нагрузку. Если вам не нужно резервировать все три фазы и вся резервируемая нагрузка может быть на одной линии (свет, котел, ворота, пару розеток), то лично я реализовал следующий вариант: 1. после ввода и аппаратов защиты приходит питание на распределительный блок хагер на 4 полюса (3 фазы + фаза резерва) 2. от этого блока все 4-ре провода идут на 4-х полюсный контактор 3. а с контактора на еще один блок хагер 4-х полюсный В результате я имею блок с неотключаемыми фазами и неотключаемым резервом и такой же точно блок отключаемый мастер-выключателем. Все фазы доступны в обоих состояниях для лучшего распределения нагрузки по фазам. Так как-то универсальнее чтоли. Посилання на коментар Поділитися на інших сайтах More sharing options...
standov Опубліковано: 3 грудня 2019 Автор Поділитись Опубліковано: 3 грудня 2019 А зачем фазы отключать-то? Нагрузка то может быть на разных фазах. Логичнее отключать именно нагрузку. Если вам не нужно резервировать все три фазы и вся резервируемая нагрузка может быть на одной линии (свет, котел, ворота, пару розеток), то лично я реализовал следующий вариант: 1. после ввода и аппаратов защиты приходит питание на распределительный блок хагер на 4 полюса (3 фазы + фаза резерва) 2. от этого блока все 4-ре провода идут на 4-х полюсный контактор 3. а с контактора на еще один блок хагер 4-х полюсный В результате я имею блок с неотключаемыми фазами и неотключаемым резервом и такой же точно блок отключаемый мастер-выключателем. Все фазы доступны в обоих состояниях для лучшего распределения нагрузки по фазам. Так как-то универсальнее чтоли. лучшее враг хорошего, я мыслю немного с другой стороны: 1. Логика идет от того что у меня есть фаза зарезервированная акумуляторами и в перспективе генератором, это отправная точка которая задает основной поток дальнейших рассуждений. Резервировать три фазы очень дорого и не оптимально по использованию банок. 2. Далее если фаза резерва одна то на нее цепляем то что важно, не ресурсоемкое и должно работать всегда, ну это логично. На остальные фазы распределение по остаточному принципу. 3. Далее логика как в анекдоте "я вас ..ей долго вместе собирал на одном корабле", у меня есть фаза где все нужное и две фазы где все не нужно, с-но то что не нужное можно отключить когда меня нет дома. 4. разводка розеток по дому запланирована таким образом что есть резервируемые розетки в помещении (фаза 1) и не резервируемые. "географически" в резервируемые воткнуть например пылесос, ютюг или чайник сложно - они либо заняты критичным оборудованием (холодильник, телек, морозилка) либо где-то под кроватью и тп. Потому вырубая лишние фазы я дополнительно страхуюсь от "забыла выключить ютюг" "чайник залипла кнопка" "плита не помню" и вот всего этого. Другими словами я не могу представить сценарий когда мне бы нужно было что-то мощное оставить работать в мое отсутствие кроме электрокотла, который да примерно по вашей схеме и заведен. Совсем другими словами - ваше решение универсальнее и если бы у меня была задача сделать максимально-гибкое решение для сферического в вакууме дома то да, но я делал решение под себя и свои потребности и некоторая экономия в ущерб *не нужной конкретно мне* *дополнительной* гибкости имхо вполне оправдана ) 1 Посилання на коментар Поділитися на інших сайтах More sharing options...
fim Опубліковано: 3 грудня 2019 Поділитись Опубліковано: 3 грудня 2019 Зима близко, утепления кровли нет, котел на одном крыле, вода непонятно как перезимует. Решил внести трошки айтишного задротства в стройку для тех кто прогулял) напомните плиз на давление какой датчик? Посилання на коментар Поділитися на інших сайтах More sharing options...
mrigi Опубліковано: 3 грудня 2019 Поділитись Опубліковано: 3 грудня 2019 Другими словами я не могу представить сценарий когда мне бы нужно было что-то мощное оставить работать в мое отсутствие кроме электрокотла, который да примерно по вашей схеме и заведен.Тут больше вопросов к тому как вы с такой схемой будете отключать трехфазное оборудование ПОСЛЕ выключателя. Скажем электро-плиту, компрессор 380В, зарядку электромобиля, сварочник или ещё что. У вас просто нет этих трех фаз на выходе, ведь одна фиктивная с инвертора. Причем не отключаемая. Что, в трехфазной розетке останется одна фаза включенная? Выходит у вас нет физической возможности обесточивать трехфазные розетки. Во имя экономии порядка 20 баксов? Да блок можно синий иековский взять, а не хаггеровский, цена вопроса $10. Странная экономия, не обессудьте. Посилання на коментар Поділитися на інших сайтах More sharing options...
standov Опубліковано: 3 грудня 2019 Автор Поділитись Опубліковано: 3 грудня 2019 Тут больше вопросов к тому как вы с такой схемой будете отключать трехфазное оборудование ПОСЛЕ выключателя. Скажем электро-плиту, компрессор 380В, зарядку электромобиля, сварочник или ещё что. У вас просто нет этих трех фаз на выходе, ведь одна фиктивная с инвертора. Причем не отключаемая. Что, в трехфазной розетке останется одна фаза включенная? Выходит у вас нет физической возможности обесточивать трехфазные розетки. Во имя экономии порядка 20 баксов? Да блок можно синий иековский взять, а не хаггеровский, цена вопроса $10. Странная экономия, не обессудьте. я не буду отключать то чего у меня нет, а если будет (например зарядка для авто) то я ее отключать не буду, у меня три фазы вполне себе живут до стабов и инертора, например от них запитан котел. Экономия сильно больше чем 10$ - это блок, это +1 фаза везде (у меня 3 у вас 3+1) это бОльшие щиты (у меня то в эти еле влезло) и это все ради того что конкретно я не буду использовать аж никогда Добавлено через 1 минуту для тех кто прогулял) напомните плиз на давление какой датчик? prom.ua/p878116348-datchik-davleniya-dlya.html Добавлено через 5 минут Тут больше вопросов к тому как вы с такой схемой будете отключать трехфазное оборудование ПОСЛЕ выключателя моя схема доделывается до вашей достаточно легко без переделки того что есть, но скорее всего этого не будет никогда ) но если будет то это сделать очень легко, особенно с учетом того что честные 3 фазы у меня отдельно в щите бойлерной 1 Посилання на коментар Поділитися на інших сайтах More sharing options...
mrigi Опубліковано: 3 грудня 2019 Поділитись Опубліковано: 3 грудня 2019 это бОльшие щитыпокупные щиты это вообще моветон. В нише произвольного размера монтируются дин-рейки прямо на стену через проставки, снаружи дверца-жалюзи из ближайшего строймага и вуаля. Стоит это плюс-минус три копейки. Посилання на коментар Поділитися на інших сайтах More sharing options...
standov Опубліковано: 3 грудня 2019 Автор Поділитись Опубліковано: 3 грудня 2019 покупные щиты это вообще моветон. В нише произвольного размера монтируются дин-рейки прямо на стену через проставки, снаружи дверца-жалюзи из ближайшего строймага и вуаля. Стоит это плюс-минус три копейки. я как только разведу костер, завалю мамонта и выдублю с него шкуру так сразу и рейки на проставки ;) 3 Посилання на коментар Поділитися на інших сайтах More sharing options...
mrigi Опубліковано: 3 грудня 2019 Поділитись Опубліковано: 3 грудня 2019 я как только разведу костер, завалю мамонта и выдублю с него шкуру так сразу и рейки на проставки ;)глядя на ваш щит, палку-копалку вы уже освоили. До освоения костра не далеко! Удачи. Посилання на коментар Поділитися на інших сайтах More sharing options...
standov Опубліковано: 3 грудня 2019 Автор Поділитись Опубліковано: 3 грудня 2019 глядя на ваш щит, палку-копалку вы уже освоили. До освоения костра не далеко! Удачи. ай замечательно ) Посилання на коментар Поділитися на інших сайтах More sharing options...
Energon Опубліковано: 5 грудня 2019 Поділитись Опубліковано: 5 грудня 2019 покупные щиты это вообще моветон. В нише произвольного размера монтируются дин-рейки прямо на стену через проставки, снаружи дверца-жалюзи из ближайшего строймага и вуаля. Стоит это плюс-минус три копейки. Это колхоз какой то. Который кстати как то совсем неудобно собирать)) Посилання на коментар Поділитися на інших сайтах More sharing options...
digor_ua Опубліковано: 5 грудня 2019 Поділитись Опубліковано: 5 грудня 2019 да ладно, нормальный щит я тоже так могу, только я фоткать такие шедевры стисняюсь Посилання на коментар Поділитися на інших сайтах More sharing options...
standov Опубліковано: 5 грудня 2019 Автор Поділитись Опубліковано: 5 грудня 2019 я фоткать такие шедевры стисняюсь а мне нечего скрывать от общественности )) Посилання на коментар Поділитися на інших сайтах More sharing options...
mrigi Опубліковано: 6 грудня 2019 Поділитись Опубліковано: 6 грудня 2019 Это колхоз какой то. Который кстати как то совсем неудобно собирать))Собирать достаточно удобно. Отдельно на раме из дин-реек собирается начинка, а потом готовый щит крепится в нишу на анкера или изоляторы. Имхо, выглядит ничем не хуже короба со снятыми пластронами. Глядя на саморезы по пластику в готовых щитах, то ещё вопрос - что колхознее: ширпотребный пластик или металлическая сборка на болтах. Вот к примеру фото: Стоимость щита: 2 метровые рейки, 9шт полуметровых, 18 болтов с гайками, 6 анкеров, 1 дверца (нет на фото). Итого баксов 30. 3 Посилання на коментар Поділитися на інших сайтах More sharing options...
digor_ua Опубліковано: 6 грудня 2019 Поділитись Опубліковано: 6 грудня 2019 Собирать достаточно удобно. Отдельно на раме из дин-реек собирается начинка, а потом готовый щит крепится в нишу на анкера или изоляторы. Имхо, выглядит ничем не хуже короба со снятыми пластронами. Глядя на саморезы по пластику в готовых щитах, то ещё вопрос - что колхознее: ширпотребный пластик или металлическая сборка на болтах. Вот к примеру фото: Стоимость щита: 2 метровые рейки, 9шт полуметровых, 18 болтов с гайками, 6 анкеров, 1 дверца (нет на фото). Итого баксов 30. а закрыть его крышкой чтоб красиво, недорого и безопасно как? Посилання на коментар Поділитися на інших сайтах More sharing options...
mrigi Опубліковано: 6 грудня 2019 Поділитись Опубліковано: 6 грудня 2019 а закрыть его крышкой чтоб красиво, недорого и безопасно как?Конкретно этот щит закрывается деревянной дверцой 2.4м высотой и 50см шириной, пропитанной огнебиозащитой и покрашенной краской на водной основе (не горит). Снаружи всё красиво. Смысла в пластронах я не вижу от слова совсем, поэтому меня это не интересует. Но при желании их добавить не большая проблема. 1 Посилання на коментар Поділитися на інших сайтах More sharing options...
standov Опубліковано: 6 грудня 2019 Автор Поділитись Опубліковано: 6 грудня 2019 я дико извиняюсь но у вас модульки внутри не на 10 баксов, ладно бы экономили "на всем", но неужели нормальный большой металлический щит, например univers, кардинально повлияет на общую смету? Пластрона нет и не будет, стена должна быть капитальная сзади (не гк). Не нравятся пластиковые "бытовые" щиты берите другие, как спорт по принципу что еще можно сделать из буханки хлеба конечно зачет, но смысл не улавливается 1 Посилання на коментар Поділитися на інших сайтах More sharing options...
mrigi Опубліковано: 6 грудня 2019 Поділитись Опубліковано: 6 грудня 2019 смысл не улавливаетсяКак минимум потому что я не знаю куда этот щит разрастётся дальше. Я конечно оставил две рейки под резервное снабжение, но этого скорей всего будет мало. А что потом делать, если места не хватит? Плюс ниже ещё будет блок слаботочки, тоже пару реек. А так тут ещё два таких щита может влезть, нет искуственных ограничений и стеснения в плане места. Плюс я хотел цельную ГЗШ по всей высоте, а не маленьким блоком где-то в углу. Так удобнее, когда PE можно подключить на любом ряду. В стандартных корпусах выбора нет, доп. расходы. Собственно, моя ниша под электрику была заложена ещё на этапе проектирования дома и до сих пор меня более чем устраивает. Univers на 156 модулей, во первых он маленький, во вторых $300 - да, это ощутимая часть стоимости щита. Если щит на фото вышел где-то $1300, то это 23% надбавка. Не мало. Как вы сказали - я не вижу смысла платить за вещи, которые мне не нужны. Так и тут, я не вижу что мне даёт заводской ящик кроме дополнительного мазохизма. Вместо того чтобы планировать задачи пришлось бы ломать голову как это втиснуть в жесткие рамки. А так, почти бесплатный шкаф на модулей 500. Посилання на коментар Поділитися на інших сайтах More sharing options...
Energon Опубліковано: 6 грудня 2019 Поділитись Опубліковано: 6 грудня 2019 Ну тут минусов тоже как бы два основных. Это отсутствие пластронов, электро безопасность при этом страдает капитально. И отсутствие двери как таковой, ребенок откроет и .... Ну это я написал Имхо)) А так да места действительно много, есть где развернуться. 2 Посилання на коментар Поділитися на інших сайтах More sharing options...
standov Опубліковано: 6 грудня 2019 Автор Поділитись Опубліковано: 6 грудня 2019 Ну хорошо что установили что дело в деньгах, все остальное притянуто за уши. В общем-то денежный вопрос бьёт любой другой Посилання на коментар Поділитися на інших сайтах More sharing options...
dushes86 Опубліковано: 6 грудня 2019 Поділитись Опубліковано: 6 грудня 2019 Ну хорошо что установили что дело в деньгах, все остальное притянуто за уши. В общем-то денежный вопрос бьёт любой другой Изначальный посыл был о "моветоне" использования заводских ящиков. Думаю, если бы допысувачь не бросался пышными фразами, а просто предложил свое видение того, как наколхозить "дешево и сердито", шуму было бы куда меньше. 2 Посилання на коментар Поділитися на інших сайтах More sharing options...
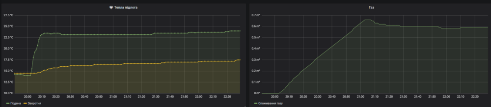
standov Опубліковано: 16 грудня 2019 Автор Поділитись Опубліковано: 16 грудня 2019 Спустя 9 месяцев мне наконец дали газ. 40тыс - разрешение на врезку в частный газопровод среднего давления 30тыс - конденсационник 35квт 65тыс - работы, проекты нестандартного подключения, интерес посредника. Но конечно с электрикой по "моще" не сравнить. Пока не очень понятно с работой котла - почему-то при 20гадусах уставки он в 14 так и не запустился, возможно надо читать мануал. Но при 25 агонь, текущее потребление потребление 0.6 куба в час на моем недоутепленном доме 2 Посилання на коментар Поділитися на інших сайтах More sharing options...
dushes86 Опубліковано: 16 грудня 2019 Поділитись Опубліковано: 16 грудня 2019 А нащо вам 35квт? Посилання на коментар Поділитися на інших сайтах More sharing options...
standov Опубліковано: 16 грудня 2019 Автор Поділитись Опубліковано: 16 грудня 2019 А нащо вам 35квт? Был по акции) а если серьезно то у меня гидроаккумулятор будет и мне в общем примерно пофиг на мощность 1 Посилання на коментар Поділитися на інших сайтах More sharing options...
dushes86 Опубліковано: 16 грудня 2019 Поділитись Опубліковано: 16 грудня 2019 Был по акции) а если серьезно то у меня гидроаккумулятор будет и мне в общем примерно пофиг на мощность Не пролезло что-то. А для чего гидроаккуму дополнительные квт? Да и сам аккум зачем при газе? Зы. Версия с акционным котлом вполне норм, кмк, почему бы и нет, если выгодно было... Посилання на коментар Поділитися на інших сайтах More sharing options...
Рекомендовані повідомлення
Створіть акаунт або увійдіть у нього для коментування
Ви маєте бути користувачем, щоб залишити коментар
Створити акаунт
Зареєструйтеся для отримання акаунта. Це просто!
Зареєструвати акаунтУвійти
Вже зареєстровані? Увійдіть тут.
Увійти зараз