Kubik Опубліковано: 15 грудня 2023 Поділитись Опубліковано: 15 грудня 2023 14 часов назад, Dalet сказал: Акб загальний. 5шт по 200Агод 15S. Все інше не має значення. Хоча , від акб до щита розподілення 150кв кабля 5м десь По напряжению подключены? А как зарядка идет? Не совсем себе представляю реализацию работы с общим аккумулятором шести инверторов. Посилання на коментар Поділитися на інших сайтах More sharing options...
Dalet Опубліковано: 15 грудня 2023 Поділитись Опубліковано: 15 грудня 2023 31 минуту назад, Kubik сказал: По напряжению подключены? А как зарядка идет? Не совсем себе представляю реализацию работы с общим аккумулятором шести инверторов. ну предыстория такая - клиент нанял чертей, черти поставили панели вплоть до направления на север, а гофру кабельную прикрутили насквозь к забору саморезами - это для начала понимания ситуации в целом. батарейки - клиент купил в китае. Все же умные сейчас. позвали нас когда уже полупизнец. Пенели не переставляли. Но переключение делали, кабеля полностью переложили. Инверторы выбрали уже по нужде, ибо если бы изначально строили то было бы другое оборудование, а так, ввиду нюанса с панелями солнечными, иного решения кроме Дейе 8К не было. АБ - какой-то китай, по кану пока не поднялся, еще работаем над этим. А пока в ручном режиме настроено, ток зарядки равномерно по инверторах, дабы не допустить превышения тока. АБ в таких системах всегда общий, ибо это емкость с энергией, баласт, и для стабильности системы, он должен быть единым 2 Посилання на коментар Поділитися на інших сайтах More sharing options...
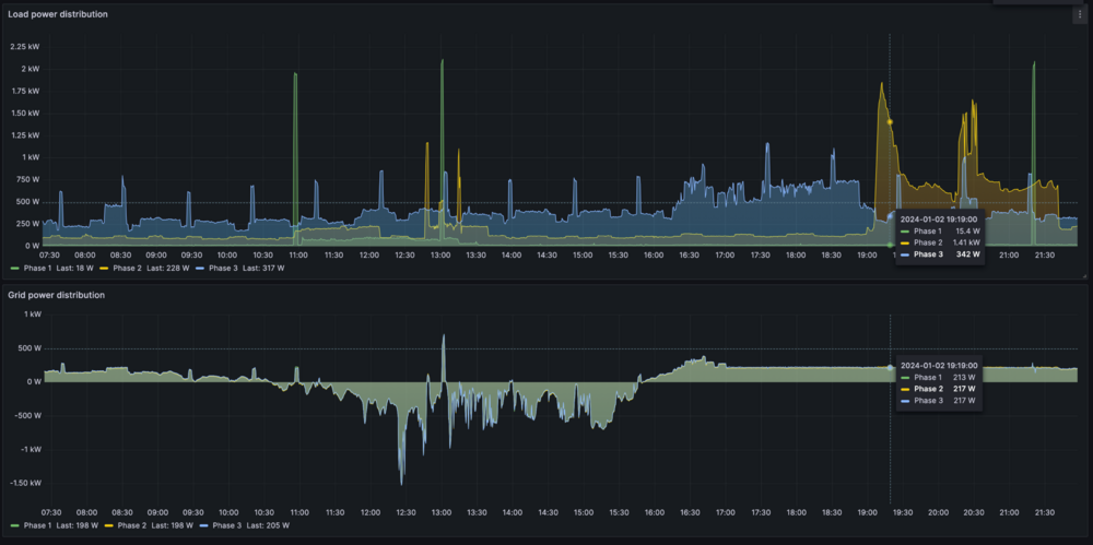
volomoto Опубліковано: 2 січня 2024 Поділитись Опубліковано: 2 січня 2024 Деє, як трушні гібриди, можуть змішувати енергію з 3-х джерел (мережа, сонце, акум), а також в них є кілька цікавих вбудованих фіч, які дозволяються реалізувати цікаві сценарії використання енергії з мережі. Time of Use Денний розклад роботи, де можна задати потужність та рівень розряду акумулятора для кожного часового проміжку, а все інше буде відбиратись від мережі. Якщо ж є сонце, то воно використовується в першу чергу. Прихований текст Grid peak shaving Обмеження потужності, яка відбирається від мережі. Тобто коли навантаження на мережу перевищить заданий поріг, то енергія буде відбиратись з акумулятора. Asymmetric phase feeding В 3ф інверторах є можливіть вирівнювати навантаження по фазах, що з точки хору мережі воно буде збалансованим. Фактично інвертор бере потужність з ненавантеженої фази і підмішує у навантажену. Це не є подвійним перетворенням, а швидше аналогічне до роботи інверторних статкомів. З тим всім зоопарком можна реалізувати наступні сценарії: 1. Збалансоване навантаження на мережу, щоб не створювати перекосу фаз особливо якщо вхідні автомати не надто потужні. Для цього просто достатньо поставити галочку Asymmetric phase feeding і ситуація буде виглядати отак: Прихований текст Зверху — навантаження від споживачів по фазах. Знизу — навантаження на мережу. 2. Зменшення навантаження на мережу в пікові періоди доби. Я для себе вирішив, що не хочу споживати більше свого базового навантаження (700 Вт) в пікові періоди (з 8 до 12 зранку та з 17 по 23 ввечері). Відповідно Grid peak shaving включається на той час і виключається в інший. На графіку видно, що у вечірній час навантаження на мережу мало того що збалансоване, так ще й обрізається щоб не перевищувати 700 Вт. Прихований текст Є, правда, момент, що інвертор сам по собі не вміє включати Grid peak shaving в різний час, тому довелось використовувати зовнішнє управління, але про це буде трохи далі. 3. Максимальне використання нічного тарифу. З допомогою Time of use я можу обмежити період зарядки від мережі, зокрема щоб це був період дії нічного тарифу. Але якщо є сонце, то акумулятор заряджається від нього до 100% незалежно від часу доби і це не завжди зручно, зокрема в час, коли сонця. Інвертор не має окремого налаштування струму заряду від сонця, але можна легко обійти з допомогою того ж зовнішнього управління. В кінцевому результаті в мене акумулятор розряджається тільки у випадку Grid peak shaving, а заряджається тільки вночі. Зарядка вночі зменшує співвідношення імпорту день/ніч, що позитивно впливає на кінцевому ціну ви падку ЗТ та двохзонного обліку. Для зовнішнього управління я використовую Solar Assistant — це маленький сервер, який підключений до інвертора по RS485 протоколі і дозволяє вичитувати сенсори за змінювати налаштування. Отак виглядає налаштування Time of use, щоб не використовувати акумулятор вдень за розкладом, але якщо він розрядився з якихось причин, то заряджати від мережі тільки вночі: Прихований текст Також Solar Assistant підтримує автоматизації, які дозволяють змінювати налаштування при настанні певних подій та за певних умов: Прихований текст Перша автоматизація — це заборона заряду від сонця. Друга — вмикання Grid peak shaving тільки в певні періоди доби. Крім розкладу в автоматизаціях є умови і з їх допомогою я, наприклад, розряджаю акумулятор тільки до 70% в режимі Grid peak shaving. Також заряд від сонця вмикається, якщо рівень заряду впаде нижче 70%. В такому режимі роботи і мережі довольна, і акумулятор майже ніколи не розраджається не більше як до 80%: Прихований текст 11 1 Посилання на коментар Поділитися на інших сайтах More sharing options...
Kubik Опубліковано: 8 січня 2024 Поділитись Опубліковано: 8 січня 2024 (змінено) В 02.01.2024 в 23:12, volomoto сказал: symmetric phase feeding За это отдельное спасибо, даже не ожидал, что такое возможно. Скорее всего этот режим увеличивает потребление от сети? У меня этот параметр называется "asymmetric phase feeding". Проверил, все работает. Змінено 8 січня 2024 користувачем Kubik Посилання на коментар Поділитися на інших сайтах More sharing options...
volomoto Опубліковано: 8 січня 2024 Поділитись Опубліковано: 8 січня 2024 5 хвилин тому, Kubik сказав: Скорее всего этот режим увеличивает потребление от сети? Цього майже не відчутно. Можливо додасться 10-20 кВт•год на місяць, але це компенсовується більшим використанням нічної електрики. Посилання на коментар Поділитися на інших сайтах More sharing options...
Kubik Опубліковано: 13 січня 2024 Поділитись Опубліковано: 13 січня 2024 В 08.01.2024 в 12:20, volomoto сказал: Цього майже не відчутно. Можливо додасться 10-20 кВт•год на місяць, але це компенсовується більшим використанням нічної електрики. Понаблюдал за температурой в этом режиме, плюс 5-7 градусов на АС. Возможно чаще будет включаться вентиляция. Посилання на коментар Поділитися на інших сайтах More sharing options...
volomoto Опубліковано: 21 лютого 2024 Поділитись Опубліковано: 21 лютого 2024 Є в мене один об'єкт, на якому стоїть Дейе 8 кВт, є ЗТ на 5кВт та 9 кВтп панелей. Діло йде до весни і сонця стає щораз більше, тому інвертор впирається в ліміт експорту і частина сонячної енергії залишається не утилізованою, відповідно хотілося б зробити так, щоб акумулятори заряджались тільки тоді, коли є надлишок сонячної енергії і ліміт AC вичерпаний. На щастя, в Дейе є такий режим і він досягається комбінацією робочого режиму Selling first та використання Time of use: Прихований текст В даному випадку заряд батареї підтримується на рівні 80% все що влізе що 100% — це такий собі буфер для надлишкової енергії. В часі воно виглядає так: Прихований текст Тобто коли сонця є більше, ніж можна перетворити в АС, то йде заряд акумулятора. Якщо сонця стає менше, то акумулятор розряджається в мережу. Максимальна потужність розряду виставляється в таблиці Time of use. При бажання можна При бажанні час розряду в мережу можна змістити на вечір, коли нема сонця. Такий режим роботи має три великі переваги: 1. Більша утилізація сонячної енергії. 2. Більш рівномірна потуєність експорту в мережу, відповідно менші коливання напруги мережі. 3. При мінливій хмарності батарея працює в режимі мікроциклів, що додає їй життя. Мінусом є задіювання батареї, але це залежить з якого боку дивитись. 3 Посилання на коментар Поділитися на інших сайтах More sharing options...
volomoto Опубліковано: 6 березня 2024 Поділитись Опубліковано: 6 березня 2024 21.02.2024 в 13:59, volomoto сказав: Є в мене один об'єкт, на якому стоїть Дейе 8 кВт, є ЗТ на 5кВт та 9 кВтп панелей. Діло йде до весни і сонця стає щораз більше, тому інвертор впирається в ліміт експорту і частина сонячної енергії залишається не утилізованою, відповідно хотілося б зробити так, щоб акумулятори заряджались тільки тоді, коли є надлишок сонячної енергії і ліміт AC вичерпаний. На щастя, в Дейе є такий режим і він досягається комбінацією робочого режиму Selling first та використання Time of use: Показати вміст В даному випадку заряд батареї підтримується на рівні 80% все що влізе що 100% — це такий собі буфер для надлишкової енергії. В часі воно виглядає так: Приховати вміст Тобто коли сонця є більше, ніж можна перетворити в АС, то йде заряд акумулятора. Якщо сонця стає менше, то акумулятор розряджається в мережу. Максимальна потужність розряду виставляється в таблиці Time of use. При бажання можна При бажанні час розряду в мережу можна змістити на вечір, коли нема сонця. Такий режим роботи має три великі переваги: 1. Більша утилізація сонячної енергії. 2. Більш рівномірна потуєність експорту в мережу, відповідно менші коливання напруги мережі. 3. При мінливій хмарності батарея працює в режимі мікроциклів, що додає їй життя. Мінусом є задіювання батареї, але це залежить з якого боку дивитись. Все працювало добре, поки не здохло Сонця було недостатньо, що заряджати батареї до 100%, відповідно ємність, яку бачить БМС з часом починає дріфтувати від леальності і це добре видно по графіку напруги батареї. На верхньому графіку рівень заряду, який "бачить" БМС і передає інвертору, а на нижньому — напруга батареї: Прихований текст БМС не враховує власне споживання і не є чутливою до малих струмів розряджу, тому до впродож 2-х тижнів вона не помічала повільного розряду аж поки не спрацював захист низькій напрузі. В заводських LFP батареях калібрація SOC відбувається тільки по верху і чим довше батарея перебуває на рівні заряду менше 100%, тим далі цей показник втікає від реальності. Рішенням є форсовано заряджати до 100% з певною періодичністю, яка суттєво менша, ніж період саморозряду. Посилання на коментар Поділитися на інших сайтах More sharing options...
beavis Опубліковано: 6 березня 2024 Поділитись Опубліковано: 6 березня 2024 1 година тому, volomoto сказав: БМС не враховує власне споживання і не є чутливою до малих струмів розряджу, тому до впродож 2-х тижнів вона не помічала повільного розряду аж поки не спрацював захист низькій напрузі. В заводських LFP батареях калібрація SOC відбувається тільки по верху і чим довше батарея перебуває на рівні заряду менше 100%, тим далі цей показник втікає від реальності. Рішенням є форсовано заряджати до 100% з певною періодичністю, яка суттєво менша, ніж період саморозряду. О, а це може бути причиною того, що вже двічі мав наступну ситуацію? Тримаю акум на 90%. Світло зараз вирубається не часто. І от десь через місяць на цих 90 % вирубалось світло вночі. Акум розряджався десь до 80%, а потім тупо падав в 0% заряду і відрубався. Посилання на коментар Поділитися на інших сайтах More sharing options...
volomoto Опубліковано: 6 березня 2024 Поділитись Опубліковано: 6 березня 2024 2 години тому, beavis сказав: Тримаю акум на 90%. Світло зараз вирубається не часто. І от десь через місяць на цих 90 % вирубалось світло вночі. Акум розряджався десь до 80%, а потім тупо падав в 0% заряду і відрубався. 99% що це те саме. Можливо є моніторинг напруги, який зберігає історію? 3 Посилання на коментар Поділитися на інших сайтах More sharing options...
yur43 Опубліковано: 6 березня 2024 Автор Поділитись Опубліковано: 6 березня 2024 я теж помітив шо балансування на 100% заряду бажано робити частіше, я роблю кожний день заряд сонцем малим струмом до 100%, коли сонце пропадає - 20% заряду зливаю на будинок. 1 Посилання на коментар Поділитися на інших сайтах More sharing options...
beavis Опубліковано: 6 березня 2024 Поділитись Опубліковано: 6 березня 2024 (змінено) 24 хвилини тому, volomoto сказав: 99% що це те саме. Можливо є моніторинг напруги, який зберігає історію? Deye мені після другого звернення накатили черговий апдейт. Тепер в списку пристроїв окрім логера і інвертора тепер є і акум. Після оновлення графік вольтажу відносно рівний, але хз на базі чого воно його будує - інформації з БМС чи з самих акумів. Ну або при оновленні все ж щось пофіксили. Вже пару тижнів пройшло, якщо світло рубануть - розкажу як себе повів акум. Змінено 6 березня 2024 користувачем beavis Посилання на коментар Поділитися на інших сайтах More sharing options...
yur43 Опубліковано: 10 березня 2024 Автор Поділитись Опубліковано: 10 березня 2024 Питання: чи важлива послідовність фаз для 3-фазного Deye ? Посилання на коментар Поділитися на інших сайтах More sharing options...
Dalet Опубліковано: 10 березня 2024 Поділитись Опубліковано: 10 березня 2024 Только что, yur43 сказал: Питання: чи важлива послідовність фаз для 3-фазного Deye ? то закон, звісно так 1 Посилання на коментар Поділитися на інших сайтах More sharing options...
volomoto Опубліковано: 10 березня 2024 Поділитись Опубліковано: 10 березня 2024 1 година тому, yur43 сказав: Питання: чи важлива послідовність фаз для 3-фазного Deye ? Так, але в налаштуваннях можна вибрати 1-2-3 чи 1-3-2. Якщо порядок в мережі зміниться, то інвертор випаде в помилку. 1 Посилання на коментар Поділитися на інших сайтах More sharing options...
yur43 Опубліковано: 11 березня 2024 Автор Поділитись Опубліковано: 11 березня 2024 (змінено) 10 годин тому, volomoto сказав: Так, але в налаштуваннях можна вибрати 1-2-3 чи 1-3-2. Якщо порядок в мережі зміниться, то інвертор випаде в помилку. Там HV, батарейка 200в, весь час показує помилку "висока температура батареї 125С", але власник каже шо так і було. Працювати перестало після "наведення порядку" на ввідних і вихідних щитах. Помилку фази не показує. Без батареї теж не вмикається. Змінено 11 березня 2024 користувачем yur43 Посилання на коментар Поділитися на інших сайтах More sharing options...
volomoto Опубліковано: 11 березня 2024 Поділитись Опубліковано: 11 березня 2024 3 години тому, yur43 сказав: Там HV, батарейка 200в, весь час показує помилку "висока температура батареї 125С", але власник каже шо так і було. Працювати перестало після "наведення порядку" на ввідних і вихідних щитах. Це треба на місці дивитися, бо там могли багато чого зробити не так. Посилання на коментар Поділитися на інших сайтах More sharing options...
k-master Опубліковано: 11 березня 2024 Поділитись Опубліковано: 11 березня 2024 10.03.2024 в 22:36, volomoto сказав: Так, але в налаштуваннях можна вибрати 1-2-3 чи 1-3-2. Якщо порядок в мережі зміниться, то інвертор випаде в помилку. Взагалі-то порядок не повинен змінюватись бо це погано впливає наприклад на насоси та інше обладнання з 3-х фазними двигунами. Але в нас минулого літа в селі міняли стовпи на 10 кВ лінії та мабуть кинули все село чи на іншу тимчасову лінію, чи просто так криво кинули тимчасові перемички, але усі водонапірні башні припинили працювати. Потім через тиждень вони припинили працювати коли це все повернули як було. Інвертор просто від'єднався від мережі з помилкою. І там не 1/2/3, а 0/120/240 чи 0/240/120. Тобто будь-яка фаза вважається за 0 градусів, а потім 2 варіанта. Бо хтось ще почне шукати яка фаза перша 1 Посилання на коментар Поділитися на інших сайтах More sharing options...
yur43 Опубліковано: 12 березня 2024 Автор Поділитись Опубліковано: 12 березня 2024 я думаю воно було перегружене і згоріло. Інвертор 12кВт, по 4кВт на фазний вихід. Там в дворі пару електричок і зарядка на 6кВт однофазна. Посилання на коментар Поділитися на інших сайтах More sharing options...
Dalet Опубліковано: 12 березня 2024 Поділитись Опубліковано: 12 березня 2024 В 11.03.2024 в 08:36, yur43 сказал: Там HV, батарейка 200в, весь час показує помилку "висока температура батареї 125С", але власник каже шо так і було. Працювати перестало після "наведення порядку" на ввідних і вихідних щитах. Помилку фази не показує. Без батареї теж не вмикається. Продавець віддалено робить діагностику. Все просто 1 Посилання на коментар Поділитися на інших сайтах More sharing options...
Miklelord Опубліковано: 27 березня 2024 Поділитись Опубліковано: 27 березня 2024 Шановні, прошу консультації для купівлі обладнання у вас же. Є будинок, заведено 3 фази і проводка зроблена з розбивкою по фазах. Хочу все заживити через гібрідний інвертор з акумом, і сонце хочу теж. Спочатку розглядав варіант 3 однофазних інверторів по 5 кВА зі спільним аккумом, але занадто ускладнено якось. Якщо 3-фазний Deye - то з урахуванням індукційної плити/пралки/сушки/кондерів треба не менше 12 кВт, вірно? Питання 1. Що розумно - один 3-фазний інвертор від 12 кВт чи 3 однофазних по 5 і чому? Питання 2. В межах 3-фазного номінал ділити на 3 і маю макс потужність на фазу, вірно? Тобто для 12-ки це не більше 4 квт? Мало якось... Питання 3. Перекос фаз - це проблема в побутовій системі? Дуже вдячний за відповіді. Посилання на коментар Поділитися на інших сайтах More sharing options...
volomoto Опубліковано: 27 березня 2024 Поділитись Опубліковано: 27 березня 2024 (змінено) 53 хвилини тому, Miklelord сказав: Якщо 3-фазний Deye - то з урахуванням індукційної плити/пралки/сушки/кондерів треба не менше 12 кВт, вірно? В мене 10 кВт і все це тягнув в повній автономці впродовж тижня. 12 кВт точно вистачить, але всеодно треба слідкувати скільки всього включено одночасно. Коли є мережа, то можна нічим не паритись. 53 хвилини тому, Miklelord сказав: Питання 1. Що розумно - один 3-фазний інвертор від 12 кВт чи 3 однофазних по 5 і чому? Якщо нема і не планується ЗТ, то один 3ф буде краще, ніж три 1ф, бо краще буде утилізовуватись енергія сонця. 53 хвилини тому, Miklelord сказав: Питання 2. В межах 3-фазного номінал ділити на 3 і маю макс потужність на фазу, вірно? Тобто для 12-ки це не більше 4 квт? Мало якось.. Цей інвертор може довготривало видавати 50% номінальної потужності на одну фазу. Тобто 6 кВт 53 хвилини тому, Miklelord сказав: Питання 3. Перекос фаз - це проблема в побутовій системі? Якщо нема 3ф споживачів, то пофіг на перекос фаз. Змінено 27 березня 2024 користувачем volomoto 1 1 1 Посилання на коментар Поділитися на інших сайтах More sharing options...
Dalet Опубліковано: 28 березня 2024 Поділитись Опубліковано: 28 березня 2024 10 часов назад, Miklelord сказал: Шановні, прошу консультації для купівлі обладнання у вас же. Є будинок, заведено 3 фази і проводка зроблена з розбивкою по фазах. Хочу все заживити через гібрідний інвертор з акумом, і сонце хочу теж. Спочатку розглядав варіант 3 однофазних інверторів по 5 кВА зі спільним аккумом, але занадто ускладнено якось. Якщо 3-фазний Deye - то з урахуванням індукційної плити/пралки/сушки/кондерів треба не менше 12 кВт, вірно? Питання 1. Що розумно - один 3-фазний інвертор від 12 кВт чи 3 однофазних по 5 і чому? Питання 2. В межах 3-фазного номінал ділити на 3 і маю макс потужність на фазу, вірно? Тобто для 12-ки це не більше 4 квт? Мало якось... Питання 3. Перекос фаз - це проблема в побутовій системі? Дуже вдячний за відповіді. 12К 3ф Дейе практично справиться. І добре компенсуватиме. Про перекос вище писали. Там норм дає до 6квт на фазу. Але по акуму треба не економити . Я от щоб трохи дешевше то luxpower sna5000 3шт замість 3шт 5к дейе, тоді суто в грошах сенс буде. 1 Посилання на коментар Поділитися на інших сайтах More sharing options...
beavis Опубліковано: 28 березня 2024 Поділитись Опубліковано: 28 березня 2024 А порекомендуйте когось чи себе - треба неспішно панелі підібрати під 6 квт deye на один стрінг. Посилання на коментар Поділитися на інших сайтах More sharing options...
volomoto Опубліковано: 28 березня 2024 Поділитись Опубліковано: 28 березня 2024 2 години тому, beavis сказав: А порекомендуйте когось чи себе - треба неспішно панелі підібрати під 6 квт deye на один стрінг. А під яке використання потрібні панелі? 1 Посилання на коментар Поділитися на інших сайтах More sharing options...
Рекомендовані повідомлення
Створіть акаунт або увійдіть у нього для коментування
Ви маєте бути користувачем, щоб залишити коментар
Створити акаунт
Зареєструйтеся для отримання акаунта. Це просто!
Зареєструвати акаунтУвійти
Вже зареєстровані? Увійдіть тут.
Увійти зараз