Vstar Опубліковано: 19 грудня 2022 Поділитись Опубліковано: 19 грудня 2022 Добре, що обійшлось без наслідків Посилання на коментар Поділитися на інших сайтах More sharing options...
standov Опубліковано: 23 грудня 2022 Автор Поділитись Опубліковано: 23 грудня 2022 До питання про подвійне перетворення, трошки більші втрати але зараз в мене все працює на відміну від сусідів. По "зеленій" фазі на вході теж 180 3 1 Посилання на коментар Поділитися на інших сайтах More sharing options...
LAT Опубліковано: 23 грудня 2022 Поділитись Опубліковано: 23 грудня 2022 11 часов назад, standov сказал: До питання про подвійне перетворення, трошки більші втрати але зараз в мене все працює на відміну від сусідів. По "зеленій" фазі на вході теж 180 Для мене головний плюс, що освітлення не "моргає". У мене багато ЛЕД ламп і коли був тільки стабілізатор постійно змінювалась інтенсивність освітлення. Я так розумію, що звичайний інвертор буде мати частоту і струм вуличної мережі? А чистий синус тільки від батарей чи панелей? Посилання на коментар Поділитися на інших сайтах More sharing options...
standov Опубліковано: 24 грудня 2022 Автор Поділитись Опубліковано: 24 грудня 2022 21 час назад, LAT сказал: Для мене головний плюс, що освітлення не "моргає". У мене багато ЛЕД ламп і коли був тільки стабілізатор постійно змінювалась інтенсивність освітлення. Я так розумію, що звичайний інвертор буде мати частоту і струм вуличної мережі? А чистий синус тільки від батарей чи панелей? Так, теоретично є декілька моделей з вбудованим авр для стабілізації, але їх буквально штучно (у fsp була, не впевнений що актуальна) тому якщо треба стабілізація то подвійне вирішує, АЛЕ в подвійного більше втрати і відповідно менша автономність трохи 1 Посилання на коментар Поділитися на інших сайтах More sharing options...
standov Опубліковано: 28 грудня 2022 Автор Поділитись Опубліковано: 28 грудня 2022 (змінено) Посиділи ми 6 діб майже без світла від міста і стало точно зрозуміло шо з горячою водою треба шось рішать, бо 2 маленькі дитини майже тиждень без горячої води то трошки занадто. Вирішив максимально швидко замінити електричний 50л бойлер косвеніком за найменьший прайс який знайду, оскільки я зараз на милицях і підвіс бойлера то задаче що не має вирішення то задача доповнилася вимогою шо він має бути напольним, але найдешевшим. Знайшов за приблизно 10тис 100л gorenje gv 100, замовив за 3 доби був у мене. Виконання досить похабне але за 10тис гривень особливих ілюзій і не було, підключив до котла (30квт конденсаційник вісман), в процессі виявилось пару фактів. 1. Вісман не бажає ніяк бачити бойлер доки до нього не приєднано 10ком NTC, я це передбачив тому за 100грн докупив одразу. Штатний фірмовий датчик коштує традиційно як половина ракети, але 10ком датчик від хч чого працює не гірше. 2. В бойлера дууууже маленький нагрівач (горда наліпка аж про 2квт), котел перший запуск вжарив на всю, охерев від того то подача співпадає з обраткою а температура на НТС маленька - і далі гріє на 1-2 модуляції максимум 3. Теплоізоляція в бойлера дуже не дуже 4. Штатне розташування гільзи під термодатчик взагалі показує температуру на марсі, довелося виковиряти механічний градусній і засунути датчик від утеплювач туди 5. Навіть в такому форматі виходить майже проточне нагрівання і я задоволений максимально. 6. Викрутити гайку рециркуляції не вийшло, думав туди засунути гільзу та датчик. Змінено 28 грудня 2022 користувачем standov 9 Посилання на коментар Поділитися на інших сайтах More sharing options...
Gitan Опубліковано: 28 грудня 2022 Поділитись Опубліковано: 28 грудня 2022 Фото в студию. 1 Посилання на коментар Поділитися на інших сайтах More sharing options...
standov Опубліковано: 28 грудня 2022 Автор Поділитись Опубліковано: 28 грудня 2022 2 минуты назад, Gitan сказал: Фото в студию. буду "пробігать" на милицях повз бойлерну - зроблю, там все максимально соромно-тимчасово зроблено ) Посилання на коментар Поділитися на інших сайтах More sharing options...
Vikctor Опубліковано: 28 грудня 2022 Поділитись Опубліковано: 28 грудня 2022 Якийсь дивний теплообмінник у вашого бойлера - зазвичай газові котли 100л БКН хвилин за 15-20 наргівають ледь не до кіпіння... Посилання на коментар Поділитися на інших сайтах More sharing options...
standov Опубліковано: 28 грудня 2022 Автор Поділитись Опубліковано: 28 грудня 2022 (змінено) 10 минут назад, Vikctor сказал: Якийсь дивний теплообмінник у вашого бойлера - зазвичай газові котли 100л БКН хвилин за 15-20 наргівають ледь не до кіпіння... ну шо я можу сказати, він справді дивний, бо я шось не дуже уявляю 2квт ТО але наклейка є наклейка. В паспорті та на сайті не знайшов ні потужності ні площі, мабуть шо є з того сьогодні варимо Змінено 28 грудня 2022 користувачем standov Посилання на коментар Поділитися на інших сайтах More sharing options...
standov Опубліковано: 28 грудня 2022 Автор Поділитись Опубліковано: 28 грудня 2022 (змінено) 4 часа назад, Gitan сказал: Фото в студию. ну ви самі попросили.. Змінено 28 грудня 2022 користувачем standov 5 Посилання на коментар Поділитися на інших сайтах More sharing options...
blacktigra Опубліковано: 29 грудня 2022 Поділитись Опубліковано: 29 грудня 2022 8 часов назад, standov сказал: ну ви самі попросили.. Спойлер Не можу ніяк визначитися - це мінімалізм чи символізм? 🤔 Жартую 😉 Головне щоб виконувало свої функції, красу потім наведете. 3 Посилання на коментар Поділитися на інших сайтах More sharing options...
standov Опубліковано: 29 грудня 2022 Автор Поділитись Опубліковано: 29 грудня 2022 3 часа назад, blacktigra сказал: Не можу ніяк визначитися - це мінімалізм чи символізм? 🤔 Жартую 😉 Головне щоб виконувало свої функції, красу потім наведете. Там зараз все таке) проблема в тому що я лоханувся - треба було одразу зробити підлогу в бойлерній а я шось вирішив що десь в іншому місці воно важливіше і тепер шоб щось робити красивЄ треба підлогу доробити а там вже стільки барахла...ніяк не соберусь із силами 1 Посилання на коментар Поділитися на інших сайтах More sharing options...
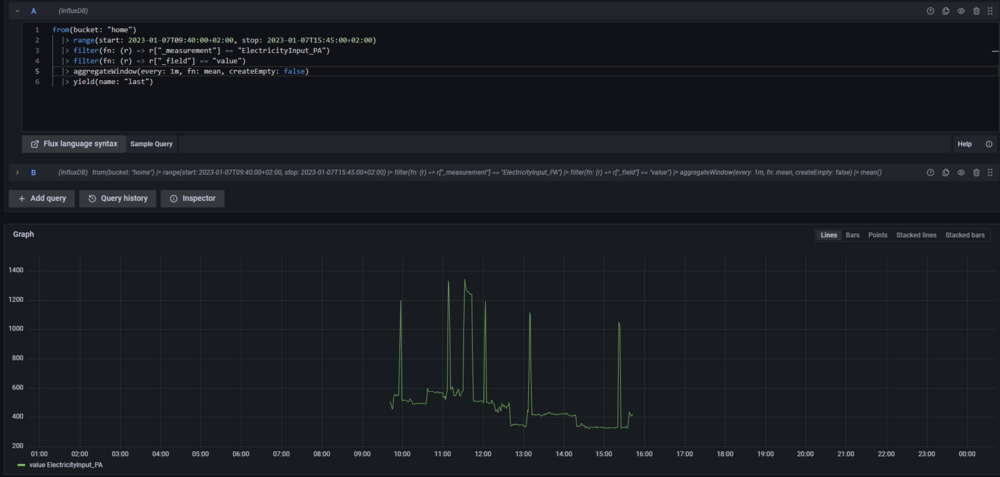
standov Опубліковано: 7 січня 2023 Автор Поділитись Опубліковано: 7 січня 2023 (змінено) На моїй лінії аварія, з 9-40 ранку немає світла і випала нагода перевірити реальну ефективну ємність батарейки pylontech 3000с. Світло пропало в 9-40, батарейка трималася до 15-45 (тобто 6 годин 5 хвилин). Оскільки в мене мережа після інвертора заведена в інфлюкс то я можу досить точно дізнатися скільки за цей час енергії було витрачено (з виходу інвертора). Отже, середне споживання за 6.08 годин буле рівно 500втг і відповідно використано 3040квтг (це від 100% до стану коли інвертор вирубив вихід). Власне споживання інвертора по паспорту десь 90вт, тобто з урахуванням втрат на ньому виходить 3587квтг. По паспорту на батарейку - номінальна ємність 3500, ефективна 3200 Змінено 7 січня 2023 користувачем standov 11 1 Посилання на коментар Поділитися на інших сайтах More sharing options...
mib Опубліковано: 8 січня 2023 Поділитись Опубліковано: 8 січня 2023 90 ват это конечно боль печаль 50% от моей резервной нагрузки включая потребление ибп, но батарейке конечно респект Но от этого конечно никуда не денешься при такой мощности, я вчера заказал srne на 3кВт надеюсь там до 50 ват, а как будет по факту узнаем со временем, может и нынешний резерв оставлю что бы донашивать старый свинец 2 Посилання на коментар Поділитися на інших сайтах More sharing options...
standov Опубліковано: 8 січня 2023 Автор Поділитись Опубліковано: 8 січня 2023 9 часов назад, mib сказал: 90 ват это конечно боль печаль 50% от моей резервной нагрузки включая потребление ибп, но батарейке конечно респект Но от этого конечно никуда не денешься при такой мощности, я вчера заказал srne на 3кВт надеюсь там до 50 ват, а как будет по факту узнаем со временем, может и нынешний резерв оставлю что бы донашивать старый свинец Да, вольтронікі не відрізняються економічністю по оглядам, плата за невелику ціну скоріш за все ) мені то було відомо і на мою досить велику нагрузку (частіше в мене під 800, то вчора скоріш аномально-низька) то 10-15% я з цим змирився 2 Посилання на коментар Поділитися на інших сайтах More sharing options...
standov Опубліковано: 17 січня 2023 Автор Поділитись Опубліковано: 17 січня 2023 (змінено) Нарешті, десь через 6 років від початку теми умовний румтур, фактично вже десь місяць обживаємо, але було якось не до того. Дуже важливий для мене майлстоун, далі кухня, меблі, доробки, сантехніка, вулиця, фасад а там і пенсія ) Кабінет та гостьова/ігрова на фото не потрапили бо в першому секрети в другій діти розносять ) Змінено 17 січня 2023 користувачем standov 45 3 Посилання на коментар Поділитися на інших сайтах More sharing options...
standov Опубліковано: 2 лютого 2023 Автор Поділитись Опубліковано: 2 лютого 2023 250 кубів газу за повний січень, при тому шо перевів бойлер на газ і нарешті опалюємо всю хату повністю. Зрозуміло шо січень по температурі був досить теплим але дуже задоволений. Температура носія обмежена 40 градусами, конденсат з конденсаційника ллеться майже струйкою 8 Посилання на коментар Поділитися на інших сайтах More sharing options...
Gitan Опубліковано: 3 лютого 2023 Поділитись Опубліковано: 3 лютого 2023 12 часов назад, standov сказал: конденсат з конденсаційника ллеться майже струйкою Куди зливаєте? Посилання на коментар Поділитися на інших сайтах More sharing options...
standov Опубліковано: 3 лютого 2023 Автор Поділитись Опубліковано: 3 лютого 2023 (змінено) 56 минут назад, Gitan сказал: Куди зливаєте? В каналізацію, в мене септік і так не працює мені вже пофіг) Доречі, лизнув конденсат, ніфіга він не кислотний, звичайна на смак вода, розумію що може там пш і кислотний трохи але на смак взагалі не відчувається, даже навіть не близько до кислотності акваріума де зламався дозатор цо2, я точно пам'ятаю той смак ) Змінено 3 лютого 2023 користувачем standov 1 Посилання на коментар Поділитися на інших сайтах More sharing options...
volomoto Опубліковано: 3 лютого 2023 Поділитись Опубліковано: 3 лютого 2023 3 години тому, standov сказав: Доречі, лизнув конденсат, ніфіга він не кислотний, звичайна на смак вода, розумію що може там пш і кислотний трохи але на смак взагалі не відчувається, даже навіть не близько до кислотності акваріума де зламався дозатор цо2, я точно пам'ятаю той смак ) Кислотність конденсату сильно залежить від конкретного хімічного складу природнього газу. Я колись читав дослідження з різних регіонів світу і там pH було в межах від 2 до 5, де 2 — це оцет чи лимонний сік, а 5 — дощова вода. І тих 10 літрів конденсату, які потраплять в кількакубовий септик разом із кількома сотнями літрів стоків ніякої різниці там не зроблять. Посилання на коментар Поділитися на інших сайтах More sharing options...
standov Опубліковано: 3 лютого 2023 Автор Поділитись Опубліковано: 3 лютого 2023 да, я взагалі не особливо парюсь, пару років тому читав шось з серії 1) кислотність сечі ненабагато вище 2) сучасний будинок зливає дику кількість лУгових стоків (мило і тп) тому то взагалі не є проблемою. Лизнув чисто бо було цікаво (буває зі мною таке), очікував, як десь читав, "кислотність кока-коли" по факту в мене ближче до дощової явно, я не впевнений шо то стабільно так і може є якісь цикли але то вже експерименти без мене. 1 Посилання на коментар Поділитися на інших сайтах More sharing options...
standov Опубліковано: 5 лютого 2023 Автор Поділитись Опубліковано: 5 лютого 2023 (змінено) Трошки всрата історія не про моє будівництво але про любов, без моралі та висновків. Кум вирішив, за моїм прикладом, в іспаньке затариться інвертором та ліфопе батарейкой, прям точно таких не було - взяв схожі, далі звичайно матюки про іспанский сервіс, сієсту, пошту тамошню але то все очікувано, історія про *наших*. Приїхало воно все нарешті, кум мені дзвонить мовляв "в мене є залишки на обмить то шо ти мені підключиш", кажу "не питання, я завжди згодний шось обмить, але давай до вихідних дотерпимо бо робота і ото всьо". Кум в мене парубок трохи нетерплячий і якщо шо надумав то досягне свого - сижу працюю, нікого не чіпаю, дзвонить "тут я електрика виписав на підключити бо немає сечі чекати, а воно-ж не має бути складно, але тут в нього питання - допоможи пану-спеціалісту", ну чого не допомогти. Далі спілкуюся із тим паном спеціалістом і від його питань в мене волоси дибки стають в місцях де їх нема. Розумію шо зараз буде по інвертору - кажу, я зараз намалюю схему, вишлю куму, він вам покаже а далі ви вже зорієнтуєтесь по ситуації, намалював вислав, проходить година - дзвінок "ну ми все так зробили, нажимаю кнопку і тишина, нічого не відбувається", ну думаю "жопа інвертору", далі ми щось в телефонному режимі поколупалися, фоточки покидали - не включається. Кажу куму "почекай до суботи, я приїду подивлюся наживо - або угробілі, або інвертор дохлий, або шось не так зробили". Окей. Кум жеж нетерплячий, відшукав десь контакт іншого "спеціаліста" який мешкає пару кварталів поруч, на цей раз вже по сонячним штукам, набирає того пана спеціаліста, розповідає тому шо мовляв інвертор, іспанія, не працює, допоможіть. У відповідь вислухує тираду на тему "як ми всі зае.., шо в нього нема часу і взагалі покупляли десь, там і консультуйтеся", я би тут чесно кажучи хлопчину послав але кум в мене менеджер, з людями працює, стойкий, каже "воу-воу, пан спеціаліст, я же-ж не безкоштовно прошу, чого ви одразу моїх родичів згадуєте, прийдіть подивіться а я вам грошей дам за то" (в цьому місці повітрі запахло халявой). Пан спеціаліст каже "ну акей, я після роботи забіжу подивлюся шоувастамзахлам", до його честі і правда забіг. Подивився, сказав "так, ну всьо понятно, нічого не чіпайте, я в понеділок заїду - з вас буде *10тис гривень*". Ну тобто десь половина ціни інвертора. Заїзжаю я значить в гості без особливої надії вже шось обмивать, понімаю шо ото "нічого не чіпайте" то вже щось дуже цікаве, йду подивитися - і так наче все виглядає так шо "ну має працювати, чи хоча-б щось показати". Знімаю клеми з входу-виходу, накидую батарею - вмикаю батарею, вмикаю інвертор, працює і лише стає в помилку по інтерфейсному кабелю (очікувано). Кум: єєє, ніпонял, а шо ти зробив? Я: ще нічого, увімкнув батарейку, інвертор. Кум: а чого в нас не виходило? Я: А як вмикали? Кум: ну ось перемикач на батарейці, увімкнули і нічого. Я: так, а інструкцію не читали? "На батарейці нажати і тримати кнопку, інвертор без батарейки не стартує." Кум: нуу не, не читали, тут жеж два спеціалісти були, я думав вони все знають. Короче обмили непогано, гроші на ЗСУ, все працює, всі довольні окрім спеціаліста який недоотримав 10кілогривень на кліентах які зае... Змінено 5 лютого 2023 користувачем standov 8 1 13 Посилання на коментар Поділитися на інших сайтах More sharing options...
standov Опубліковано: 12 лютого 2023 Автор Поділитись Опубліковано: 12 лютого 2023 (змінено) Нарешті світло зібрав до купи. Бокс маленький по факту але маємо що маємо. 32 точки автоматизованого світла в боксі на 36 уніатів, при тому що реалізоване майже все що було в планах, тут ще буде дімер на фасадне і 10в регулювання конвектора. 3 гілки світла на окремих діфах (1поверх, 2поверх, вулиця). Живлення автоматики на окремому простому автоматі Живлення сирени аджакса Модбас tcp шлюз 4 реле ion 8 від @InSAn Все зібрано на клемніках і досить легко перекомутовується. Виглядає "трошки" страшно але по факту 100 точок вводу пронумеровані, зведені в таблицю в все +- зрозуміло Змінено 13 лютого 2023 користувачем standov 13 Посилання на коментар Поділитися на інших сайтах More sharing options...
murava Опубліковано: 12 лютого 2023 Поділитись Опубліковано: 12 лютого 2023 У меня это выглядит еще страшнее Только ящик на порядок больше 1 1 Посилання на коментар Поділитися на інших сайтах More sharing options...
standov Опубліковано: 12 лютого 2023 Автор Поділитись Опубліковано: 12 лютого 2023 18 минут назад, murava сказал: У меня это выглядит еще страшнее Только ящик на порядок больше В мене було значно гірше коли все працювало без іонів, але виявилось що переробити то значно складніше ніж зробити з нуля більш цивілізовано 4 Посилання на коментар Поділитися на інших сайтах More sharing options...
Рекомендовані повідомлення
Створіть акаунт або увійдіть у нього для коментування
Ви маєте бути користувачем, щоб залишити коментар
Створити акаунт
Зареєструйтеся для отримання акаунта. Це просто!
Зареєструвати акаунтУвійти
Вже зареєстровані? Увійдіть тут.
Увійти зараз