porterlv Опубліковано: 23 серпня 2024 Поділитись Опубліковано: 23 серпня 2024 Не пробував але впевнений що інвертор стартане, лиш не заживлюватиме силовий вихід. 1 Посилання на коментар Поділитися на інших сайтах More sharing options...
k-master Опубліковано: 23 серпня 2024 Поділитись Опубліковано: 23 серпня 2024 48 хвилин тому, МакДо сказав: Теоретично, для забезпечення роботи самого інвертора батарея може працювати, має увімкнутися, але в лоад не віддаватиме, поки галочка стоїть… Чи я сам придумав собі? Теоретично у такому випадку інвертор нічого не знає про батарею та може розрядити її в 0. Посилання на коментар Поділитися на інших сайтах More sharing options...
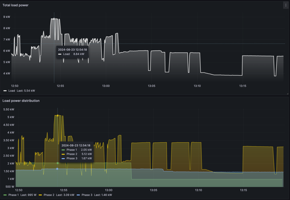
volomoto Опубліковано: 23 серпня 2024 Поділитись Опубліковано: 23 серпня 2024 Сьогодні чомусь відключили електрику, хоча в планах цього не було. Звичайно, що ніхто цього не помітив і продовжував користуватись електроприладами якби нічого і не було. Коли були часті відключення, то я налаштував в ХА автоматизацію, що коли пропадає мережа, то включається електрокотел на нагрів води в бойлері з обмеженням потужності в 3 кВт, щоб використовувати сонце, яке неможливо експортувати в мережу. Так от сьогодні в автономному режимі працювали наступні речі: 1. Котел 3 кВт. 2. Один кондиціонер. 3. Дружина готувала їсти на індукційній плиті. 4. Майстри надворі мили бордюри мийкою високого тиску. 5. Типове фонове навантаження. На графіках це виглядало отак: Прихований текст Загальне навантаження досягало 9 кВт, а на одній фазі перевищувало 5 кВт. Це 3ф Дейе 10 кВт. 9 1 Посилання на коментар Поділитися на інших сайтах More sharing options...
shneider_vova Опубліковано: 23 серпня 2024 Поділитись Опубліковано: 23 серпня 2024 20 хвилин тому, volomoto сказав: досягало 9 кВт а панелі стільки дають? Посилання на коментар Поділитися на інших сайтах More sharing options...
volomoto Опубліковано: 23 серпня 2024 Поділитись Опубліковано: 23 серпня 2024 4 хвилини тому, shneider_vova сказав: а панелі стільки дають? В той момент було отак: Прихований текст 4 Посилання на коментар Поділитися на інших сайтах More sharing options...
professori Опубліковано: 24 серпня 2024 Поділитись Опубліковано: 24 серпня 2024 Тут вопрос возник, с каким запасом мы подбираем предохранитель для аккумулятора? Плюс есть какие-то быстрые предохранители. Кто в теме, можно подробнее? Посилання на коментар Поділитися на інших сайтах More sharing options...
Dmode Опубліковано: 24 серпня 2024 Поділитись Опубліковано: 24 серпня 2024 Ось добре розжовано про запобіжники. 3 1 Посилання на коментар Поділитися на інших сайтах More sharing options...
newbee2020 Опубліковано: 24 серпня 2024 Поділитись Опубліковано: 24 серпня 2024 якщо в характеристиках панелі вказано макс струм 13,4А то їх не можна ставити до інвертору в якому зазначено макс 13А? Посилання на коментар Поділитися на інших сайтах More sharing options...
mib Опубліковано: 24 серпня 2024 Поділитись Опубліковано: 24 серпня 2024 5 минут назад, newbee2020 сказал: якщо в характеристиках панелі вказано макс струм 13,4А то їх не можна ставити до інвертору в якому зазначено макс 13А? Обрежет лишнее 2 1 Посилання на коментар Поділитися на інших сайтах More sharing options...
90BCO Опубліковано: 25 серпня 2024 Поділитись Опубліковано: 25 серпня 2024 19 часов назад, newbee2020 сказал: якщо в характеристиках панелі вказано макс струм 13,4А то їх не можна ставити до інвертору в якому зазначено макс 13А? 19 часов назад, mib сказал: Обрежет лишнее До речі, ось цей пан відповідає та показує, як працює Deye 12k 3f (перекос фаз, кількість панелей, обмеження струму і таке інше) : Посилання на коментар Поділитися на інших сайтах More sharing options...
МакДо Опубліковано: 25 серпня 2024 Поділитись Опубліковано: 25 серпня 2024 24 хвилини тому, 90BCO сказав: Deye 12k 3f В нього 10к. Він навіть в відео про це говорить на 20х секундах))) 1 Посилання на коментар Поділитися на інших сайтах More sharing options...
90BCO Опубліковано: 25 серпня 2024 Поділитись Опубліковано: 25 серпня 2024 15 минут назад, МакДо сказал: В нього 10к. Він навіть в відео про це говорить на 20х секундах))) Я помітив. Рука дрогнула 😅 3 Посилання на коментар Поділитися на інших сайтах More sharing options...
DimaF Опубліковано: 26 серпня 2024 Поділитись Опубліковано: 26 серпня 2024 (змінено) Вести с полей:) Сегодня началась свистопляска с электрикой, и когда появилась сеть, инвертор начал пищать и отказался брать электричество от магистрали. Появилась ошибка W03, позвонил в сервис, сказали вероятно какие то работы на линии и инвертору что то не нравится. Рекомендовали дождаться вечера, если не пройдет, то поменять фазы. Пока полностью на своей генерации. Видео в ютубе есть тоже, как поменять понятно. Змінено 26 серпня 2024 користувачем DimaF 1 Посилання на коментар Поділитися на інших сайтах More sharing options...
mib Опубліковано: 26 серпня 2024 Поділитись Опубліковано: 26 серпня 2024 12 минут назад, DimaF сказал: Видео в ютубе есть тоже, как поменять понятно. Поделитесь Посилання на коментар Поділитися на інших сайтах More sharing options...
DimaF Опубліковано: 26 серпня 2024 Поділитись Опубліковано: 26 серпня 2024 2 минуты назад, mib сказал: Поделитесь 2 Посилання на коментар Поділитися на інших сайтах More sharing options...
mib Опубліковано: 26 серпня 2024 Поділитись Опубліковано: 26 серпня 2024 Кстати а как себя поведет Deya если пропала одна из фаз на входе? Посилання на коментар Поділитися на інших сайтах More sharing options...
volomoto Опубліковано: 26 серпня 2024 Поділитись Опубліковано: 26 серпня 2024 1 годину тому, mib сказав: Кстати а как себя поведет Deya если пропала одна из фаз на входе? Перейде в автономний режим. 4 Посилання на коментар Поділитися на інших сайтах More sharing options...
mib Опубліковано: 26 серпня 2024 Поділитись Опубліковано: 26 серпня 2024 5 минут назад, volomoto сказал: Перейде в автономний режим. Без белого дыма? 1 Посилання на коментар Поділитися на інших сайтах More sharing options...
volomoto Опубліковано: 26 серпня 2024 Поділитись Опубліковано: 26 серпня 2024 6 хвилин тому, mib сказав: Без белого дыма? А звідки йому взятися? Якщо напруга хоча б на одній фазі опуститься нижче заданого порогу, то інвертор переходить в автономний режим. Це нічим не відрізняється від того, коли повністю відключити мережу. 4 Посилання на коментар Поділитися на інших сайтах More sharing options...
Vikctor Опубліковано: 26 серпня 2024 Поділитись Опубліковано: 26 серпня 2024 1 час назад, volomoto сказал: Якщо напруга хоча б на одній фазі опуститься нижче заданого порогу, то інвертор переходить в автономний режим. Це нічим не відрізняється від того, коли повністю відключити мережу. Дуже погано, бо в умовах тривалих відключень як показує практика після появи світла напруга хоча б по однієї фазі просідає. А яки параметри напруги, що задовільняють інвертор? Посилання на коментар Поділитися на інших сайтах More sharing options...
МакДо Опубліковано: 26 серпня 2024 Поділитись Опубліковано: 26 серпня 2024 18 хвилин тому, Vikctor сказав: Дуже погано, бо в умовах тривалих відключень як показує практика після появи світла напруга хоча б по однієї фазі просідає. А яки параметри напруги, що задовільняють інвертор? Знову до мануалу. Хз як низько можна наклацати (потрібні юзери, щоб перевірити), але…. 1 Посилання на коментар Поділитися на інших сайтах More sharing options...
sly Опубліковано: 26 серпня 2024 Поділитись Опубліковано: 26 серпня 2024 тобто стабілізатор таки гарна річ.... а, пофік, я таки буду 1ф ставити ))) Посилання на коментар Поділитися на інших сайтах More sharing options...
Vikctor Опубліковано: 26 серпня 2024 Поділитись Опубліковано: 26 серпня 2024 18 минут назад, МакДо сказал: Знову до мануалу. Хз як низько можна наклацати (потрібні юзери, щоб перевірити), але…. Ну, гірше в мене не буває, слава яйцям. 1 Посилання на коментар Поділитися на інших сайтах More sharing options...
volomoto Опубліковано: 26 серпня 2024 Поділитись Опубліковано: 26 серпня 2024 1 годину тому, Vikctor сказав: А яки параметри напруги, що задовільняють інвертор? 180–270В 3 Посилання на коментар Поділитися на інших сайтах More sharing options...
mib Опубліковано: 26 серпня 2024 Поділитись Опубліковано: 26 серпня 2024 51 минуту назад, volomoto сказал: 180–270В Ой похоже зимой быть беде, у нас часто 160в бывает на одной из фаз, а бывает и на всех, похоже прийдется блок питания покупать 1 Посилання на коментар Поділитися на інших сайтах More sharing options...
Рекомендовані повідомлення
Створіть акаунт або увійдіть у нього для коментування
Ви маєте бути користувачем, щоб залишити коментар
Створити акаунт
Зареєструйтеся для отримання акаунта. Це просто!
Зареєструвати акаунтУвійти
Вже зареєстровані? Увійдіть тут.
Увійти зараз