Dmode Опубліковано: 10 серпня 2025 Поділитись Опубліковано: 10 серпня 2025 6 годин тому, igorrius сказав: чтоб ячейки лучше выравнялись Немає сенсу опускатися нижче цих значень. 2 Посилання на коментар Поділитися на інших сайтах More sharing options...
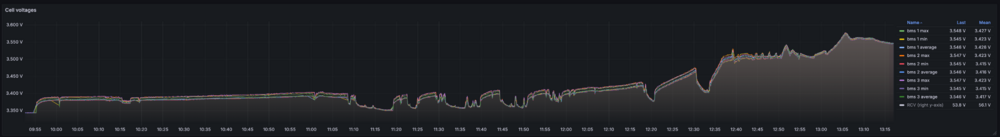
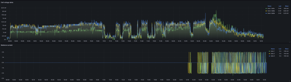
volomoto Опубліковано: 11 серпня 2025 Поділитись Опубліковано: 11 серпня 2025 Більше двох місяців я не заряджав свою батарею до 100% і за цей час розрахунки SoC в бмс почали жити своїм життям, тоді як віктронівський шунт показував відносно точно: Сьогодні я вирішив зарядити до 100%, щоб все відкалібрувалось і щоб подивитись, який фактичний дріфт розрахунків шунта, але дріфту не виявилось, бо і шунт, і бмски, і YamBMS резетнулись майже в один і той самий час: Якщо є великий дріфт, то спостерігається одне з двох: 1. Стрибок із малого SoC на 100%, як у випадку всіх бмс на середньому графіку. Це тоді, якщо похибка на меншу сторону, тобто розрахунок показує менше, ніж там насправді є. 2. Продовження заряду великим струмом на 99-100%. Це тоді, коли похибка в більшу сторону, тобто розрахунок показує більше, ніж там насправді є. Ось приклад: Якщо ж SoC збільшується пропорційно до енергії, яку поглинув акумулятор, і стає 100%, коли акумулятор перестав поглинати енергію в режимі CV, то значить похибка мінімальна. В моєму випадку це умовно 1%, що є просто ідеально для двох місяців без калібрації. Графік дисбалансу комірок впродовж всього часу заряджання вигладає отак: Балансування тривало одну годину і дельта впала до менше 5мВ при напрузі на комірках 3.55В: 6 Посилання на коментар Поділитися на інших сайтах More sharing options...
Dmode Опубліковано: 11 серпня 2025 Поділитись Опубліковано: 11 серпня 2025 3 години тому, volomoto сказав: батарею до 100% і за цей час розрахунки SoC в бмс почали жити своїм життям, Підтверджую, ось мої дані після понад місяця від останньої зарядки до 100%. Напруга вже наближається до межі нульового SOC, a воно показує від 40% до 70%. 4 Посилання на коментар Поділитися на інших сайтах More sharing options...
yur43 Опубліковано: 11 серпня 2025 Поділитись Опубліковано: 11 серпня 2025 Спостерігаю за Люкспаверами і Деями, загалом по 2шт. В Деї БМС JK пливе в меншу сторону, при реальному збільшенні заряду, в Люксах навпаки - показує наприклад 40%, а по факту там "0". БМС майже з однієї партії, однакові налаштування. Видно Дея любить заряджати непомітно малим для JK струмом, а Люкс - розряджати малим струмом. 3 Посилання на коментар Поділитися на інших сайтах More sharing options...
Vikctor Опубліковано: 11 серпня 2025 Поділитись Опубліковано: 11 серпня 2025 Щось в мене все геть інакше відбувається. Я влітку десь раз на місяць заряджаю акб до 100%. Потім знижую до 80-90% і поступово протягом місяця рівень заряду знижується до 50% +-. Але при заряджанні не відбувається якогось стрибка і миттєвої зміни SoC, а йде поступове збільшення рівня заряду. В мене немає детального моніторінгу, але судячи з показників бмс та інвертору - SoC відображається в цілому вірно. 1 Посилання на коментар Поділитися на інших сайтах More sharing options...
mib Опубліковано: 11 серпня 2025 Поділитись Опубліковано: 11 серпня 2025 У меня когда было 80% то примерно через неделю акб был уже 100% сейчас поставил 70% то за пару недель он доходит до 80% и резкий скачок на 100% пропал, но сейчас еще и дтэк начал помогать заряжаться до 100% или плановые или авария 1 Посилання на коментар Поділитися на інших сайтах More sharing options...
Александр Аврамчук Опубліковано: 12 серпня 2025 Поділитись Опубліковано: 12 серпня 2025 (змінено) в чому перевага не заряджати до 100% і потім постійно мучатися з цими розбалансами тощо ? чому б не заряджати постійно до 100% ? для прикладу у мене налаштовано на заряд до 100%. в бмс в налаштуваннях 100% це 3,45в. Змінено 12 серпня 2025 користувачем Александр Аврамчук Посилання на коментар Поділитися на інших сайтах More sharing options...
volomoto Опубліковано: 12 серпня 2025 Поділитись Опубліковано: 12 серпня 2025 1 годину тому, Александр Аврамчук сказав: в чому перевага не заряджати до 100% і потім постійно мучатися з цими розбалансами тощо ? чому б не заряджати постійно до 100% ? В моєму випадку потрібно мати запас в батареї, бо потужність DC перевищує потужність АC, яку я можу видати по зеленому тарифу в мережу. Відповідно батарея тримається на умовних 80% і заряджається надлишками сонця, які не влазять в обмеження експорту. Коли сонця стає менеш, то батареї розряджається в мережу, щоб знову досягнути тих же 80%. Ще на одному об'єкті є сильний ріст напруги при експорті, тому налаштовані вольт-ват та вольт-вар характеристики: інвертор зменшує генерацію активної потужності та збільшує споживання реактивної, коли росте напруга в мережі, щоб не спрацювало реле напруги. Тоді також те, що неможливо експортувати в мережі, накопичується в акумуляторі, а коли напруга мережі падає, то віддається в мережу. 4 Посилання на коментар Поділитися на інших сайтах More sharing options...
ЯД Опубліковано: 12 серпня 2025 Поділитись Опубліковано: 12 серпня 2025 45 хвилин тому, volomoto сказав: тому налаштовані вольт-ват та вольт-вар характеристики: А можете плиз рассказать про эту тему подробнее? 1 Посилання на коментар Поділитися на інших сайтах More sharing options...
volomoto Опубліковано: 12 серпня 2025 Поділитись Опубліковано: 12 серпня 2025 54 хвилини тому, ЯД сказав: А можете плиз рассказать про эту тему подробнее? Можу, але в темі про Деє, бо це буде на прикладі того інвертора. 1 Посилання на коментар Поділитися на інших сайтах More sharing options...
ЯД Опубліковано: 12 серпня 2025 Поділитись Опубліковано: 12 серпня 2025 3 години тому, volomoto сказав: Можу, але в темі про Деє, бо це буде на прикладі того інвертора. Было бы очень интересно. У меня похожая тема с напряжением на одной фазе, как вы описали 1 Посилання на коментар Поділитися на інших сайтах More sharing options...
msgarry Опубліковано: 2 вересня 2025 Поділитись Опубліковано: 2 вересня 2025 Наступного тижня дійдуть руки зробити другу батарею. Перша батарея на JK BMS PB2A16S20P. На другу думаю поставити JK BMS PB2A16S20P V19 UART 200A 8S-16S з екраном і зробити з неї мастер батарею. На старій батареї прошивка 15.33. Чи треба буде робити однакові прошивки, та чи будуть вони дружити одна з одною? Посилання на коментар Поділитися на інших сайтах More sharing options...
yur43 Опубліковано: 2 вересня 2025 Поділитись Опубліковано: 2 вересня 2025 20 хвилин тому, msgarry сказав: Чи треба буде робити однакові прошивки, та чи будуть вони дружити одна з одною? Однакових прошивок там не буде. Вистачить просто оновити до останніх. 2 Посилання на коментар Поділитися на інших сайтах More sharing options...
msgarry Опубліковано: 12 жовтня 2025 Поділитись Опубліковано: 12 жовтня 2025 В 02.09.2025 в 19:07, msgarry сказал: Наступного тижня дійдуть руки зробити другу батарею. Перша батарея на JK BMS PB2A16S20P. На другу думаю поставити JK BMS PB2A16S20P V19 UART 200A 8S-16S з екраном і зробити з неї мастер батарею. На старій батареї прошивка 15.33. Чи треба буде робити однакові прошивки, та чи будуть вони дружити одна з одною? Руки дійшли доробити лише вчора. Все працює норм. Прошивки не оновлював. Займусь цим сьогодні. Настройки продублював зі старої бмс. Бмс відкалібрував 53.6. Нова батарея трохи розбіглася 0.036 проти 0.015 у старої. Буду батьків переводити з дохлого агм на ліфер. Підкажіть яку бмс взяти для 24В аксіома ismppt bf3000. Посилання на коментар Поділитися на інших сайтах More sharing options...
Enot123h Опубліковано: 13 жовтня 2025 Автор Поділитись Опубліковано: 13 жовтня 2025 22 часа назад, msgarry сказал: Підкажіть яку бмс взяти для 24В В мене на 24В jk-pb16s20p стояла на 8s2p LF105, зручно було на 48В 16s1p мігрувати, перемички перекинув, другий роз'єм балансира вокнув у БМС, налаштування змінив. 2 Посилання на коментар Поділитися на інших сайтах More sharing options...
msgarry Опубліковано: 17 жовтня 2025 Поділитись Опубліковано: 17 жовтня 2025 24В аксіома ismppt bf3000 здається не підтримує can. Чі я помиляюсь? Інвертор десь 22-23 рв. Підібрав до нього таку бмс BMS 200A 4S-8S Lifepo4/Li-ion/LTO с активной балансировкой 2A (JK- B2A8S20P) с кнопкой JiKong Підійде до аксіоми? Посилання на коментар Поділитися на інших сайтах More sharing options...
mib Опубліковано: 17 жовтня 2025 Поділитись Опубліковано: 17 жовтня 2025 1 час назад, msgarry сказал: 24В аксіома ismppt bf3000 здається не підтримує can. Чі я помиляюсь? Інвертор десь 22-23 рв. Підібрав до нього таку бмс BMS 200A 4S-8S Lifepo4/Li-ion/LTO с активной балансировкой 2A (JK- B2A8S20P) с кнопкой JiKong Підійде до аксіоми? Сама бмс же не инверторная, сможете работать только по напряжению Посилання на коментар Поділитися на інших сайтах More sharing options...
vbb Опубліковано: 17 жовтня 2025 Поділитись Опубліковано: 17 жовтня 2025 Спитаю тут може хтось цікавився питанням самозбірки високовольтної батареї під HUAWEI? JK BMS декларує що є варіант під HV але незрозуміло як там справи з протоколами коммунікації. знайомому напарили такий під ЗТ, коли почав цікавитися за батарею то прошки присів ))) Посилання на коментар Поділитися на інших сайтах More sharing options...
beavis Опубліковано: 17 жовтня 2025 Поділитись Опубліковано: 17 жовтня 2025 А хто в курсі щодо відсутності податків на акуми? Вони ж не відміняться з 1го січня?) Посилання на коментар Поділитися на інших сайтах More sharing options...
volomoto Опубліковано: 17 жовтня 2025 Поділитись Опубліковано: 17 жовтня 2025 2 години тому, vbb сказав: може хтось цікавився питанням самозбірки високовольтної батареї під HUAWEI? Простіше подарувати той хуавей комусь і взяти низьковольтну систему. 1 Посилання на коментар Поділитися на інших сайтах More sharing options...
vbb Опубліковано: 17 жовтня 2025 Поділитись Опубліковано: 17 жовтня 2025 Тільки що, volomoto сказав: Простіше подарувати той хуавей комусь і взяти низьковольтну систему. розумію, ала не варіант - він в проекті по всім документам.... мабуть буду радити ставити паралельно щось на 48в без віддачі в мережу... вийде в ту ж ціну та в плюс потужності від сонця. Посилання на коментар Поділитися на інших сайтах More sharing options...
Enot123h Опубліковано: 20 жовтня 2025 Автор Поділитись Опубліковано: 20 жовтня 2025 Сьогодні приїхав мОмметр, опір перемичок біля 1 мОм, у комірок трохи менший. Схоже треба полірнути контакти комірок. 105 под один гвинт набагато гірше 230 з подвійними терміналами Посилання на коментар Поділитися на інших сайтах More sharing options...
AndryG Опубліковано: 21 жовтня 2025 Поділитись Опубліковано: 21 жовтня 2025 9 годин тому, Enot123h сказав: Сьогодні приїхав мОмметр, опір перемичок біля 1 мОм, у комірок трохи менший. Схоже треба полірнути контакти комірок. 105 под один гвинт набагато гірше 230 з подвійними терміналами Перемички по наждачці 600-800 на склі трошки-трошки потер, обрав сторону, де площина краще. При струмі заряду 30А напруга між площадками акума 0.8-1.0 мВ. Без наждачки - від 1.2 до 3.6 було. 1 Посилання на коментар Поділитися на інших сайтах More sharing options...
msgarry Опубліковано: 21 жовтня 2025 Поділитись Опубліковано: 21 жовтня 2025 Я доставив другу батарею бмс показує такий розбіг. Але я паяв клеми великим паяльником з каніфолью трохи засрав клеми та частково позлазило лудіння. Воно взагалі на щось впливає? Посилання на коментар Поділитися на інших сайтах More sharing options...
US7IGN Опубліковано: 21 жовтня 2025 Поділитись Опубліковано: 21 жовтня 2025 Тільки що, msgarry сказав: Але я паяв клеми вони під пайку були? 1 Посилання на коментар Поділитися на інших сайтах More sharing options...
Рекомендовані повідомлення
Створіть акаунт або увійдіть у нього для коментування
Ви маєте бути користувачем, щоб залишити коментар
Створити акаунт
Зареєструйтеся для отримання акаунта. Це просто!
Зареєструвати акаунтУвійти
Вже зареєстровані? Увійдіть тут.
Увійти зараз