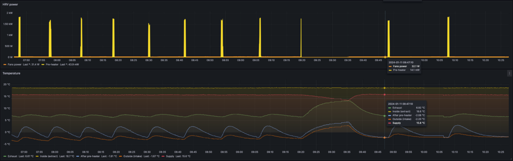
volomoto Опубліковано: 11 січня 2024 Поділитись Опубліковано: 11 січня 2024 (змінено) 10.01.2024 в 15:01, volomoto сказав: Мені дуже цікаво чому саме така реалізація, бо для мене вона виглядає дивною, бо неможливо плавно регулювати температуру. Температура почалась змінюватись (рости), і це дало можливість більше зрозуміти алгоритм контролю нагрівачам, зокрема: 1. Температура, яка виставляється на крутилці нагрівача, це температура при якій включається ТЕН. Тобто якщо виставити -2, як на графіку нижче, то температура повітря після нагрівача не буде меншою, ніж -2, але нема точного контролю, до якої температури буде нагріватись повітря. 2. ТЕН включається на 45 секунд в 99.9% випадків. Було кілька випадків що ніби менше часу, але це може бути проблема частоти збору інформації. 3. При тій самій уставці середня температура після нагрівача залежить від температури вхідного повітря. Якщо надворі -15, то після нагрівача буде десь -2. Якщо ж надворі трохи нижче -2, то на виході нагрівача буде 0 або навіть +1. Замерзнути ТО цей нагрівач не дасть, але трохи перегрівати вхідне повітря може, що негативно впливає на ККД. Прихований текст Нагрівач не керується сенсором, дані з якого є на графіки, а має свій вбудований, який стоїть після ТЕНа. Там, де курсос на графіку, так вийшло, що ТЕН заміри всіх сернсорів співпали, а переважно нагрівач бачить те, що показує голубий графік. Змінено 11 січня 2024 користувачем volomoto 1 Посилання на коментар Поділитися на інших сайтах More sharing options...
МакДо Опубліковано: 11 січня 2024 Поділитись Опубліковано: 11 січня 2024 1 годину тому, volomoto сказав: Температура почалась змінюватись (рости), і це дало можливість більше зрозуміти алгоритм контролю нагрівачам, зокрема: 1. Температура, яка виставляється на крутилці нагрівача, це температура при якій включається ТЕН. Тобто якщо виставити -2, як на графіку нижче, то температура повітря після нагрівача не буде меншою, ніж -2, але нема точного контролю, до якої температури буде нагріватись повітря. 2. ТЕН включається на 45 секунд в 99.9% випадків. Було кілька випадків що ніби менше часу, але це може бути проблема частоти збору інформації. 3. При тій самій уставці середня температура після нагрівача залежить від температури вхідного повітря. Якщо надворі -15, то після нагрівача буде десь -2. Якщо ж надворі трохи нижче -2, то на виході нагрівача буде 0 або навіть +1. Замерзнути ТО цей нагрівач не дасть, але трохи перегрівати вхідне повітря може, що негативно впливає на ККД. Показати вміст Нагрівач не керується сенсором, дані з якого є на графіки, а має свій вбудований, який стоїть після ТЕНа. Там, де курсос на графіку, так вийшло, що ТЕН заміри всіх сернсорів співпали, а переважно нагрівач бачить те, що показує голубий графік. Лікувати алгоритм роботи догрівача збираєтесь? Посилання на коментар Поділитися на інших сайтах More sharing options...
TaurosRMK Опубліковано: 11 січня 2024 Автор Поділитись Опубліковано: 11 січня 2024 9 хвилин тому, МакДо сказав: Лікувати алгоритм роботи догрівача збираєтесь? Напевно штатними засобами які є у нагрівачі це не зробити, хоча не знаю що саме там є і який нагірвач. В мене звичайний, просто тен з термозахисними реле, це позволяє мені взяти твердотільне реле, датчики температури і через контролер керувати ним як захочу, підтримуючи стабільну температура по ПІД регулятору. Маю в наявності реле 4-20 мА, якраз це і буду робити. Блін, тут з корпусом ще би розібратися і переробити схему повітроводів, а потім ще цілий квест з автоматикою і налаштуванням алгоритмів 🤣 1 Посилання на коментар Поділитися на інших сайтах More sharing options...
volomoto Опубліковано: 11 січня 2024 Поділитись Опубліковано: 11 січня 2024 32 хвилини тому, МакДо сказав: Лікувати алгоритм роботи догрівача збираєтесь? Збираюсь, але це не пріоритет. 20 хвилин тому, TaurosRMK сказав: Напевно штатними засобами які є у нагрівачі це не зробити, хоча не знаю що саме там є і який нагірвач. В нагрівачі є ТЕН, сенсор і симістор, в мене є PLC – цього більш ніж достатньо, щоб реалізувати будь-який алгоритм. PID на моєму контроллері робиться в три кліки. Посилання на коментар Поділитися на інших сайтах More sharing options...
volomoto Опубліковано: 11 січня 2024 Поділитись Опубліковано: 11 січня 2024 3 години тому, TaurosRMK сказав: Так з вигляду у них однакова будова всередині, різниця тільки в наявності постангівального тену )) Це мабудь ті хто писав інструкцію забули картинку перемалювати 😄 Так, в інструкціях там каша, бо отут вже ніякого нахилу самої вентустановки нема: Прихований текст Посилання на коментар Поділитися на інших сайтах More sharing options...
TaurosRMK Опубліковано: 11 січня 2024 Автор Поділитись Опубліковано: 11 січня 2024 Цікавить вибір датчиків для вентиляції. В контролері є 4 входи для РТ1000 сенсорів, три з яких вже зайняті (2 канальних і один вуличний на фасаді). Для оновленої системи планую 5 датчиків - по кожній стороні теплообмінника і один на самому вході, тобто чиста вулична температура без догріву. Є місце ще для одного сенсора, а п'ятий вже немає куди. Шукав на алі датчики, знаходяться SHT40 SHT30 SHT20 SHTC3, DS18B20, є ще конвертери сигналів РТ100/РТ1000. П'ятий датчик можу підключити тільки через ESP32 і через Modbus до контролера. Це думаю зробити для датчика вуличного, а всі чотири навколо теплообмінника напряму до контролера, щоб не городити сильно запутані схеми. Стосовно датчиків SHT40 SHT30 SHT20 SHTC3, DS18B20 чи інших схожих, які можна врізати в канал, або в корпусі з теплообмінником, їх же можна напряму до ESP32 підключати? Плюсом хіба що є вимірювання вологості, але не впевнений що воно мені сильно треба. Хоча РТ1000 напряму до контролера виглядає кращим варіантом. Раз вже згадав контролер, то ще про нього. Наче хороша штука, але як на мене розрахована більше на якісь складні і об'ємні задачі, ніж просто керувати вентиляцією. Хоча це не зовсім контролер, а програмоване реле, але "косить" під контролер, зі своїми нюансами. Теоретично все що потрібно для контролю вентиляції можно зробити на базі ESP32 з потрібними модулями, які по бажанню можна в будь який час добавити, чого не можна зробити для контролера. Плюс бісить що там програмування функціональними блоками FDB і щоб внести якісь зміни в програму, то це довга робота, так ще й прошивка тільки по USB... Чи все ж таки ESP32 не для таких задач розрахована? Все рівно ESP32 підключена до контролера через Modbus, щоб була можливість моніторити і керувати через HA. Думаю що робити після того, як систему вентиляції перероблю, чи лишати контролер, чи перейти повністю на ESP32. Посилання на коментар Поділитися на інших сайтах More sharing options...
yur43 Опубліковано: 12 січня 2024 Поділитись Опубліковано: 12 січня 2024 4 години тому, TaurosRMK сказав: Лишати контролер, чи перейти повністю на ESP32. ESPHome по дроту прошивається тільки перший раз, далі по вайфай. Деякі пристрої, типу шеллі, взагалі прошиваються через ota, по повітрю. Я собі вже налаштував pid по co2, там навіть автотюн є. Є нюанси з апаратним ЦАП, але вони повинні виправитися. Датчики я б брав тільки цифрові, esp їх десятками бачить . Посилання на коментар Поділитися на інших сайтах More sharing options...
volomoto Опубліковано: 12 січня 2024 Поділитись Опубліковано: 12 січня 2024 (змінено) 10 годин тому, TaurosRMK сказав: чи лишати контролер, чи перейти повністю на ESP32 То складне питання і залежить що за контроллер у вас, але якщо до нього можна підключитись тільки по USB, то це дуже незручно. З ESP32 також не все гладко, бо для таких задач краще писати свою прошивку на плюсах і без своєї плати воно буде виглядати дуже страшненько. Мій досвід показує, що esphome — це багато костилів, якщо потрібно щось трохи складніше, бо нема контролю над control loop контроллера і приходиться писати костилі на лямбдах. Цифрові сенсори простіші в розводці і програмуванні, але програють у швидкодії. Для керування нагрівачем однозначно має бути серсор типу RTD, NTC чи термопари, який заведений на АЦП контроллера. На ESP32 можна зробити багато всього, але гола плата не підходить для серйозних задач, бо потрібно дуже багато інтерфейсних модулів. Там банально нема гальванічної розв'язки по входах. Якщо рухатись в ту сторону, то краще взяти щось типу такого www.aliexpress.com/item/1005004246120574.html? Змінено 12 січня 2024 користувачем volomoto 3 Посилання на коментар Поділитися на інших сайтах More sharing options...
Dmode Опубліковано: 12 січня 2024 Поділитись Опубліковано: 12 січня 2024 10 хвилин тому, volomoto сказав: Для керування нагрівачем однозначно має бути серсор типу RTD, NTC чи термопари, який заведений на АЦП контроллера. В мене спеціально на функціональному блоці Mixing Valve Controller який керує переднагрівом, стоїть затримка на 90 секунд, між ітераціями. Після ступеневого збільшення напруги на нагрівачі потрібний час щоб повітря прогрілось разом з повітропроводами по яким іде. Це щодо плавного регулювання а не шим. Тому швидкодія сенсору для такої задачі немає значення. Посилання на коментар Поділитися на інших сайтах More sharing options...
TaurosRMK Опубліковано: 12 січня 2024 Автор Поділитись Опубліковано: 12 січня 2024 Тоді самий кращий варіант докупити два РТ1000 і підключити всі 4 сенсори до контролера, а п'ятий вуличний через якийсь перетворювач до ESP. Посилання на коментар Поділитися на інших сайтах More sharing options...
TaurosRMK Опубліковано: 12 січня 2024 Автор Поділитись Опубліковано: 12 січня 2024 32 хвилини тому, volomoto сказав: але якщо до нього можна підключитись тільки по USB, то це дуже незручно. Тільки так, там ще є хмарний сервіс, але потрібен окремий модель з Ethernet, щоб в мережу попасти )) То вже прсотіше було ESP через Modbus прив'язати, щоб інтегрувати в НА. 36 хвилин тому, volomoto сказав: З ESP32 також не все гладко, бо для таких задач краще писати свою прошивку на плюсах і без своєї плати воно буде виглядати дуже страшненько. Мій досвід показує, що esphome — це багато костилів, якщо потрібно щось трохи складніше, бо нема контролю над control loop контроллера і приходиться писати костилі на лямбдах. Частково це для мене є мінусом, бо з програмуванням трохи на "ви". В цьому плані контролер хоть на FDB, що тоже має свої нюанси, але з цим якось розібрався, для тих задач які мені потрібно вистачає. Тоді може так і залишиться, контролер буде основою з програмою, а ESP буде як додатковий модуль, який з "тупого" контролера робить трохи "розумний" ))) Посилання на коментар Поділитися на інших сайтах More sharing options...
volomoto Опубліковано: 12 січня 2024 Поділитись Опубліковано: 12 січня 2024 28 хвилин тому, Dmode сказав: Тому швидкодія сенсору для такої задачі немає значення. Для налагодження алготитму швидкодія сенсора має значення і чим більша — тим краще. інше питання це швидкодія самого алгоритму керування, яка має відповідати динаміці фізичних процесів, тобто мати правильну константу часу. І отримувати значення сенсора із затримкою в 10 с — це не то саме, що робити семплінг кожних 10 секунд. Частота семплінгу може бути дуже малою, але якщо вже йде замір, то краще знати значення в даний момент, а не на якийсь відчутно великий час в минулому. 2 Посилання на коментар Поділитися на інших сайтах More sharing options...
volomoto Опубліковано: 12 січня 2024 Поділитись Опубліковано: 12 січня 2024 17 хвилин тому, TaurosRMK сказав: В цьому плані контролер хоть на FDB, що тоже має свої нюанси, але з цим якось розібрався, для тих задач які мені потрібно вистачає. А що за контроллер? Якийсь Carel? Посилання на коментар Поділитися на інших сайтах More sharing options...
TaurosRMK Опубліковано: 12 січня 2024 Автор Поділитись Опубліковано: 12 січня 2024 (змінено) Що ж, приїхав Zern HU-EX6 366/350-2 🙂 Прихований текст Змінено 12 січня 2024 користувачем TaurosRMK 2 Посилання на коментар Поділитися на інших сайтах More sharing options...
TaurosRMK Опубліковано: 12 січня 2024 Автор Поділитись Опубліковано: 12 січня 2024 (змінено) 1 годину тому, volomoto сказав: А що за контроллер? Якийсь Carel? Реле програмоване ПР200 Змінено 12 січня 2024 користувачем TaurosRMK Посилання на коментар Поділитися на інших сайтах More sharing options...
TaurosRMK Опубліковано: 12 січня 2024 Автор Поділитись Опубліковано: 12 січня 2024 А це попередник 🤣🙈 Прихований текст 3 Посилання на коментар Поділитися на інших сайтах More sharing options...
volomoto Опубліковано: 12 січня 2024 Поділитись Опубліковано: 12 січня 2024 2 години тому, TaurosRMK сказав: Реле програмоване ПР200 Якщо він вже є, ви вже наловчились і загалом функціонал достатній, то я б залишав як є. Ну хіба дуже хочеться побавитись з есп32, то тут вас ніхт оне може зупинити 1 Посилання на коментар Поділитися на інших сайтах More sharing options...
Asot Опубліковано: 12 січня 2024 Поділитись Опубліковано: 12 січня 2024 От цікаво пву з а21 вирішують оці всі пляски з цими контролерами ,процесорами ? Типу поставив підключив ,настроїв і все працюе Посилання на коментар Поділитися на інших сайтах More sharing options...
yur43 Опубліковано: 12 січня 2024 Поділитись Опубліковано: 12 січня 2024 3 години тому, Asot сказав: От цікаво пву з а21 вирішують оці всі пляски з цими контролерами ,процесорами ? Типу поставив підключив ,настроїв і все працюе залежить більше від власника Посилання на коментар Поділитися на інших сайтах More sharing options...
TaurosRMK Опубліковано: 13 січня 2024 Автор Поділитись Опубліковано: 13 січня 2024 (змінено) Шукав два датчики РТ1000 на олх, бо по магазинах ціни не дешеві. Знайшов датчики з проводом, тобто зразу з гільзи виходить провід 1м з наконечниками на кінці. Не зрозумів чи можна подовжувати цей провід чи датчик розрахований саме на таку довжину проводу? 😑 В мене датчики з клемною колодкою і можна підключити проводу скільки треба, а опір проводу можна компенсувати в налаштуваннях контролера. По ідеї тут так само можна зробити, наростивши провід і відкоригувати показники? 🧐 Змінено 13 січня 2024 користувачем TaurosRMK Посилання на коментар Поділитися на інших сайтах More sharing options...
TaurosRMK Опубліковано: 13 січня 2024 Автор Поділитись Опубліковано: 13 січня 2024 @Dmode підкажіть як зроблено у вас в області за теплообмінником, тобто на задній кришці, ТО впирається в голу фанеру чи там також ЕППС фольгою проклеєний? Чи можливо там якись ущильнювач? Якщо ЕППС, то теплообмінник нормально пристає, з часом на ЕППС не залишився слід від прижиму кришками? І на передній кришці те саме? Наче на фото трохи видно що там щось обклеєно, напевно ЕППС, але лише частково, а не по всій площі. Посилання на коментар Поділитися на інших сайтах More sharing options...
Dmode Опубліковано: 13 січня 2024 Поділитись Опубліковано: 13 січня 2024 (змінено) 4 години тому, TaurosRMK сказав: ТО впирається в голу фанеру чи там також ЕППС фольгою проклеєний? Ззаду по всій площі теплообміннка шар XPS. Коли його вставляєш то можеш візуально проконтролювати шоб він щільно прилягав. На кришці теж XPS по всій площі теплообмінника, вже з ущільнювачем. Змінено 13 січня 2024 користувачем Dmode 1 Посилання на коментар Поділитися на інших сайтах More sharing options...
Dmode Опубліковано: 14 січня 2024 Поділитись Опубліковано: 14 січня 2024 (змінено) Щодо пошуку ефективної моделі захисту від обмерзання за допомогою пропускання частини притоку повз теплообмінник за допомогою байпасу, згадуваних в сусідній темі. На цю тему є робота польських науковців, де вони порівнювали три стратегії (зліва направо): (а) переднагрів. (b) переднагрів та байпас. (c) байпас + клапан. Для умов: приток -20С, витяжка +20С, вологість від 10% до 90% з кроком 10. Моделювали розрахунково к-сть енергії витраченої на підігрів повітря на 40С для різних стратегій захисту від обмерзання. На схемах видно що доля участі зеленого кольору (теплообмінник) у нагріві є найбільшою у варіанті переднагріву, для всього діапазону вологості. Тобто найбільш ефективним є переднагрів. Далі іде переднагрів та байпас з частковим потоком повз. І найменьш ефективним є байпас з повним скеруванням потоку повз. Змінено 14 січня 2024 користувачем Dmode 3 Посилання на коментар Поділитися на інших сайтах More sharing options...
TaurosRMK Опубліковано: 14 січня 2024 Автор Поділитись Опубліковано: 14 січня 2024 Мабудь оці всі дослідження більш актуальні саме для тих, хто професійно займається вентиляцією, або кому це цікаво, а для кінцевих споживачів розбиратися в цих всіх картинках і тим більше пробувати різні варіанти особливо немає сенсу. Йому потрібно отримати готове рішення, запустити систему і щоб вона працювала, а як вона працює це вже не кожен хоче знати. --- Дивлячись на то, що скоро почнеться реконструкція моєї системи, хочу знати чи щось не забув. Буде корпус з теплообмінником, окремо вентилятори з трансформаторними регуляторами (на даний момент АС, а як потім буде подивимося). Байпас поки не роблю, буде без нього. 4 датчики РТ1000 по кожній стороні теплообмінника, один фасадний. Переднагрів 1.2 кВт, регулювання по ПІД через твердотільне реле 4-20 мА. Також зроблю фільтр бокс на притоці, напевно з автомобільних фільтрів, так щоб мінімізувати опір притоку на фільтрах. На витяжці може поставлю фільтри G4 на анемостатах, тому що бачу що саме на анемостатах і повітроводах доки можна розгледіти є трохи пилу/павутини, може і по каналах також є. Хоча це не критично, це з витяжка. Також звичайний фільтр G4 перед теплообмінником на притоці/витяжці. Є ще три пресостати, два з яких стоять на вентиляторах, а третій на даний момент на теплообміннику як контроль обмерзання. Можна його там і залишити, або поставити на приточний фільтр бокс. Потрібен на теплообміннику пресостат чи можна обійтися датчиками температури і по них контролювати? Основна магістраль д150мм, вхід/вихід на фасаді планую зробити д250. Тому що зараз зроблено 150мм, трохи шумить на вулиці. Але точки будуть переноситися, тому перероблю. Це все буде автоматизовано і маю надію що буде працювати 24/7. Щось потрібно в цю схему добавити? Також думав над тим, щоб шумоізолювати вентилятори )) В мене вентс ВКМ 150, а у вентса є та сама серія, тільки шумоізольована, але виглядає вона так. Теоретично це не складно зробити самому, замовивши кусок деталі з оцинковки і обклеїти шумоізоляцією з середини. Прихований текст Посилання на коментар Поділитися на інших сайтах More sharing options...
Dmode Опубліковано: 14 січня 2024 Поділитись Опубліковано: 14 січня 2024 (змінено) 38 хвилин тому, TaurosRMK сказав: або кому це цікаво, а для кінцевих споживачів розбиратися в цих всіх картинках і тим більше пробувати різні варіанти особливо немає сенсу. Здається ця тема саме для тих кому цікаво. Он@yur43 взагалі свій контролер вирішив розробити, включно з експериментами з байпасом. 38 хвилин тому, TaurosRMK сказав: Йому потрібно отримати готове рішення, запустити систему і щоб вона працювала Нажаль з досвіду кінцевих споживачів видно що воно не працює, чи працює але не завжди. 38 хвилин тому, TaurosRMK сказав: хочу знати чи щось не забув. Якісний сенсор вологості у витяжному каналі перед теплообмінником. В сукупності з температурою це головний фактор за яким можна вираховувати поріг за яким починається обмерзання. 38 хвилин тому, TaurosRMK сказав: фільтри G4 на анемостатах, тому що бачу що саме на анемостатах і повітроводах доки можна розгледіти є трохи пилу/павутини, може і по каналах також є. В мене пошиті конуси, з матеріалу який дещо більш щільний ніж вентсівський G4. Ось так виглядає чистий та після 6місяців використання. Найбрудніші у кухні. Прихований текст 38 хвилин тому, TaurosRMK сказав: Хоча це не критично, це з витяжка. Якщо витяжний вентилятор після теплообмінника, то краще добре фільтрувати, бо пил з вологою налипає як цемент на механіку вентилятора. І мій витяжний за два роки вже почав працювати незадовільно. 38 хвилин тому, TaurosRMK сказав: чи можна обійтися датчиками температури і по них контролювати? Можна Змінено 14 січня 2024 користувачем Dmode 2 Посилання на коментар Поділитися на інших сайтах More sharing options...
Рекомендовані повідомлення
Створіть акаунт або увійдіть у нього для коментування
Ви маєте бути користувачем, щоб залишити коментар
Створити акаунт
Зареєструйтеся для отримання акаунта. Це просто!
Зареєструвати акаунтУвійти
Вже зареєстровані? Увійдіть тут.
Увійти зараз