semengv Опубліковано: 13 лютого 2023 Поділитись Опубліковано: 13 лютого 2023 Верхний ряд между реле шины? Серая, синяя и зеленая? Если да, то кто производитель.? Спасибо. Посилання на коментар Поділитися на інших сайтах More sharing options...
apereverzev Опубліковано: 13 лютого 2023 Поділитись Опубліковано: 13 лютого 2023 21 час назад, standov сказал: Нарешті світло зібрав до купи. Интересно какова итоговая стоимость такого щитка? Как я понимаю основная идея на столько замороченной автоматизации это больше энтузиазм, чем, например, экономия ЭЭ ? Меня всегда останавливает сделать нечто подобное мысль о том, что если дом придется продать, то все это хозяйство неизбежно превратится в тыкву через некоторое время, т.к. никто не сможет это поддерживать, кроме человека, собравшего... Интересно было бы прочитать пример использования запрограммированных сценариев. 1 Посилання на коментар Поділитися на інших сайтах More sharing options...
blacktigra Опубліковано: 13 лютого 2023 Поділитись Опубліковано: 13 лютого 2023 1 час назад, semengv сказал: Верхний ряд между реле шины? Серая, синяя и зеленая? Если да, то кто производитель.? Спасибо. Теж ніколи таких не зустрічав. Схоже оце вони: www.pollmann-elektrotechnik.de/en/product-catalogue/terminals 1 Посилання на коментар Поділитися на інших сайтах More sharing options...
standov Опубліковано: 13 лютого 2023 Автор Поділитись Опубліковано: 13 лютого 2023 (змінено) 1 час назад, apereverzev сказал: Интересно какова итоговая стоимость такого щитка? вартість дуже невелика відносно "дорослих" систем типу KNX чи DALI, 4 реле на 32 входи/виходи то 10тис грн, що взагалі шара 1 час назад, apereverzev сказал: Как я понимаю основная идея на столько замороченной автоматизации это больше энтузиазм, чем, например, экономия ЭЭ ? Ентузіазм звісно є але основна ідея це оптимізація використання світла, в мене у залі десь на око 8 каналів світла, сама кімната то десь 50-60 квадратів і в традиційному варіанті то має бути або піаніно з кнопок і кожного разу квест яку нажати або відмовлятися від зонного освітлення, автоматизація дозволяє робити керування значно простіше через прохідні/паралельні/спарені канали. Це треба розглядати на конкретному прикладі шоб пояснити - у іонів на сайті є демка інтерактивна на погратися. Економія єє на світлі то шось дивне 1 час назад, apereverzev сказал: если дом придется продать, то все это хозяйство неизбежно превратится в тыкву через некоторое время, т.к. никто не сможет это поддерживать, кроме человека, собравшего... після лютого я живу тут і зараз, бо оці плани-хуяни В тикву може перетворитися шо завгодно, бонусна історія з іонами яка мені реально сподобалася шо вони автономні, тобто це як дуже мінімальне плк - ви його програмуєте 1 раз і воно далі живе само по собі нічого додатково не вимагаючи, але можна і керувати ззовні (в моєму випадку openhab) 1 час назад, apereverzev сказал: Интересно было бы прочитать пример использования запрограммированных сценариев. ну таке шо в мене найближче 1. в коридорі є вимикач який вмикає одразу 4 зони від входу в головні двері до зали, при цьому остання зона яка "тамбур" гасне сама за якийсь час. Коли будинок знімається з сигналізації та вже темно - вмикається автоматом. 2. В кабінеті 3 канали світла але по факту 2-3 в 95% працюють разом тому в мене там не 3 кнопки а 2. і довге натискання керує отима 5% якщо в тому є потреба 3. сходи мають "прохідний" вимикач внизу/нагорі. 2 прохідних вимикача у жири коштують як чугунний мост, я на йонах то робиться на звичайних 4. в мастер-спальні головне світло і прокроватні бра. Всі точки керуються з будь якого місця при тому шо на кожному місці по одинарному вимикачу а не подвіному. 5. + це все я можу керувати з телефона але то вже таке, приємна плюшка Як я писав вище, у них на сайті є демка з їх прикладами, можна погратися Змінено 13 лютого 2023 користувачем standov 5 Посилання на коментар Поділитися на інших сайтах More sharing options...
standov Опубліковано: 13 лютого 2023 Автор Поділитись Опубліковано: 13 лютого 2023 (змінено) 23 минуты назад, blacktigra сказал: Теж ніколи таких не зустрічав. Схоже оце вони: www.pollmann-elektrotechnik.de/en/product-catalogue/terminals так, на ебее купив за недорого. Планував ваговскі PTFIX але виходило дуже дорого на потрібну кількість дірок, ці значно дешевші але не такі компактні. В них мінус шо вони тільки 3х кольорів, тому в мене сірі/сині то силова фаза/ноль. а зелені то загальний контакт слаботочних входів www.ebay.com/itm/224560720471?_trkparms=amclksrc%3DITM%26aid%3D777008%26algo%3DPERSONAL.TOPIC%26ao%3D1%26asc%3D20220705100511%26meid%3D642cb757c4d74291a24aa692e006aa4f%26pid%3D101524%26rk%3D1%26rkt%3D1%26itm%3D224560720471%26pmt%3D1%26noa%3D1%26pg%3D2380057%26algv%3DRecentlyViewedItemsV2&_trksid=p2380057.c101524.m146925&_trkparms=pageci%3Acc647f17-ab8d-11ed-aa0d-46480baf0df8%7Cparentrq%3A4a700c0d1860ab9e8781e4affffaea8e%7Ciid%3A1 Змінено 13 лютого 2023 користувачем standov 4 Посилання на коментар Поділитися на інших сайтах More sharing options...
volomoto Опубліковано: 13 лютого 2023 Поділитись Опубліковано: 13 лютого 2023 22 години тому, standov сказав: Виглядає "трошки" страшно але по факту 100 точок вводу пронумеровані, зведені в таблицю в все +- зрозуміло Та воно і не буде карще, якщо використовувати звичайний електричний щиток, в якому ніфіга нема місця для організації дротів. Для такий речей краще відразу перебачати велику маталеву канву, на яку можна накрути дін рейки і перфоровані кабель канали там, де хочеться, але це якщо мати хоч приблизний проект наперед. Тут головне схему десь не пролюбити Посилання на коментар Поділитися на інших сайтах More sharing options...
outdoor24 Опубліковано: 13 лютого 2023 Поділитись Опубліковано: 13 лютого 2023 32 хвилини тому, standov сказав: Планував ваговскі PTFIX але виходило дуже дорого на потрібну кількість дірок, ці значно дешевші але не такі компактні. В них мінус шо вони тільки 3х кольорів, тому в мене сірі/сині то силова фаза/ноль. є ще від ETI схожі www.eti.ua/produktsiya-ua/din-rail-distribution-blocks-edb/001102450-edbc 1 Посилання на коментар Поділитися на інших сайтах More sharing options...
standov Опубліковано: 13 лютого 2023 Автор Поділитись Опубліковано: 13 лютого 2023 8 минут назад, volomoto сказал: Та воно і не буде карще, якщо використовувати звичайний електричний щиток, в якому ніфіга нема місця для організації дротів. Для такий речей краще відразу перебачати велику маталеву канву, на яку можна накрути дін рейки і перфоровані кабель канали там, де хочеться, але це якщо мати хоч приблизний проект наперед. Тут головне схему десь не пролюбити так, я вже раніше писав - мені ці вольти дісталися майже безкоштовно і томи робив на них, так то да є більш приємні варіанти для будинків Посилання на коментар Поділитися на інших сайтах More sharing options...
standov Опубліковано: 13 лютого 2023 Автор Поділитись Опубліковано: 13 лютого 2023 8 минут назад, outdoor24 сказал: є ще від ETI схожі www.eti.ua/produktsiya-ua/din-rail-distribution-blocks-edb/001102450-edbc схожі але на одну дірочку меньше )). В мене фактично на одному з реле вибрані по факту всі силові дірочкі Посилання на коментар Поділитися на інших сайтах More sharing options...
standov Опубліковано: 15 лютого 2023 Автор Поділитись Опубліковано: 15 лютого 2023 Десь перед новим роком помер в мене вентилятор який працював на загальний видув доки не поставлю ПВУ, зараз стали помічати зайву сирость в СУ, а оскільки ставити знову щось тимчасове не бачу сенсу то звернувся до знайомого за порадою ПВУ вводні були недороге, бажано ентальпійне 400-500 кубов автоматичний або з зовнішнім керуванням байпас тихе роздільне регулювання входу-виходу, або можливість задати приорітет притоку можливість зовнішнього керування, бо вішати пуль мені нема куди да и тицять туди пальцями бажання нема Порадив подивитися на китайця Neoclima NMW-500sw, їх возить системно Оптім Київський 500 кубов повністю окреме регулювання притоку/витяжки 4 датчика температури автоматичний по температурі байпас modbus! Далі був квест отримати на модбас інструкцію, виявилось шо там доступні всі опції пульта, сьогодні забрав і запустив на полу. Модбас працює і навіть співпадає з мануалом, шо у випадку з китайцями завжди лотерея. Також завели собі друга в родину, до війни якось планували але в форматі "може колись, коли буде нагода", зараз вирішили шо треба реалізовувати, бо діти дорослішають а плани будувати то якось може бути трохи тупо. Вивчаю як то жити на одній площі із собакою, бо ні в кого з нас раніше такого досвіду не було. 24 Посилання на коментар Поділитися на інших сайтах More sharing options...
standov Опубліковано: 1 березня 2023 Автор Поділитись Опубліковано: 1 березня 2023 (змінено) Нарешті змонтував ПВУ та отримав перші дані в комбінації з грунтовим теплообмінником (піки в лютому то вимкнення світла) ГТО на виході зараз стабільно видає біля +5 градусів, до ПВУ в мене стояв догрівач электричний 1.2квт який догрівав десь до 21, після встановлення ПВУ на його виході отримав +18 і поки що вимкнув догрівач. Тобто ПВУ мені зараз десь біля кіловата "економить". Шо мене здивувало так це те що при тому що воздухообмін через ГТО збільшився в 2-3 рази (то я бачу навіть по CO2) - температура на виході не змінилася, тобто тепловий потенціал там більше ніж я знімаю навіть ПВУ, що для мене трошки не інтуїтивно виявилося Влітку має бути цікаво зовсім, якщо ПВУ дасть теж 18 градусів з ГТО як старий вентилятор але на 200-300 кубах. Змінено 1 березня 2023 користувачем standov 6 1 Посилання на коментар Поділитися на інших сайтах More sharing options...
Vstar Опубліковано: 2 березня 2023 Поділитись Опубліковано: 2 березня 2023 Дуже цікава практична інформація по ГТО тим паче в цифрах. Прошу й надалі ділитись досвідом. Дякую Посилання на коментар Поділитися на інших сайтах More sharing options...
standov Опубліковано: 2 березня 2023 Автор Поділитись Опубліковано: 2 березня 2023 (змінено) 2 часа назад, Vstar сказал: Дуже цікава практична інформація по ГТО тим паче в цифрах. Прошу й надалі ділитись досвідом. Дякую Цифри по ГТО в темі вже були і зимні і літні, він вже в мене досить давненько запущений, але там десь на 100 кубів повітря, зараз десь на більш робочі об'єми вийшов тому дублюю Змінено 2 березня 2023 користувачем standov 1 Посилання на коментар Поділитися на інших сайтах More sharing options...
Vstar Опубліковано: 2 березня 2023 Поділитись Опубліковано: 2 березня 2023 Цікавий факт, що догрівач вдалось вимкнути Посилання на коментар Поділитися на інших сайтах More sharing options...
standov Опубліковано: 2 березня 2023 Автор Поділитись Опубліковано: 2 березня 2023 Только что, Vstar сказал: Цікавий факт, що догрівач вдалось вимкнути ну то тимчасово, бо в мене ніяк не доїде до нього керування, там зараз треба догрівати ще бо 17-18 то трохи дискомфортно, але факт шо догрів тепер не від +5 буде а від +17 до 22 десь Посилання на коментар Поділитися на інших сайтах More sharing options...
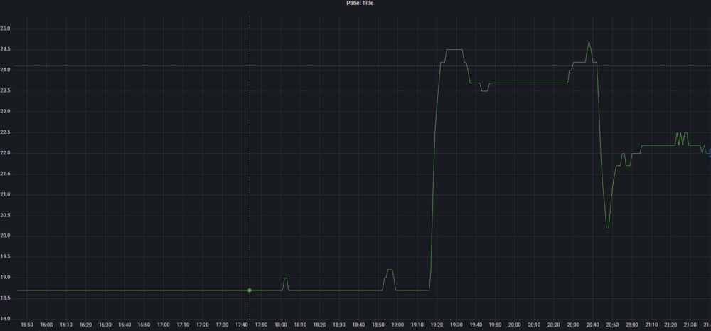
standov Опубліковано: 5 березня 2023 Автор Поділитись Опубліковано: 5 березня 2023 Докинув на вихід свій "плавний" тен, 21-22 отримав десь на 350-400вт догрівання, в процесі експерименту виявилось що 1. Через калькуляцію догріва потужність ПВУ на середній швидкості на мою мережу повітроводів вийшла 300 кубів 2. підключення модбасу на платі ПВУ має додаткове живлення 12в, що вийшло дуже зручно у випадку мого 0-10в адаптера на ТЕН, адаптер живиться самим ПВУ 3. плата ПВУ має вихід для живлення тена. Регулювати він його не може і відповідно моя схема все ще актуальна але вмикати/вимикати по факту вмикання-вимикання ПВУ може, ну і плюс вимикати коли явно літо 4. керування байпасом через модбас якесь дибільне (нема регістру на ручне, тільки керування температурою байпасу - що мені не підходить) але є зовнішній контакт під керування 3 1 Посилання на коментар Поділитися на інших сайтах More sharing options...
standov Опубліковано: 14 березня 2023 Автор Поділитись Опубліковано: 14 березня 2023 Шукаю отаких людей ᐉ Фасадні роботи та благоустрій - Любые строительные работы - Форум Строим Дом (stroimdom.com.ua) може хтось порадить виконавців або щось по суті питання Посилання на коментар Поділитися на інших сайтах More sharing options...
standov Опубліковано: 23 березня 2023 Автор Поділитись Опубліковано: 23 березня 2023 настав час робити фасад, було прийняте непросте вольове рішення "різати кости", бо так получається що робити так як хочеться то треба впрягатися в тему HPL що на такій площі просто неприйнятно дорого для поточний часів, а робити імітацію імітації (фарбою) то просто на то дивитися все життя та жаліти. тому вирішили значно спростити фасад. Було-Стало Тобто прибрав всю імітацію фахверка, натомість додав контрасту в кольорі. Буде сіліконова KABE та термодошка з ясеня. Отмостку планую "гнучку". По цоколю ще розуміння не прийшло шо робити, може хтось порадить варіант з серії модно-молодежно не за всі гроші, поки думаю про шось темне-клінкерне 8 Посилання на коментар Поділитися на інших сайтах More sharing options...
Dendnepr Опубліковано: 23 березня 2023 Поділитись Опубліковано: 23 березня 2023 Замечательно 1 Посилання на коментар Поділитися на інших сайтах More sharing options...
standov Опубліковано: 23 березня 2023 Автор Поділитись Опубліковано: 23 березня 2023 Ще не можу не поділитися трошки спокоєм 29 Посилання на коментар Поділитися на інших сайтах More sharing options...
KakTuz Опубліковано: 24 березня 2023 Поділитись Опубліковано: 24 березня 2023 как по мне - новый фасад на много наряднее. на счет термодерева - то совсем не бюджетное решение. Я думал фронтоны сделать, отказался, слишком дорого. На фасад будет декоративная штукатурка от ferrara-paint - наш, Украинский производитель. Вот только не знаю как получится совместить фактуру травертин, что я хочу, с лавандовым цветом, что хочет жена. Посилання на коментар Поділитися на інших сайтах More sharing options...
standov Опубліковано: 24 березня 2023 Автор Поділитись Опубліковано: 24 березня 2023 Да термодерево то завжди не дешево, але воно в старому теж було. В мене зараз ткрмодерево-сілікон виходить десь 50на50 що по матеріалам що по роботі, але якщо впрягатися в фальшбвлки з хпл то загальний прайс десь ще рази в 3 виростає, що вже зараз просто аномальна сумма виходить 1 Посилання на коментар Поділитися на інших сайтах More sharing options...
standov Опубліковано: 3 квітня 2023 Автор Поділитись Опубліковано: 3 квітня 2023 Отже, пройшла зима і саме час підрахувати енергобаланс, нажаль початок року в мене співпав із відлітом у Вальгалу жорсткого диска, де інфлюкс зберігал дані тому да грудень даних нема. Отже середня температура досить теплої зими Температура з ГТО всю зиму трималася десь в диапазоні 5-7 градусів, дані тут за січень не відповідають дійсності бо там були блекаути і за відсутності потоку повітря температура значно підвищується пройшов повний місяць від запуска ПВУ, який в мене, після грунтового ТО і відповідно до попереднього графіку температура на вході в лютому приблизно відповідала березню (1 градус різниця), Місячне споживання ЄЄ в березні впало приблизно на 300квтг, що і є фактично економією від запуска ПВУ бо інших причин тому немає. Температуру в будинку тримаємо 21.5 вдень і 19 вночі (але звичайно фактично вночі виходить шось типу 20.5 бо інерційність) - до цих саме температур і догріваю повітря з виходу ПВУ теном з PID-регулюванням. Споживання газу за цей час виглядає так При тому що десь біля нового року я запустив горячу воду теж на газ (до того був електричний бойлер) - я максимально задоволений, в поза-минулому році використання було процентів на 15-20 більше, але зима була тепла. Висновки 1. ПВУ економить навіть в комбінації з ГТО (бо це питання жваво обговорювалось свого часу) 2. Будинок 200 квадратів на 300 кубів газу опалення+ГВС виходить досить легко і стабільно, за умови продуманих рішень (мені казали шо того не може бути, да і по орендованим я бачив значно більші цифри) 8 Посилання на коментар Поділитися на інших сайтах More sharing options...
standov Опубліковано: 8 квітня 2023 Автор Поділитись Опубліковано: 8 квітня 2023 Ніхто раптом не знає що то за лампа? Дуже такі хочу, не можу нагугліть ) Посилання на коментар Поділитися на інших сайтах More sharing options...
normal Опубліковано: 8 квітня 2023 Поділитись Опубліковано: 8 квітня 2023 Google Lens каже Trio KONGO 1 Посилання на коментар Поділитися на інших сайтах More sharing options...
Рекомендовані повідомлення
Створіть акаунт або увійдіть у нього для коментування
Ви маєте бути користувачем, щоб залишити коментар
Створити акаунт
Зареєструйтеся для отримання акаунта. Це просто!
Зареєструвати акаунтУвійти
Вже зареєстровані? Увійдіть тут.
Увійти зараз